ИНФОСАЙТ.ру
Госты, стандарты, нормативы. В библиотеке 60000 документов. Регулярное обновление. Круглосуточный бесплатный доступ!
БИБЛИОТЕКА ГОСТОВ, СТАНДАРТОВ И НОРМАТИВОВ

:: АЛГОТРЕЙДИНГ ::


АЛГОТРЕЙДИНГ
шаг за шагом


БЕСПЛАТНЫЕ УРОКИ по созданию торговых роботов на PYTHON с нуля, шаг за шагом.


Минимальные знания на PYTHON.
Библиотеки BackTrader и Pandas, сигналы с Pine Script из TradingView.
Связка с брокерами, телеграм.
Создание простых интерфейсов.

 

Все документы, представленные в каталоге, не являются их официальным изданием и предназначены исключительно для ознакомительных целей. Электронные копии этих документов могут распространяться без всяких ограничений. Вы можете размещать информацию с этого сайта на любом другом сайте.


ГОСУДАРСТВЕННЫЙ СТАНДАРТ РОССИЙСКОЙ ФЕДЕРАЦИИ

СИСТЕМА СТАНДАРТОВ БЕЗОПАСНОСТИ ТРУДА

ПОЖАРНАЯ БЕЗОПАСНОСТЬ ТЕХНОЛОГИЧЕСКИХ ПРОЦЕССОВ

ОБЩИЕ ТРЕБОВАНИЯ. МЕТОДЫ КОНТРОЛЯ

ГОССТАНДАРТ РОССИИ

Москва

 

Содержание

 

1 Область применения

2 Нормативные ссылки

3 Определения

4 Общие положения

5 Обеспечение пожарной безопасности технологических процессов повышенной опасности

6 Анализ пожарной опасности технологических процессов

7 Порядок обеспечения пожарной безопасности технологических процессов, отличных от процессов повышенной пожарной опасности

Приложение А

Метод расчета избыточного давления, развиваемого при сгорании газопаровоздушных смесей в помещении

Приложение Б

Метод расчета размеров зон, ограниченных нижним концентрационным пределом распространения пламени (НКПР) газов и паров

Приложение В

Метод расчета интенсивности теплового излучения при пожарах проливов ЛВЖ и ГЖ

Приложение Г

Метод расчета размеров зон распространения облака горючих газов и паров при аварии

Приложение Д

Метод расчета интенсивности теплового излучения и времени существования "огненного шара"

Приложение Е

Метод расчета параметров волны давления при сгорании газопаровоздушных смесей в открытом пространстве

Приложение Ж

Метод расчета параметров волны давления при взрыве резервуара с перегретой жидкостью или сжиженным газом при воздействии на него очага пожара

Приложение И

Метод расчета параметров испарения горючих ненагретых жидкостей и сжиженных углеводородных газов

Приложение К

Методы расчета температурного режима пожара в помещениях зданий различного назначения

Приложение Л

Метод расчета требуемого предела огнестойкости строительных конструкций

Приложение М

Метод расчета размера сливных отверстий

Приложение Н

Метод расчета противопожарных паровых завес

Приложение П

Метод расчета флегматизирующих концентраций (флегматизация в помещениях и технологических аппаратах)

Приложение Р

Выбор размеров огнегасящих каналов огнепреградителей

Приложение С

Водяное орошение технологических аппаратов

Приложение Т

Метод определения требуемой безопасной площади разгерметизации

Приложение У

Требования к противопожарным преградам

Приложение Ф

Требования к огнезащите ограждений технологического оборудования

Приложение Х

Защита технологических процессов установками пожаротушения

Приложение Ц

Требования к средствам пожарной связи и сигнализации

Приложение Ш

Метод расчета индивидуального и социального риска для производственных зданий

Приложение Э

Метод оценки индивидуального риска для наружных технологических установок

Приложение Ю

Метод оценки социального риска для наружных технологических установок

Приложение Я

Библиография

 

ГОСУДАРСТВЕННЫЙ СТАНДАРТ РОССИЙСКОЙ ФЕДЕРАЦИИ

Система стандартов безопасности труда

ПОЖАРНАЯ БЕЗОПАСНОСТЬ ТЕХНОЛОГИЧЕСКИХ ПРОЦЕССОВ

Общие требования. Методы контроля

Occupational safety standards system. Fire safety of technological processes. General requirements. Methods of control

ГОСТ Р
12.3.047-98

Дата введения 2000-01-01

1. ОБЛАСТЬ ПРИМЕНЕНИЯ

Настоящий стандарт устанавливает общие требования пожарной безопасности к технологическим процессам различного назначения всех отраслей экономики страны и любых форм собственности при их проектировании, строительстве, реконструкции, вводе, эксплуатации и прекращении эксплуатации, а также при разработке и изменении норм технологического проектирования и других нормативных документов, регламентирующих мероприятия по обеспечению пожарной безопасности на производственных объектах и при разработке технологических частей проектов, технологических регламентов.

Настоящий стандарт не распространяется на:

- ядерные реакторы и предприятия по производству, переработке и хранению радиоактивных веществ и материалов;

- предприятия по производству и хранению промышленных взрывчатых веществ и боеприпасов;

- космические объекты и стартовые комплексы;

- объекты, связанные с проведением подводных и подземных работ;

- все виды транспортных операций (за исключением транспортных операций, производимых на территории предприятия);

- переработку и ликвидацию токсичных и опасных отходов;

- уничтожение химического оружия.

2. НОРМАТИВНЫЕ ССЫЛКИ

В настоящем стандарте использованы ссылки на следующие стандарты:

ГОСТ 9.049-91 ЕСЗКС. Полимерные материалы и их компоненты. Методы лабораторных испытаний на стойкость к воздействию плесневых грибов.

ГОСТ 9.050-75 ЕСЗКС. Покрытия лакокрасочные. Методы лабораторных испытаний на стойкость к воздействию плесневых грибов.

ГОСТ 12.1.004-91 ССБТ. Пожарная безопасность. Общие требования.

ГОСТ 12.1.044-89 ССБТ. Пожаровзрывоопасность веществ и материалов. Номенклатура показателей и методы их определения.

ГОСТ 12.3.046-91 ССБТ. Установки пожаротушения автоматические. Общие технические требования.

ГОСТ 4765-73 Материалы лакокрасочные. Метод определения прочности при ударе.

ГОСТ 5233-89 Материалы лакокрасочные. Метод определения твердости по маятниковому прибору.

ГОСТ 15140-78 Материалы лакокрасочные. Методы определения адгезии.

ГОСТ 19433-88 Грузы опасные. Классификация и маркировка.

ГОСТ 26952-86 Порошки огнетушащие. Общие технические требования и методы испытаний.

ГОСТ 30247.0-94 Конструкции строительные. Методы испытаний на огнестойкость. Общие требования.

ГОСТ 30247.1-94 Конструкции строительные. Методы испытаний на огнестойкость. Несущие и ограждающие конструкции.

ГОСТ 30247.2-97 Конструкции строительные. Методы испытаний на огнестойкость. Двери и ворота.

ГОСТ Р 50680-94 Установки водяного пожаротушения автоматические. Общие технические требования. Методы испытаний.

ГОСТ Р 50800-95 Установки пенного пожаротушения автоматические. Общие технические требования. Методы испытаний.

ГОСТ Р 50969-96 Установки газового пожаротушения автоматические. Общие технические требования. Методы испытаний.

ГОСТ Р 51043-97 Установки водяного и пенного пожаротушения автоматические. Оросители спринклерные и дренчерные. Общие технические требования. Методы испытаний.

3. ОПРЕДЕЛЕНИЯ

3.1. В настоящем стандарте применяют следующие термины с соответствующими определениями:

3.1.1. авария: Разрушение сооружений и (или) технических устройств, применяемых на опасном производственном объекте, неконтролируемый взрыв и (или) выброс опасных веществ.

3.1.2. крупная авария: Авария, при которой гибнет не менее десяти человек.

3.1.3. проектная авария: Авария, для которой обеспечение заданного уровня безопасности гарантируется предусмотренными в проекте промышленного предприятия системами обеспечения безопасности.

3.1.4. максимальная проектная авария: Проектная авария с наиболее тяжелыми последствиями.

3.1.5. безопасность: Состояние защищенности прав граждан, природных объектов, окружающей среды и материальных ценностей от последствий несчастных случаев, аварий и катастроф на промышленных объектах.

3.1.6. пожарная безопасность: Состояние защищенности личности, имущества, общества и государства от пожаров.

3.1.7. горючая нагрузка: Горючие вещества и материалы, расположенные в помещении или на открытых площадках.

3.1.8. огненный шар: Крупномасштабное диффузионное пламя сгорающей массы топлива или парового облака, поднимающееся над поверхностью земли.

3.1.9. опасность: Потенциальная возможность возникновения процессов или явлений, способных вызвать поражение людей, наносить материальный ущерб и разрушительно воздействовать на окружающую атмосферу.

3.1.10. анализ опасности: Выявление нежелательных событий, влекущих за собой реализацию опасности, анализ механизма возникновения таких событий и масштаба их величины, способного оказать поражающее действие.

3.1.11. опасный параметр: Параметр, который при достижении критических значений способен создавать опасность для рассматриваемого рода деятельности.

3.1.12. оценка риска: Расчет значений индивидуального и социального риска для рассматриваемого предприятия и сравнение его с нормативными значениями.

3.1.13. индивидуальный риск: Вероятность (частота) возникновения опасных факторов пожара и взрыва, возникающая при аварии в определенной точке пространства. Характеризует распределение риска.

3.1.14. социальный риск1): Зависимость вероятности (частоты) возникновения событий, состоящих в поражении определенного числа людей, подвергшихся поражающим воздействиям пожара и взрыва, от числа этих людей. Характеризует масштаб пожаровзрывоопасности.

__________

1) Социальный риск оценивается по поражению не менее десяти человек.

3.1.15. пожар: неконтролируемое горение, причиняющее материальный ущерб, вред жизни и здоровью граждан, интересам общества и государства.

3.1.16. размер зоны: Протяженность ограниченной каким-либо образом части пространства.

3.1.17. пороговое количество вещества: Минимальное количество единовременно находящегося в производстве вещества, которое определяет границу между технологическими процессами и технологическими процессами повышенной пожарной опасности.

3.1.18. технологический процесс: Часть производственного процесса, связанная с действиями, направленными на изменение свойств и (или) состояния обращающихся в процессе веществ и изделий.

3 1.19. время срабатывания и время отключения: Промежуток времени от начала возможного поступления горючего вещества из трубопровода (перфорация, разрыв, изменение номинального давления и т.п.) до полного прекращения поступления газа или жидкости в помещение.

3.1.20. разгерметизация: Наиболее распространенный способ пожаровзрывозащиты замкнутого оборудования и помещений, заключающийся в оснащении их предохранительными мембранами и (или) другими разгерметизирующими устройствами с такой площадью сбросного сечения, которая достаточна для предотвращения разрушения оборудования или помещения от роста избыточного давления при сгорании горючих смесей.

3.1.21. огнестойкость технологического оборудования: Промежуток времени, в течение которого воздействие стандартного очага пожара не приводит к потере функциональных свойств оборудования.

4. ОБЩИЕ ПОЛОЖЕНИЯ

4.1. При технико-экономическом обосновании строительства, проектировании технологического процесса и размещении технологического оборудования должен предусматриваться комплекс мер по обеспечению пожарной безопасности.

4.2. По уровню пожарной опасности технологические процессы разделяются на:

- технологические процессы повышенной опасности, в которых обращаются пожаровзрывоопасные вещества в количестве, равном или большем порогового значения, указанного в таблице 1;

- технологические процессы, в которых обращаются пожаровзрывоопасные вещества в количестве, меньшем порогового значения, указанного в таблице 1.

Таблица 1

Пороговое количество веществ для технологических производств.

Наименование веществ или групп веществ

Категория опасности по ГОСТ 19433

Пороговое количество веществ, т, не менее

Газы горючие сжатые, сжиженные и растворенные под давлением

Ацетилен C2H2

231

50

Водород Н2

231

50

Сернистый водород Н2S

241

50

Оксид этилена (СН2)2О

241

50

Аммиак NH3

241

500

Все остальные сжатые, сжиженные и растворенные под давлением горючие газы

231, 232, 241, 911

200

Легковоспламеняющиеся и горючие жидкости

Оксид пропилена С3Н6О

311

50

Все остальные легковоспламеняющиеся и горючие жидкости

311, 312, 321, 322, 324, 325, 335, 314, 315, 323, 331

200

Твердые вещества

Саморазлагающиеся вещества

415, 416, 417, 418, 521, 522, 523

10

Окисляющие вещества

Кислород жидкий O2

212

2000

Нитрат аммония NH4NO3

511

5000

Хлорат натрия NaClO3

511

250

Пероксид метилэтилкетона (концентрация более 60 %)

523

250

Пероксид метилизобутилкетона (концентрация более 60 %)

523

50

Надуксусная кислота (концентрация более 60 %) CH3COOOH

522

50

Хлор Cl2

222

50

Бром Br2

832

500

Оксиды азота N2O, N2O2

512

50

Примечания.

1. Наименования классов (подклассов) опасных веществ приведены в соответствии с ГОСТ 19433.

2. Пороговые количества опасных веществ, относящихся по ГОСТ 19433 к категориям 434 и 437 (самовозгорающиеся твердые вещества), классу 8 (едкие и коррозионно-активные вещества), категориям 436 и 438 (твердые легковоспламеняющиеся вещества), категориям 425, 913 и 921 (вещества, горючие газы при взаимодействии с водой), должны согласовываться со специально уполномоченными государственными органами по безопасности в промышленности.

3 При совместном использовании несовместимых по ГОСТ 12.1.004 веществ их пороговое количество должно быть согласовано со специально уполномоченными государственными органами по безопасности в промышленности

4.3. Приведенные в таблице 1 количества опасных веществ относят:

- к одному хранилищу или одной технологической установке;

- к группе хранилищ или технологических установок, расстояние между которыми менее 500 м.

Если на предприятии хранят вещества разных наименований, то при оценке предельно допустимого их количества следует использовать критерий аддитивности G, рассчитанный по формуле

,                (1)

где тi - масса i-го опасного вещества, т;

mi пр - предельно допустимая масса i-го вещества, т, по таблице 1.

Если G  1, то технологический процесс относят к технологическим процессам повышенной опасности.

4.4. Пожарная безопасность технологических процессов обеспечивается в соответствии с требованиями настоящего стандарта, ГОСТ 12.1.004, а также действующих норм и правил.

5. ОБЕСПЕЧЕНИЕ ПОЖАРНОЙ БЕЗОПАСНОСТИ ТЕХНОЛОГИЧЕСКИХ ПРОЦЕССОВ ПОВЫШЕННОЙ ОПАСНОСТИ

5.1. Технико-экономическое обоснование строительства и проекты технологических процессов повышенной опасности подлежат государственной экспертизе по пожарной безопасности, проводимой органами государственной противопожарной службы в соответствии с их компетенцией.

Государственную экспертизу проводят в целях установления соответствия проектных материалов требованиям законодательства, нормам и правилам пожарной безопасности и оценки полноты, обоснованности и достаточности предусматриваемых мер по обеспечению пожарной безопасности.

5.2. По результатам проведения экспертизы составляется экспертное заключение, содержащее оценку допустимости и возможности принятия решения о реализации объекта экспертизы.

5.3. Реализация технологического процесса (включая строительство и конструкцию) должна осуществляться по проектам, имеющим положительное заключение государственной экспертизы.

5.4. Требования пожарной безопасности к устройству, изготовлению и эксплуатации оборудования для технологических процессов повышенной пожарной опасности устанавливаются нормами и правилами пожарной безопасности.

Изготовитель оборудования устанавливает в технической документации условия и ограничения применения оборудования, требования по его техническому обслуживанию, ремонту, утилизации и другие меры, обеспечивающие пожаробезопасную эксплуатацию выпускаемого оборудования.

6. АНАЛИЗ ПОЖАРНОЙ ОПАСНОСТИ ТЕХНОЛОГИЧЕСКИХ ПРОЦЕССОВ

6.1. Оценку пожарной безопасности технологических процессов повышенной пожарной опасности осуществляют с помощью критериев:

- индивидуального риска;

- социального риска;

- регламентированных параметров пожарной опасности технологических процессов.

6.2. Пожарная безопасность технологических процессов считается безусловно выполненной, если:

- индивидуальный риск меньше 10-8;

- социальный риск меньше 10-7.

Эксплуатация технологических процессов является недопустимой, если индивидуальный риск больше 10-6 или социальный риск больше 10-5.

Эксплуатация технологических процессов при промежуточных значениях риска может быть допущена после проведения дополнительного обоснования, в котором будет показано, что предприняты все возможные и достаточные меры для уменьшения пожарной опасности.

6.3. Оценку пожарной опасности технологических процессов следует проводить на основе оценки их риска.

В случае невозможности проведения такой оценки (например из-за отсутствия необходимых данных) допускается использование иных критериев пожарной безопасности технологических процессов (допустимых значений параметров этих процессов).

В этом случае действие требований 6.2 на оценку пожарной опасности технологических процессов не распространяется.

6.4. При оценке пожарной опасности технологического процесса необходимо оценить расчетным или экспериментальным путем:

- избыточное давление, развиваемое при сгорании газопаровоздушных смесей в помещении (приложение А). Предельно допустимые значения приведены в таблице 2;

- размер зон, ограниченных нижним концентрационным пределом распространения пламени (НКПР) газов и паров (приложение Б);

- интенсивность теплового излучения при пожарах проливов ЛВЖ и ГЖ для сопоставления с критическими (предельно допустимыми) значениями интенсивности теплового потока для человека и конструкционных материалов (приложение В). Предельно допустимые значения приведены в таблице 3;

- размеры зоны распространения облака горючих газов и паров при аварии для определения оптимальной расстановки людей и техники при тушении пожара и расчета времени достижения облаком мест их расположения (приложение Г);

- возможность возникновения и поражающее воздействие «огненного шара» при аварии для расчета радиусов зон поражения людей от теплового воздействия в зависимости от вида и массы топлива (приложение Д). Предельно допустимые значения приведены в таблице 4;

- параметры волны давления при сгорании газопаровоздушных смесей в открытом пространстве (приложение Е);

- поражающие факторы при разрыве технологического оборудования вследствие воздействия на него очага пожара (приложение Ж);

- интенсивность испарения горючих жидкостей и сжиженных газов на открытом пространстве и в помещении (приложение И);

- температурный режим пожара для определения требуемого предела огнестойкости строительных конструкций (приложение К);

- требуемый предел огнестойкости строительных конструкций, обеспечивающий целостность ограждающих и несущих конструкций пожарного отсека с технологическим процессом при свободном развитии реального пожара (приложение Л);

- размер сливных отверстий для горючих жидкостей в поддонах, отсеках и секциях производственных участков. При этом площадь сливного отверстия должна быть такой, чтобы исключить перелив жидкости через борт ограничивающего устройства и растекание жидкости за его пределами (приложение М);

- параметры паровых завес для предотвращения контакта парогазовых смесей с источниками зажигания. При этом завеса должна исключать проскок горючей смеси в защищаемую зону объекта (приложение Н);

- концентрацию флегматизаторов для горючих смесей, находящихся в технологических аппаратах и оборудовании (приложение П);

- другие показатели пожаровзрывоопасности технологического процесса, необходимые для анализа их опасности и рассчитываемые по методикам, разрабатываемым в специализированных организациях.

Выбор необходимых параметров пожарной опасности для заданного технологического процесса определяют исходя из рассматриваемых вариантов аварий (в том числе крупная, проектная и максимальная) и свойств опасных веществ.

Значения допустимых параметров пожарной опасности должны быть такими, чтобы исключить гибель людей и ограничить распространение аварии за пределы рассматриваемого технологического процесса на другие объекты, включая опасные производства.

Таблица 2

Предельно допустимое избыточное давление при сгорании газо-, паро- или пылевоздушных смесей в помещениях или в открытом пространстве.

Степень поражения

Избыточное давление, кПа

Полное разрушение зданий

100

50 %-ное разрушение зданий

53

Средние повреждения зданий

28

Умеренные повреждения зданий (повреждение внутренних перегородок, рам, дверей и т. п.)

12

Нижний порог повреждения человека волной давления

5

Малые повреждения (разбита часть остекления)

3

Таблица 3

Предельно допустимая интенсивность теплового излучения пожаров приливов ЛВЖ и ГЖ.

Степень поражения

Интенсивность теплового излучения, кВт/м2

Без негативных последствий в течение длительного времени

1,4

Безопасно для человека в брезентовой одежде

4,2

Непереносимая боль через 20 - 30 с.

7,0

Ожог 1-й степени через 15 - 20 с.

Ожог 2-й степени через 30 - 40 с.

Воспламенение хлопка-волокна через 15 мин.

Непереносимая боль через 3 - 5 с.

10,5

Ожог 1-й степени через 6 - 8 с.

Ожог 2-й степени через 12 - 16 с

Воспламенение древесины с шероховатой поверхностью (влажность 12 %) при длительности облучения 15 мин

12,9

Воспламенение древесины, окрашенной масляной краской по строганой поверхности; воспламенение фанеры

17,0

Таблица 4

Предельно допустимая доза теплового излучения при воздействии «огненного шара» на человека.

Степень поражения

Доза теплового излучения, Дж/м2

Ожог 1-й степени

1,2 · 105

Ожог 2-й степени

2,2 · 105

Ожог 3-й степени

3,2 · 105

Примечание - Дозу теплового излучения Q, Дж/м2, рассчитывают по формуле

Q = q ts,

где q - интенсивность теплового излучения «огненного шара», Вт/м2;

ts - время существования «огненного шара», с.

q и ts вычисляют в соответствии с приложением Д.

6.5. К мероприятиям по снижению последствий пожара следует относить:

- ограничение растекания горючих жидкостей по цеху или производственной площадке;

- уменьшение интенсивности испарения горючих жидкостей;

- аварийный слив горючих жидкостей в аварийные емкости;

- установку огнепреградителей (приложение Р);

- ограничение массы опасных веществ при хранении и в технологических аппаратах;

- водяное орошение технологических аппаратов (приложение С);

- флегматизацию горючих смесей в аппаратах и технологическом оборудовании (приложение П);

- вынос пожароопасного оборудования в изолированные помещения;

- применение устройств, снижающих давление в аппаратах до безопасной величины при сгорании газовых и паровоздушных смесей (приложение Т);

- установку в технологическом оборудовании быстродействующих отключающих устройств;

- ограничение распространения пожара с помощью противопожарных разрывов и преград (приложение У);

- применение огнезащитных красок и покрытий (приложение Ф);

- защиту технологических процессов установками пожаротушения (приложение X);

- применение пожарной сигнализации (приложение Ц);

- обучения персонала предприятий способам ликвидации аварий;

- создание условий для скорейшего ввода в действие подразделений пожарной охраны путем устройства подъездных путей, пожарных водоемов и наружного противопожарного водопровода.

6.6. Результаты анализа параметров пожаровзрывобезопасности и мероприятий по снижению последствий пожара должны быть учтены при разработке планов локализации и ликвидации пожароопасных ситуаций и аварии.

6.7. Оценку социального и индивидуального риска при аварии проводят на основе расчета поражающих факторов пожара и принятых мер по снижению их вероятности и последствий.

Расчет индивидуального и социального риска должен быть выполнен для возможной гибели людей как на предприятии, так и за его пределами (приложение Ш, Э, Ю). При этом необходимо рассмотреть все возможные способы его уменьшения и обосновать принятый минимальный риск.

Расчетные значения риска должны удовлетворять требованиям 6.2.

7. ПОРЯДОК ОБЕСПЕЧЕНИЯ ПОЖАРНОЙ БЕЗОПАСНОСТИ ТЕХНОЛОГИЧЕСКИХ ПРОЦЕССОВ, ОТЛИЧНЫХ ОТ ПРОЦЕССОВ ПОВЫШЕННОЙ ПОЖАРНОЙ ОПАСНОСТИ

7.1. Проектированию технологического процесса должен предшествовать анализ его пожарной опасности.

Ввод в эксплуатацию промышленного объекта допускается при условии выполнения требований пожарной безопасности, предусмотренных проектом и, отвечающих действующим нормам и правилам пожарной безопасности.

7.2. Анализ пожарной опасности технологических процессов должен включать:

- определение пожарной опасности использующихся в технологическом процессе веществ и материалов (по справочным данным федерального банка данных по пожаровзрывоопасности веществ и материалов или экспериментально в соответствии с требованиями ГОСТ 12.1.044 на метрологически аттестованном оборудовании);

- изучение технологического процесса с целью определения оборудования, участков или мест, где сосредоточены горючие материалы или возможно образование пыле- и парогазовоздушных горючих смесей;

- определение возможности образования горючей среды внутри помещений, аппаратов и трубопроводов;

- определение возможности образования в горючей среде источников зажигания;

- исследование различных вариантов аварий, путей распространения пожара и выбор проектной аварии;

- расчет категории помещений, зданий и наружных установок по взрывоопасной и пожарной опасности;

- определение состава систем предотвращения пожара и противопожарной защиты технологических процессов;

- разработку мероприятий по повышению пожарной безопасности технологических процессов и отдельных его участков.

7.3. Пожарная опасность технологических процессов определяется на основе изучения:

- технологического регламента;

- технологической схемы производства продукции;

- показателей пожаровзрывоопасности веществ и материалов, использующихся в технологическом процессе;

- конструктивных особенностей аппаратов, машин и агрегатов;

- схемы расположения в цехе, на участке или открытой площадке опасного оборудования.

7.4. Технологический регламент должен определять:

- рецептуру и основные характеристики выпускаемой продукции, сырья, материалов и полупродуктов (состав, физико-химические свойства, показатели пожаровзрывоопасности, токсичность и т. п.);

- отходы производства и выбросы в атмосферу;

- параметры технологического режима (давление, температура, состав окислительной среды и т. д.);

- порядок проведения технологических операций;

- средства контроля за технологическим процессом;

- основные правила безопасного ведения технологического процесса, исключающие возможность возникновения пожаров.

При изучении технологического регламента следует рассматривать все стадии технологического процесса, начиная с подготовки сырья и кончая выпуском продукции.

7.5. Принципиальная технологическая схема производства продукции должна определять последовательность технологических операций по превращению сырья в готовую продукцию, параметры технологического режима, места ввода в процесс сырья и вспомогательных веществ, места получения полупродуктов и готовой продукции.

7.6. Данные о пожароопасных свойствах представляются для всех имеющихся на производстве опасных веществ, материалов, смесей, полупродуктов и готовой продукции с учетом особенностей и параметров технологического процесса (давления, температуры, состава окислительной среды и т. п.).

Если необходимые данные о пожароопасных свойствах отсутствуют, то их следует определить опытным путем на установках, прошедших аттестацию на право получения экспериментальных данных в установленном порядке, или с помощью стандартизованных расчетных методов.

7.7. В конструкции технологических аппаратов, машин и агрегатов должны быть предусмотрены достаточные меры защиты от пожара, обеспечивающие безопасность их работы в соответствии с 5.4.

7.8. Оценку опасности возникновения пожара и путей его распространения проводят с помощью схем расположения опасного оборудования, построенных на основе планов производственных зданий, установок, этажерок и помещений.

На схемах и картах указывают:

- места возможного образования пожаровзрывоопасной горючей среды;

- участки возможных аварий и их причины;

- вероятные источники зажигания;

- пути распространения огня при пожаре;

- предусмотренные проектом меры защиты участков, узлов и аппаратов от пожара.

7.9. На основе анализа документации, полученной в соответствии с 7.2 - 7.6 и 7.8, разрабатывают систему мер по предотвращению пожара и противопожарной защите технологических процессов в соответствии с требованиями действующих нормативных документов. При этом необходимо дополнительно учитывать:

- возможность образования локальных концентраций горючих смесей у мест выхода паров и газов в помещение у аппаратов, постоянно или временно сообщающихся с внешней средой через открытые люки, дыхательные линии, предохранительные клапаны или имеющие открытые поверхности испарения;

- наличие и эффективность системы отсоса, продувки инертным газом и блокировки у аппаратов периодического действия, загрузка и разгрузка которых сопровождается открытием люков и крышек;

- эффективность отводных линий у аппаратов и емкостей, оснащенных дыхательными устройствами, предохранительными клапанами, устройствами ручного стравливания;

- работоспособность и эффективность систем улавливания газов и паров, устройств против переполнения и растекания жидкостей, приборов контроля и регулирования температуры при эксплуатации открытых емкостей, заполненных горючими жидкостями;

- надежность принятых способов уплотнения сальников, необходимость применения местных отсосов и блокировки вытяжной вентиляции при работе насосов для перекачки ЛВЖ и сжиженных газов и компрессоров.

7.10. При наличии аппаратов и оборудования, работающих под вакуумом или в которых по условиям технологического процесса имеются смеси горючих веществ с окислителем, необходимо определить:

- возможность и условия образования в аппарате горючих смесей;

- фактические концентрации горючих газов в смесях;

- необходимость контроля за составом среды в аппарате;

- необходимость в автоматических средствах предупреждения об образовании смесей;

- возможность локализации горючих смесей;

- надежность и эффективность имеющихся средств защиты.

7.11. Для разработки мероприятий по обеспечению пожарной безопасности технологических процессов целесообразно рассмотреть все виды источников зажигания, которые могут встретиться в производственном процессе.

При этом необходимо:

- установить, какие технические решения предусматриваются для того, чтобы данный аппарат или устройство сам не был причиной возникновения пожара, оценить их эффективность и надежность;

- при наличии аппаратов и газопроводов, имеющих высокую температуру наружной поверхности стенок, определить возможность воспламенения горючих смесей участками, не имеющими теплоизоляции;

- установить перечень веществ и материалов, которые по условиям технологического процесса нагреваются выше температуры самовоспламенения и при аварийных выбросах из аппаратов способны загораться при контакте с окружающим воздухом;

- определить, применяются ли в технологическом процессе вещества, способные воспламеняться при контакте с водой или другими веществами;

- проанализировать возможность образования и накопления пирофорных отложений;

- выявить наличие в технологическом процессе веществ, разлагающихся с воспламенением при нагреве, ударе, трении или самовозгорающихся на воздухе при нормальных условиях;

- предотвратить попадание металла и камней в машины и аппараты с вращающимися механизмами (мешалки, мельницы, дробилки, шнеки и т.п.), а при наличии в них горючей среды оценить эффективность и надежность применяемой защиты;

- предусмотреть там, где это необходимо, применение искробезопасного и взрывобезопасного электрооборудования;

- предусмотреть средства контроля и защиты от перегрева подвижных частей машин и аппаратов (подшипников, валов и т.п.);

- оценить возможность зажигания горючих смесей от теплового проявления электрической энергии (искры и дуги размыкания, короткие замыкания, токи перегрузки, перегрев электрических контактов, нагрев элементов оборудования индукционными токами и токами высокой частоты, удары молнии и разряды статического электричества);

- определить соответствие силового, осветительного и другого оборудования характеру воздействия на него среды и классу взрывоопасных и пожароопасных зон рассматриваемых помещений согласно ПУЭ;

- исключить возможность проникания газов и паров из взрывоопасных помещений в помещения с нормальной средой, в которых используется электрооборудование в открытом исполнении, и предусмотреть соответствующие меры защиты;

- разработать технические решения, предусматривающие предотвращение образования горючих сред и источников зажигания для защиты технологических процессов от возникновения пожаров.

7.12. Если применяемая в технологическом процессе система предотвращения пожара не может исключить его возникновения и распространения на соседние участки и оборудование, то необходимо разработать мероприятия по его противопожарной защите.

7.13. Противопожарная защита технологических процессов должна обеспечиваться:

- применением средств пожаротушения и соответствующих видов пожарной техники;

- применением автоматических установок пожарной сигнализации и пожаротушения;

- устройствами, ограничивающими распространение пожара за заданные пределы;

- применением строительных конструкций с регламентированными пределами огнестойкости и распространения огня;

- организацией своевременной эвакуации людей и снабжением обслуживающего персонала средствами коллективной и индивидуальной защиты от опасных факторов пожара;

- применением строительных и технологических конструкций с регламентированными пределами огнестойкости и распространения огня.

7.14. Ограничение распространения пожара за пределы очага горения должно обеспечиваться:

- устройством противопожарных преград;

- установлением предельно допустимых площадей противопожарных отсеков и секций;

- устройством аварийного отключения и переключения установок и коммуникаций;

- применением средств, предотвращающих или ограничивающих разлив и растекание жидкостей при пожаре;

- применением огнепреграждающих устройств в оборудовании.

7.15. Выбор огнетушащих веществ, составов и автоматических установок пожарной сигнализации, количества, быстродействия и производительности установок пожаротушения следует проводить на стадии проектирования технологических процессов в зависимости от физико-химических свойств перерабатываемых веществ и средств тушения.

При этом применяемые виды пожарной техники должны обеспечивать эффективное тушение пожара и быть безопасными для людей.

7.16. Если по условиям технологического процесса при аварии возможен единовременный пожар нескольких различных горючих веществ и материалов, отличающихся друг от друга пожароопасными свойствами и характеристиками тушения, то расчет и проектирование установок пожаротушения должны быть произведены по наиболее неблагоприятному для ликвидации пожара веществу или продукту.

Если по условиям совместимости огнетушащих веществ с горючими материалами назначение общего для всех огнетушащего агента нецелесообразно, то допустимо применение нескольких огнетушащих веществ. При этом группы горючих веществ, совместимых с одним из огнетушащих составов, должны быть пространственно разделены или вынесены в отдельные помещения.

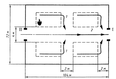
ПРИЛОЖЕНИЕ А

(обязательное)

МЕТОД РАСЧЕТА ИЗБЫТОЧНОГО ДАВЛЕНИЯ, РАЗВИВАЕМОГО ПРИ СГОРАНИИ ГАЗОПАРОВОЗДУШНЫХ СМЕСЕЙ В ПОМЕЩЕНИИ.

А.1 Выбор и обоснование расчетного варианта.

А.1.1. При расчете значений критериев пожарной опасности при сгорании газопаровоздушных смесей в качестве расчетного следует выбирать наиболее неблагоприятный вариант развития пожара (в период пуска, остановки, загрузки, выгрузки, складирования, ремонта, нормальной работы, аварии аппаратов или технологического процесса), при котором в помещение поступает (или постоянно находится) максимальное количество наиболее опасных в отношении последствий сгорания газопаровоздушных смесей и пожара веществ и материалов.

А.1.2. Количество поступивших в помещение веществ, которые могут образовать горючие газовоздушные или паровоздушные смеси, определяют, исходя из следующих предпосылок:

а) происходит расчетная авария одного из аппаратов согласно А.1.1;

б) все содержимое аппарата поступает в помещение;

в) происходит одновременно утечка веществ из трубопроводов, питающих аппарат по прямому и обратному потоку в течение времени, необходимого для отключения трубопроводов.

Расчетное время отключения трубопроводов определяют в каждом конкретном случае, исходя из реальной обстановки, и оно должно быть минимальным с учетом паспортных данных на запорные устройства, характера технологического процесса и вида расчетной аварии.

Расчетное время отключения трубопроводов следует принимать равным:

- времени срабатывания системы автоматики отключения трубопроводов согласно паспортным данным установки, если вероятность отказа системы не превышает 0,000001 в год или обеспечено резервирование ее элементов (но не более 120 с);

- 120 с, если вероятность отказа системы автоматики превышает 0,000001 в год и не обеспечено резервирование ее элементов;

- 300 с при ручном отключении.

Не допускается использование технических средств для отключения трубопроводов, для которых время отключения превышает вышеприведенные значения.

Быстродействующие клапаны-отсекатели должны автоматически перекрывать подачу газа или жидкости при нарушении электроснабжения;

г) происходит испарение с поверхности разлившейся жидкости. Площадь испарения при разливе на пол определяют (при отсутствии справочных данных), исходя из расчета, что 1 л смесей и растворов, содержащих 70 % и менее (по массе) растворителей, разливается на площади 0,5 м2, а остальных жидкостей - на 1 м2 пола помещения;

д) происходит также испарение жидкостей из емкостей, эксплуатируемых с открытым зеркалом жидкости, и со свежеокрашенных поверхностей;

е) длительность испарения жидкости принимают, равной времени ее полного испарения, но не более 3600 с.

А.1.3. Свободный объем помещения определяют как разность между объемом помещения и объемом, занимаемым технологическим оборудованием. Если свободный объем помещения определить невозможно, то его допускается принимать условно равным 80 % геометрического объема помещения.

А.1.4. Определение пожароопасных свойств веществ и материалов проводят на основании результатов испытаний или расчетов по стандартным методикам с учетом параметров состояния (давление, температура и т. д.)

Допускается использование справочных данных, опубликованных головными научно-исследовательскими организациями в области пожарной безопасности или выданных Государственной службой стандартных справочных данных.

Допускается использование показателей пожарной опасности для смесей веществ и материалов по наиболее опасному компоненту.

А.2. Расчет избыточного давления для горючих газов, паров легковоспламеняющихся и горючих жидкостей.

А.2.1. Избыточное давление Dp, кПа, для индивидуальных горючих веществ, состоящих из атомов С, Н, О, N, Cl, Вг, I, F, рассчитывают по формуле

,   (А.1).

где pmax - максимальное давление, развиваемое при сгорании стехиометрической газовоздушной или паровоздушной смеси в замкнутом объеме, определяемое экспериментально или по справочным данным в соответствии с требованиями А.1.4. При отсутствии данных допускается принимать pmax равным 900 кПа;

p0 - начальное давление, кПа (допускается принимать равным 101 кПа);

т - масса горючего газа (ГГ) или паров легковоспламеняющихся (ЛВЖ) и горючих жидкостей (ГЖ), вышедших в результате расчетной аварии в помещение, вычисляемая для ГГ по формуле (А.14), а для паров ЛВЖ и ГЖ по формуле (А.19), кг;

Z - коэффициент участия горючего при сгорании газопаровоздушной смеси, который может быть рассчитан на основе характера распределения газов и паров в объеме помещения согласно А.2.3 и А.2.4. Допускается принимать Z по таблице А.1;

Vсв - свободный объем помещения, м3;

rг,.п - плотность газа или пара при расчетной температуре tр кг/м3, вычисляемая по формуле

,                        (А.2)

где М - молярная масса, кг/кмоль;

V0 - мольный объем, равный 22,413 м3/кмоль;

tр - расчетная температура, °С.

В качестве расчетной температуры следует принимать максимально возможную температуру воздуха в данном помещении в соответствующей климатической зоне или максимально возможную температуру воздуха по технологическому регламенту с учетом возможного повышения температуры в аварийной ситуации. Если такого значения расчетной температуры tр по каким-либо причинам определить не удается, допускается принимать ее равной 61 °С;

Сст - стехиометрическая концентрация ГГ или паров ЛВЖ и ГЖ, % (об.), вычисляемая по формуле

,              (А.3)

где  - стехиометрический коэффициент кислорода в реакции сгорания;

nc, nH, nO, nX - число атомов С, Н, О и галоидов в молекуле горючего;

Кн - коэффициент, учитывающий негерметичность помещения и неадиабатичность процесса горения. Допускается принимать Кн равным трем.

Таблица А.1

Вид горючего вещества

Значение

Водород и нагретые выше температуры вспышки высокотемпературные органические теплоносители

1,0

Горючие газы

0,5

Легковоспламеняющиеся и горючие жидкости, нагретые до температуры вспышки и выше

0,3

Легковоспламеняющиеся и горючие жидкости, нагретые ниже температуры вспышки, при наличии возможности образования аэрозоля

0,3

Легковоспламеняющиеся и горючие жидкости, нагретые ниже температуры вспышки, при отсутствии возможности образования аэрозоля

0,0

А.2.2. Расчет Dp, кПа, для индивидуальных веществ, кроме упомянутых в А.2.1, а также для смесей может быть выполнен по формуле

,              (А.4)

где HT - теплота сгорания, Дж/кг;

rв - плотность воздуха при начальной температуре Т0, кг/м3;

Ср - теплоемкость воздуха, Дж/(кг·К) [допускается принимать равной 1,01·103 Дж/кг·К)];

Т0 - начальная температура воздуха, К.

А.2.3. Приведенные в А.2.3 и А.2.4 расчетные формулы применяются для случая  НКПР - нижний концентрационный предел распространения пламени горючего газа или пара, % (об.)] и помещений в форме прямоугольного параллелепипеда с отношением длины к ширине не более пяти.

Коэффициент участия Z горючих газов и паров не нагретых выше температуры окружающей среды легковоспламеняющихся жидкостей при сгорании газопаровоздушной смеси для заданного уровня значимости  (уровень значимости - вероятность того, что значение концентрации С превысит значение математического ожидания этой случайной величины ) рассчитывают по формулам:

при и

,              (А.5)

при XНКПР > 0,5 l и YНКПР > 0,5 b

,         (А.6)

где m - масса газа или паров ЛВЖ, поступающих в помещение в соответствии с А.2.6 и А.2.7, кг;

d - допустимые отклонения концентраций при задаваемом уровне значимости , приведенные в таблице А.2;

XНКПР, YНКПР, ZНКПР - расстояния по осям X, Y, Z от источника поступления газа или пара, ограниченные нижним концентрационным пределом распространения пламени, соответственно, м; рассчитываются по формулам (Б.5 - Б.7);

l, b - -шина и ширина помещения, соответственно, м;

F - площадь пола помещения, м2;

С0 - предэкспоненциальный множитель, % (об.), равный:

при отсутствии подвижности воздушной среды для горючих газов

,                 (А.7)

при подвижности воздушной среды для горючих газов

,                  (А.8)

где U - подвижность воздушной среды, м/с;

при отсутствии подвижности воздушной среды для паров легковоспламеняющихся жидкостей

,                (А.9)

где Сн -концентрация насыщенных паров при расчетной температуре tр, °С, воздуха в помещении, % (об.). Концентрация Сн может быть найдена по формуле

,                     (А.10)

где рн - давление насыщенных паров при расчетной температуре (находится по справочной литературе), кПа;

р0 - атмосферное давление, равное 101 кПа;

rп - плотность паров, кг/м3;

при подвижности воздушной среды для паров легковоспламеняющихся жидкостей

.                (А.11)

Таблица А.2

Значения допустимых отклонений d концентраций при уровне значимости .

Характер распределения концентраций

d

Для горючих газов при отсутствии подвижности воздушной среды

0,100000

1,29

0,050000

1,38

0,010000

1,53

0,003000

1,63

0,001000

1,70

0,000001

2,04

Для горючих газов при подвижности воздушной среды

0,100000

1,29

0,050000

1,37

0,010000

1,52

0,003000

1,62

0,001000

1,70

0,000001

2,03

Для паров легковоспламеняющихся жидкостей при отсутствии подвижности воздушной среды

0,100000

1,19

0,050000

1,25

0,010000

1,35

0,003000

1,41

0,001000

1,46

0,000001

1,68

Для паров легковоспламеняющихся жидкостей при подвижности воздушной среды

0,100000

1,21

0,050000

1,27

0,010000

1,38

0,003000

1,45

0,001000

1,51

0,000001

1,75

Рисунок А.1.

Зависимость коэффициента Z от X.

Уровень значимости  выбирают, исходя из особенностей технологического процесса. Допускается принимать  равным 0,05.

А.2.4. Коэффициент Z участия паров ненагретых легковоспламеняющихся жидкостей при сгорании паровоздушной смеси может быть определен по номограмме, приведенной на рисунке А.1.

Х рассчитывают по формулам

                    (А.12)

где С* = j Сст (j - эффективный коэффициент избытка горючего, принимаемый равным 1,9).

А.2.5. В случае обращения в помещении горючих газов, легковоспламеняющихся или горючих жидкостей при определении массы т, входящей в формулы (А.1) и (А.4), допускается учитывать работу аварийной вентиляции, если она обеспечена резервными вентиляторами, автоматическим пуском при превышении предельно допустимой взрывобезопасной концентрации горючих газов и паров и электроснабжением по первой категории надежности (ПУЭ) при условии расположения устройств для удаления воздуха из помещения в непосредственной близости от места возможной аварии.

При этом массу т горючих газов, паров легковоспламеняющихся или горючих жидкостей, нагретых до температуры вспышки и выше, поступивших в объем помещения, следует разделить на коэффициент К, рассчитанный по формуле

K = AT+1,                         (A.13)

где А - кратность воздухообмена, создаваемого аварийной вентиляцией, c-1;

Т- продолжительность поступления горючих газов и паров легковоспламеняющихся и горючих жидкостей в объем помещения, с (принимается по А.1.2). Если в расчетной аварийной ситуации участвует аппарат (А.1.2, перечисления а, б) с горючим газом или паровой фазой, то продолжительность поступления Т принимается равной 0 с.

А.2.6 Массу m, кг, поступившего в помещение при расчетной аварии газа рассчитывают по формуле

,              (A.14)

где Vа - объем газа, вышедшего из аппарата, м3;

Vт - объем газа, вышедшего из трубопроводов, м3.

При этом:

,                    (А.15)

где p1 - давление в аппарате, кПа;

V - объем аппарата, м3.

,                   (А.16)

где V1 т - объем газа, вышедшего из трубопровода до его отключения, м3;

V2 т - объем газа, вышедшего из трубопровода после его отключения, м3.

,                           (А.17)

где q - расход газа, определяемый в соответствии с технологическим регламентом в зависимости от давления в трубопроводе, его диаметра, температуры газовой среды и т. д., м3/с;

Т- время, определяемое по А.1.2, с.

,  (А.18)

где р2 - максимальное давление в трубопроводе по технологическому регламенту, кПа;

r1, 2, …, n - внутренний радиус трубопровода, м;

l1, 2, …, n - длина трубопровода от аварийного аппарата до задвижек, м.

А.2.7. Массу паров жидкости т, поступивших в помещение при наличии нескольких источников испарения (поверхность разлитой жидкости, поверхность со свеженанесенным составом, с которой происходит испарение легколетучих веществ, открытые емкости и т. п.), рассчитывают по формуле

,               (А.19)

где mр - масса жидкости, испарившейся с поверхности разлива, кг;

mемк - масса жидкости, испарившейся с поверхностей открытых емкостей, кг;

mсв.окр - масса жидкости, испарившейся с поверхностей, на которые нанесен применяемый состав, кг. При этом каждое из слагаемых в формуле (А.19) определяют по формуле

т = W Sи T,                         (А.20)

где W- интенсивность испарения, кг/(с·м2);

Sи - площадь испарения, м2, определяемая в соответствии с А.1.2 в зависимости от массы жидкости mп, поступившей в помещение.

Если аварийная ситуация связана с возможным поступлением жидкости в распыленном состоянии, то она должна быть учтена в формуле (А.19) введением дополнительного слагаемого, учитывающего общую массу поступившей жидкости от распыляющих устройств, исходя из продолжительности их работ.

Масса паров жидкости, поступивших в помещение при аварийной ситуации, может быть определена экспериментально или расчетным путем.

А.2.8. Массу поступившей в помещение жидкости mп, кг, определяют в соответствии с А.1.2.

Примеры - Расчет избыточного давления, развиваемого при сгорании газопаровоздушных смесей в помещении.

1. Определить избыточное давление, развиваемое при сгорании паровоздушной смеси ацетона, возникающей при аварийной разгерметизации аппарата в производственном помещении.

Данные для расчета.

В помещение со свободным объемом Vсв = 160 м3 при аварийной разгерметизации аппарата поступает 117,9 кг паров ацетона (определенных в соответствии с приложением И). Максимально возможная температура для данной климатической зоны tp = 36 °С. Молярная масса ацетона М = 58,08 кг/кмоль.

Химическая формула ацетона С3Н6О. Максимальное давление при сгорании стехиометрической паровоздушной смеси ацетона в замкнутом объеме Рmax = 572 кПа.

Расчет.

Стехиометрический коэффициент кислорода в реакции сгорания ацетона равен

.

Стехиометрическая концентрация паров ацетона составит

 (об.).

Плотность паров ацетона rп при расчетной температуре tp равна

 кг/м3.

Тогда избыточное давление Dр при сгорании паровоздушной смеси ацетона для расчетной аварии составит

308,7 кПа.

2. Определить избыточное давление, развиваемое при сгорании газовоздушной смеси водорода, возникающей при аварийной разгерметизации трубопровода в производственном помещении.

Данные для расчета.

Через помещение, свободный объем которого Vсв = 200 м3, проходит трубопровод с проходным сечением диаметром dтр = 50 мм, по которому транспортируется водород Н2 с максимальным расходом q = 5·10-3 м3/с при нормальных условиях и с максимальным давлением рт = 150 кПа. Трубопровод оснащен системой автоматического отключения с временем срабатывания 2 с и с обеспечением резервирования ее элементов. Задвижки системы установлены перед стеной помещения в месте ввода трубопровода и за стеной данного помещения в месте вывода трубопровода. Длина отсекаемого участка трубопровода Lтр = 10 м. Максимально возможная температура для данной климатической зоны tp = 39 °С. Плотность водорода rв при данной tp равна 0,0787 кг/м3. Молярная масса водорода М = 2,016 кг/кмоль. Максимальное давление при сгорании стехиометрической газовоздушной смеси водорода в замкнутом объеме pmax = 730 кПа.

Расчет.

Объем водорода, поступившего в помещение в результате аварийной разгерметизации трубопровода, будет равен

м3,

м3,

м3.

Масса водорода, поступившего в помещение при расчетной аварии, составит

кг.

Стехиометрический коэффициент кислорода в реакции сгорания водорода равен

.

Стехиометрическая концентрация водорода составит

 % (об.).

Избыточное давление Dр при сгорании водородовоздушной смеси, образующейся в результате расчетной аварии, равно

кПа.

3. Определить коэффициент Z участия паров ацетона при сгорании паровоздушной смеси для случая разгерметизации аппарата с ацетоном.

Данные для расчета.

В центре помещения размером 40х40 м и высотой Нп = 3 м установлен аппарат с ацетоном. Аппарат представляет собой цилиндр диаметром основания dа = 0,5 м и высотой ha = 1 м, в котором содержится 25 кг ацетона. Расчетная температура в помещении tp = 30 °С. Плотность паров ацетона rа при tp равна 2,33 кг/м3. Давление насыщенных паров ацетона pн при tp равно 37,73 кПа. Нижний концентрационный предел распространения пламени СНКПР = 2,7 % (об.). В результате разгерметизации аппарата в объем помещения поступит 25 кг паров ацетона за время испарения Т = 208 с. При работающей общеобменной вентиляции подвижность воздушной среды в помещении u = 0,1 м/с.

Расчет.

Параметры С0, XНКПР, YНКПР, ZНКПР приведены в примере 1 раздела Б.2.

Так как при работающей и неработающей вентиляции

XНКПР < 0,5 l и YНКПР < 0,5 b,

коэффициент Z составит:

при работающей вентиляции

при неработающей вентиляции

.

4. Определить коэффициент Z участия метана при сгорании газовоздушной смеси для случая аварийной разгерметизации газового баллона с метаном.

Данные для расчета.

На полу помещения размером 13´13 м и высотой Hп = 3 м находится баллон с 0,28 кг метана. Газовый баллон имеет высоту hб = 1,5 м. Расчетная температура в помещении = 30 °С. Плотность метана rм при tp равна 0,645 кг/м3. Нижний концентрационный предел распространения пламени метана СНКПР = 5,28 % (об.). При работающей общеобменной вентиляции подвижность воздушной среды в помещении u = 0,1 м/с.

Расчет.

С0, XНКПР, YНКПР, ZНКПР приведены в примере 2 раздела Б.2.

Так как при неработающей вентиляции

XНКПР < 0,5 l и YНКПР < 0,5 b,

коэффициент Z составит

A.3. Горючие пыли.

А.3.1. Расчет избыточного давления при сгорании пылевоздушной смеси в помещении.

A.3.1.1. Избыточное давление при сгорании пылевоздушной смеси Dр, кПа, рассчитывают по формуле

,                 (А.21)

где M - расчетная масса взвешенной в объеме помещения горючей пыли, образовавшейся в результате аварийной ситуации, кг;

HT - теплота сгорания пыли, Дж/кг;

р0 - начальное атмосферное давление, кПа (допускается принимать равным 101 кПа);

Z- доля участия взвешенной горючей пыли при сгорании пылевоздушной смеси;

Vсв - свободный объем помещения, м3;

rв - плотность воздуха до сгорания пылевоздушной смеси при начальной температуре Т0, кг/м3;

Ср - теплоемкость воздуха, Дж/(кг·К) [допускается принимать равной 1010 Дж/(кг·К)];

Т0 - начальная температура воздуха, К;

Кн - коэффициент, учитывающий негерметичность помещения и неадиабатичность процесса горения.

Допускается принимать Кн равным трем.

К пылям, способным образовывать горючие пылевоздушные смеси, относят дисперсные материалы, характеризующиеся наличием показателей пожарной опасности: нижним концентрационным пределом распространения пламени, максимальным давлением, развиваемым при сгорании пылевоздушной смеси (более 50 кПа), и скоростью его нарастания, минимальным пожароопасным содержанием кислорода (менее 21 %).

А.3.1.2. Z рассчитывают по формуле

Z = 0,5 F,               (A.22)

где F - массовая доля частиц пыли размером менее критического, с превышением которого аэровзвесь становится взрывобезопасной, т. е. неспособной распространять пламя. В отсутствие возможности получения сведений для расчета Z допускается принимать Z = 0,5.

А.3.1.3. M, кг, рассчитывают по формуле

                 (А.23)

где Мвз - расчетная масса взвихрившейся пыли, кг;

Мав - расчетная масса пыли, поступившей в помещение в результате аварийной ситуации, кг;

rст - стехиометрическая концентрация горючей пыли в аэровзвеси, кг/м3;

Vав - расчетный объем пылевоздушного облака, образованного при аварийной ситуации в объеме помещения, м3.

В отсутствие возможности получения сведений для расчета Vав допускается принимать М = Мвз + Мав.

A.3.1.4. Мвз рассчитывают по формуле

Мвз = Квз Мп,                       (А.24)

где Квз - доля отложенной в помещении пыли, способной перейти во взвешенное состояние в результате аварийной ситуации. В отсутствие экспериментальных сведений о Квз допускается полагать Квз = 0,9;

Мп - масса отложившейся в помещении пыли к моменту аварии, кг.

А.3.1.5. Мав рассчитывают по формуле

,                 (А.25)

где Мап - масса горючей пыли, выбрасываемой в помещение при разгерметизации одного из технологических аппаратов, кг. При отсутствии ограничивающих выброс пыли инженерных устройств следует полагать, что в момент расчетной аварии происходит аварийный выброс в помещение всей находившейся в аппарате пыли;

q - производительность, с которой продолжается поступление пылевидных веществ в аварийный аппарат по трубопроводам до момента их отключения, кг/с;

Т - расчетное время отключения, определяемое в каждом конкретном случае, исходя из реальной обстановки. Следует принимать равным времени срабатывания системы автоматики, если вероятность ее отказа не превышает 0,000001 в год; 120 с, если вероятность отказа системы автоматики превышает 0,000001 в год; 300 с при ручном отключении;

Кп - коэффициент пыления, представляющий отношение массы взвешенной в воздухе пыли ко всей массе пыли, поступившей из аппарата в помещение. В отсутствие экспериментальных сведений о Кп допускается полагать:

- Кп = 0,5 - для пылей с дисперсностью не менее 350 мкм;

- Кп = 1,0 - для пылей с дисперсностью менее 350 мкм.

А.3.1.6. Мп рассчитывают по формуле

,                  (А.26)

где Кг - доля горючей пыли в общей массе отложений пыли;

Ку - коэффициент эффективности пылеуборки. Принимают равным 0,6 при сухой и 0,7 - при влажной (ручной) пылеуборке; при механизированной вакуумной пылеуборке для ровного пола Ку принимается равным 0,9, для пола с выбоинами (до 5 % площади) - 0,7;

М1 - масса пыли, оседающей на труднодоступных для уборки поверхностях в помещении за период времени между генеральными уборками, кг;

М2 - масса пыли, оседающей на доступных для уборки поверхностях в помещении за период времени между текущими пылеуборками, кг.

Под труднодоступными для уборки площадями подразумевают такие поверхности в производственных помещениях, очистка которых осуществляется только при генеральных пылеуборках. Доступными для уборки местами являются поверхности, пыль с которых удаляется в процессе текущих пылеуборок (ежесменно, ежесуточно и т. п.).

А.3.1.7. Mk (k = 1, 2) рассчитывают по формулам

,                        (A.27)

где

- масса пыли, выделяющаяся в объем помещения за период времени между генеральными пылеуборками, кг;

М11 ,..., М1n

- масса пыли, выделяемая соответствующей единицей пылящего оборудования за тот же период времени, кг;

- масса пыли, выделяющаяся в объем помещения за период времени между текущими пылеуборками, кг;

М21,..., М2n

- масса пыли, выделяемая соответствующей единицей пылящего оборудования за тот же период времени, кг;

А

- доля выделяющейся в объем помещения пыли, которая удаляется вытяжными вентиляционными системами. В отсутствие экспериментальных сведений об А полагают А = 0;

В1, B2

- доли выделяющейся в объем помещения пыли, оседающей соответственно на труднодоступных и доступных для уборки поверхностях помещения (В1 + B2 = 1).

При отсутствии сведений о коэффициентах В1 и B2 допускается полагать В1 = 1, B2 = = 0.

А.3.1.8. М1 и М2 могут быть определены экспериментально (или по аналогии с действующими образцами производства) в период максимальной загрузки оборудования по формуле

,                       (А.28)

где Gij, Fij - соответственно интенсивность пылеосаждения и площадь для труднодоступных (i = 1) и доступных (i = 2) участков;

j - номер участка пылеосаждения;

Тi - промежуток времени между генеральными (i = 1) и текущими (i = 2) пылеуборками.

A.3.2. Характеристики сгорания пылепаровоздушных смесей в технологическом аппарате.

А.3.2.1. Сгорание пылевоздушной смеси в аппарате может протекать как в режиме медленного, дозвукового горения, так и в режиме детонации. В подавляющем большинстве практических случаев встречается медленный (дефлаграционный) режим горения, к которому относят информацию (А.3.2.2, А.3.2.3).

А.3.2.2. Основными расчетными (в предположении достаточной стойкости корпуса аппарата к напряжениям разрыва и деформации) характеристиками взрыва пылевоздушных смесей в аппарате считают.

- рmax - максимальное давление при сгорании пылевоздушной смеси в аппарате, кПа, определяемое как наибольшее давление при сгорании, достигаемое в объеме аппарата при взрывном горении оптимальной пылевоздушной смеси;

- (dp/dt)max - максимальную скорость нарастания давления при сгорании пылевоздушной смеси в аппарате, кПа/с, определяемую как наибольший наклон зависимости давления при сгорании оптимальной пылевоздушной смеси в аппарате от времени при точечном зажигании в оптимальном месте;

- Kst - индекс взрывопожароопасности пыли, кПа/м·с; Kst = (dp/dt)max V 1/3 (V - объем аппарата, м3).

А.3.2.3. Для не слишком протяженных технологических аппаратов объемом свыше 16 л справедливы эмпирические правила, в соответствии с которыми:

pmax1 = pmax2;
Kst1 = Kst2,

(А.29)

где 1, 2 - индексы, относящиеся к двум произвольно выбранным аппаратам.

Для аппарата объемом менее 16 л расчетные значения характеристик сгорания пылевоздушных смесей (по результатам испытаний в крупномасштабной емкости) обладают достаточным запасом надежности.

А.3.2.4. Оценка расчетных значений параметров сгорания пылевоздушных смесей для протяженных аппаратов (с отношением максимального габаритного размера к минимальному порядка 5 и более), а также горения, протекающего в режиме детонации, возможна на основе экспертных заключений.

Пример.

Данные для расчета.

Рассчитать избыточное давление при сгорании полиэтиленовой пыли в помещении для следующих исходных данных: Мвз = 10 кг; Мав = 90 кг; F = 0,3; HT = 47·106 Дж/кг; Vсв = 2000 м3; Vав = 20 м3; Рв = 1,2 кг/м3; Т0 = 298 К; rст = 0,1 кг·м3.

Определяем Z по формуле (А.22)

Z = 0,5 F = 0,5·0,3 = 0,15.

Определяем М по формуле (А.23)

отсюда следует, что М = 14 кг.

Принимая Кн = 3 и подставляя исходные данные в выражение для расчетного избыточного давления при сгорании пылевоздушной смеси, получим:

 кПа.

ПРИЛОЖЕНИЕ Б

(обязательное)

МЕТОД РАСЧЕТА РАЗМЕРОВ ЗОН, ОГРАНИЧЕННЫХ НИЖНИМ КОНЦЕНТРАЦИОННЫМ ПРЕДЕЛОМ РАСПРОСТРАНЕНИЯ ПЛАМЕНИ (НКПР) ГАЗОВ И ПАРОВ.

Б.1. Метод расчета зон, ограниченных НКПР газов и паров, при аварийном поступлении горючих газов и паров ненагретых легковоспламеняющихся жидкостей в открытое пространство при неподвижной воздушной среде.

Б.1.1. Расстояния XНКПР, YНКПР и ZНКПР, м, для ГГ и ЛВЖ, ограничивающие область концентраций, превышающих НКПР, рассчитывают по формулам

для ГГ

,        (Б.1)

,                     (Б.2)

для паров ЛВЖ

,           (Б.3)

,             (Б.4)

где mг - масса поступившего в открытое пространство ГГ при аварийной ситуации, кг;

rг - плотность ГГ при расчетной температуре и атмосферном давлении, кг/м3:

тп - масса паров ЛВЖ, поступивших в открытое пространство за время полного испарения, но не более 3600 с, кг;

rп - плотность паров ЛВЖ при расчетной температуре и атмосферном давлении, кг/м3;

рн - давление насыщенных паров ЛВЖ при расчетной температуре, кПа;

К - коэффициент (К =  для ЛВЖ);

Т - продолжительность поступления паров ЛВЖ в открытое пространство, с:

СНКПР - нижний концентрационный предел распространения пламени ГГ или паров ЛВЖ, % (об.).

Б.1.2. Радиус Rб, м, и высоту Zб, м, зоны, ограниченной НКПР газов и паров, вычисляют исходя из значений XНКПР, YНКПР и ZНКПР.

При этом Rб > XНКПР, Rб > YНКПР и Zб > h + Rб для ГГ и Zб > ZНКПР для ЛВЖ (h - высота источника поступления газа от уровня земли, м).

Для ГГ геометрически зона, ограниченная НКПР газов, будет представлять цилиндр с основанием радиусом Rб и высотой h = 2Rб при Rб < h и hб = h + Rб при Rб > h, внутри которого расположен источник возможного выделения ГГ.

Для ЛВЖ геометрически зона, ограниченная НКПР паров, будет представлять цилиндр с основанием радиусом Rб и высотой h = ZНКПР при высоте источника паров ЛВЖ h < ZНКПР и hб = h + ZНКПР при h  ZНКПР.

За начало отсчета зоны, ограниченной НКПР газов и паров, принимают внешние габаритные размеры аппаратов, установок, трубопроводов и т. п.

Б.1.3. Во всех случаях значения XНКПР, YНКПР и ZНКПР должны быть не менее 0,3 м для ГГ и ЛВЖ.

Примеры.

1. Определить размеры зоны, ограниченной НКПР паров, при аварийной разгерметизации трубопровода, транспортирующего ацетон.

Данные для расчета.

Трубопровод, транспортирующий ацетон, проложен на открытом пространстве на высоте h = 0,5 м от поверхности земли. Трубопровод оснащен ручными задвижками.

Масса паров ацетона, поступивших в открытое пространство за время полного испарения, определена в соответствии с приложением И и составляет ma = 240 кг при времени испарения Т = 3600 с. Максимально возможная температура для данной климатической зоны tp = 36 °С. Плотность паров ацетона rа при tp равна 2,29 кг/м3. Нижний концентрационный предел распространения пламени паров ацетона CНКПР = 2,7 % (об.). Давление насыщенных паров ацетона рн при tp равно 48,09 кПа.

Расчет.

Расстояния XНКПР, YНКПР и ZНКПР для ацетона, ограничивающие область концентраций, превышающих НКПР, составят

Таким образом, граница зоны, ограниченной НКПР паров, по горизонтали будет проходить на расстоянии 41,43 м от обечайки трубопровода, а по вертикали - на высоте hб = ZНКПР = 1,55 м от поверхности земли.

2. Определить размеры зоны, ограниченной НКПР газов, при аварийной разгерметизации емкости с метаном на открытом пространстве.

Данные для расчета.

При разгерметизации емкости в атмосферу поступит 20 кг метана. Емкость представляет собой цилиндр с основанием радиусом 1 м и высотой ha = 10 м. Максимально возможная температура для данной климатической зоны tр = 30 °С. Плотность метана rм при tр равна 0,645 кг/м3. Нижний концентрационный предел распространения пламени метана СНКПР = 5,28 % (об.).

Расчет.

Расстояния XНКПР, YНКПР и ZНКПР для метана, ограничивающие область концентраций, превышающих НКПР, составят

м,

м.

Таким образом, для расчетной аварии емкости с метаном геометрически зона, ограниченная НКПР газов, будет представлять цилиндр с основанием радиусом Rб = 26,18 м и высотой hб = ha + Rб = 10 + 26,18 = 36,18 м. За начало зоны, ограниченной НКПР газов, принимают внешние габаритные размеры емкости.

Б.2. Метод расчета размеров зон, ограниченных НКПР газов и паров, при аварийном поступлении горючих газов и паров ненагретых легковоспламеняющихся жидкостей в помещение.

Нижеприведенные расчетные формулы применяют для случая  [СНКПР - нижний концентрационный предел распространения пламени горючего газа или пара, % (об.)] и помещений в форме прямоугольного параллелепипеда с отношением длины к ширине не более 5.

Б.2.1. Расстояния XНКПР, YНКПР и ZНКПР рассчитывают по формулам

,   (Б.5)

,   (Б.6)

,  (Б.7)

где К1 - коэффициент, принимаемый равным 1,1314 для горючих газов и 1,1958 для легковоспламеняющихся жидкостей;

К2 - коэффициент, равный 1 для горючих газов;

 для легковоспламеняющихся жидкостей;

K3 - коэффициент, принимаемый равным 0,0253 для горючих газов при отсутствии подвижности воздушной среды; 0,02828 для горючих газов при подвижности воздушной среды; 0,04714 для легковоспламеняющихся жидкостей при отсутствии подвижности воздушной среды и 0,3536 для легковоспламеняющихся жидкостей при подвижности воздушной среды;

h - высота помещения, м.

d, l, b и С0 приведены в А.2.3.

При отрицательных значениях логарифмов расстояния XНКПР, YНКПР и ZНКПР принимают равными 0.

Б.2.2. Радиус Rб и высоту Zб, м, зоны, ограниченной НКПР газов и паров, вычисляют исходя из значений XНКПР, YНКПР и ZНКПР для заданного уровня значимости Q.

При этом Rб > XНКПР, Rб > YНКПР и Zб > h + Rб для ГГ и Zб > ZНКПР для ЛВЖ (h - высота источника поступления газа от пола помещения для ГГ тяжелее воздуха и от потолка помещения для ГГ легче воздуха, м).

Для ГГ геометрически зона, ограниченная НКПР газов, будет представлять цилиндр с основанием радиусом Rб и высотой hб = 2Rб при Rб  h и hб = h + Rб при Rб > h, внутри которого расположен источник возможного выделения ГГ. Для ЛВЖ геометрически зона, ограниченная НКПР паров, будет представлять цилиндр с основанием радиусом Rб и высотой Zб = ZНКПР при высоте источника паров ЛВЖ h < ZНКПР и Zб = h + ZНКПР при h  ZНКПР. За начало отсчета принимают внешние габаритные размеры аппаратов, установок, трубопроводов и т. п.

Б.2.3. Во всех случаях значения расстояний XНКПР, YНКПР и ZНКПР должны быть не менее 0,3 м для ГГ и ЛВЖ.

Примеры.

1. Определить размеры зоны, ограниченной НКПР паров, образующейся при аварийной разгерметизации аппарата с ацетоном, при работающей и неработающей общеобменной вентиляции.

Данные для расчета.

В центре помещения размером 40х40 м и высотой h = 3 м установлен аппарат с ацетоном. Аппарат представляет собой цилиндр с основанием диаметром dа = 0,5 м и высотой ha = 1 м, в котором содержится 25 кг ацетона. Расчетная температура в помещении tp = 30 °С. Плотность паров ацетона rа при tp равна 2,33 кг/м3. Давление насыщенных паров ацетона pн при tр равно 37,73 кПа. Нижний концентрационный предел распространения пламени СНКПР = 2,7 % (об.). В результате разгерметизации аппарата в помещение поступит 25 кг паров ацетона за время испарения Т = 208 с. При работающей общеобменной вентиляции подвижность воздушной среды в помещении u = 0,1 м/с.

Расчет.

Допустимые значения отклонений концентраций d при уровне значимости Q = 0,05 будут равны: 1,27 - при работающей вентиляции; 1,25 - при неработающей вентиляции (u = 0).

Предэкспоненциальный множитель С0 будет равен:

при работающей вентиляции

 % (об.),

 % (об.),

 м3;

при неработающей вентиляции

 % (об.).

Расстояния XНКПР, YНКПР и ZНКПР составят:

при работающей вентиляции

 м,

 м,

 м;

при неработающей вентиляции

 м,

 м,

 м.

Таким образом, для ацетона геометрически зона, ограниченная НКПР паров, будет представлять собой цилиндр с основанием радиусом Rб и высотой Zб = ha + ZНКПР, так как ha > ZНКПР;

при работающей вентиляции

Zб = 1 + 0,2 = 1,2 м, Rб = 9,01 м;

при неработающей вентиляции

Zб = 1 + 0,03 = 1,03 м, Rб = 10,56 м.

За начало отсчета принимают внешние габаритные размеры аппарата.

2. Определить размеры зоны, ограниченной НКПР газов, образующейся при аварийной разгерметизации газового баллона с метаном, при работающей и неработающей вентиляции.

Данные для расчета.

На полу помещения размером 13´13 м и высотой Hп = 3 м находится баллон с 0,28 кг метана. Газовый баллон имеет высоту hб = 1,5 м. Расчетная температура в помещении tр = 30 °С. Плотность метана rм при tр равна 0,645 кг/м3. Нижний концентрационный предел распространения пламени метана СНКПР = 5,28 % (об.). При работающей общеобменной вентиляции подвижность воздушной среды в помещении u = 0,1 м/с.

Расчет.

Допустимые отклонения концентраций при уровне значимости Q = 0,05 будут равны: 1,37 при работающей вентиляции; 1,38 при неработающей вентиляции (u = 0).

Предэкспоненциальный множитель С0 будет равен:

при работающей вентиляции

 % (об.);

при неработающей вентиляции

 % (об.).

Расстояния XНКПР, YНКПР и ZНКПР составят:

при работающей вентиляции

,

,

,

следовательно XНКПР = YНКПР = ZНКПР = 0;

при неработающей вентиляции

м,

 м,

 м.

Таким образом, для метана при неработающей вентиляции геометрически зона, ограниченная НКПР газов, будет представлять собой цилиндр с основанием радиусом Rб = 3,34 м и высотой hб = h + Rб =3 + 3,34 = 6,34 м. Ввиду того, что hб расчетное больше высоты помещения hп = 3 м, за высоту зоны, ограниченной НКПР газов, принимаем высоту помещения hб = 3 м.

ПРИЛОЖЕНИЕ В

(рекомендуемое)

МЕТОД РАСЧЕТА ИНТЕНСИВНОСТИ ТЕПЛОВОГО ИЗЛУЧЕНИЯ ПРИ ПОЖАРАХ ПРОЛИВОВ ЛВЖ И ГЖ.

B.1. Интенсивность теплового излучения q, кВт/м2, рассчитывают по формуле

q = Ef Fq t,                         (B.1)

где Ef - среднеповерхностная плотность теплового излучения пламени, кВт/м2;

Fq - угловой коэффициент облученности;

t - коэффициент пропускания атмосферы.

В.2. Ef принимают на основе имеющихся экспериментальных данных. Для некоторых жидких углеводородных топлив указанные данные приведены в таблице B.1.

Таблица B.1

Среднеповерхностная плотность теплового излучения пламени в зависимости от диаметра очага и удельная массовая скорость выгорания для некоторых жидких углеводородных топлив.

Топливо

Еf, кВт/м2, при d,

т, кг/(м2 с)

10

20

30

40

50

 

СПГ (метан)

220

180

150

130

120

0.08

СУГ (пропан-бутан)

80

63

50

43

40

0,1

Бензин

60

47

35

28

25

0,06

Дизельное топливо

40

32

25

21

18

0,04

Нефть

25

19

15

12

10

0,04

Примечание - Для диаметров очага менее 10 м или более 50 м следует принимать Ef такой же, как и для очагов диаметром 10 м и 50 м соответственно.

При отсутствии данных допускается Ef принимать равной 100 кВт/м2 для СУГ, 40 кВт/м2 для нефтепродуктов.

В.3. Рассчитывают эффективный диаметр пролива d, м, по формуле

,                          (В.2)

где S - площадь пролива, м2.

В.4. Рассчитывают высоту пламени Н, м, по формуле

,              (В.3)

где т - удельная массовая скорость выгорания топлива, кг/(м2·с);

rв - плотность окружающего воздуха, кг/м3;

g - ускорение свободного падения, равное 9,81 м/с2.

В.5. Определяют угловой коэффициент облученности Fq по формуле

,                (В.4)

где , (В.5)

где ,                                             (В.6)

S1 = 2r/d (r - расстояние от геометрического центра пролива до облучаемого объекта),          (В.7)

h = 2H/d;                                        (B.8)

,   (В.9)

B = (1 + S2)/(2S).                            (В.10)

В.6. Определяют коэффициент пропускания атмосферы t по формуле

t = exp [-7,0·10-4 (r - 0,5d)].          (В.11)

Пример - Расчет теплового излучения от пожара пролива бензина площадью 300 м2 на расстоянии 40 м от центра пролива.

Расчет.

Определяем эффективный диаметр пролива d по формуле (В.2)

 м.

Находим высоту пламени по формуле (В.З), принимая

т = 0,06 кг/(м2·с), g = 9,81 м/с2 и rв = 1,2 кг/м3:

 м.

Находим угловой коэффициент облученности Fq по формулам (В.4) - (В.10), принимая r = 40 м:

h = 2 · 26,5/19,5 = 2,72,

S1 = 2 · 40/19,5 = 4,10,

A = (2,722 + 4,102 + 1)/(2 · 4,1) = 3,08,

B = (1 + 4,12)/(2 · 4,1) = 2,17,

.

Определяем коэффициент пропускания атмосферы t по формуле (В.11)

t = exp [-7,0·10-4 (40 - 0,5 · 19,5)] = 0,979.

Находим интенсивность теплового излучения q по формуле (B.1), принимая Еf = 47 кВт/м2 в соответствии с таблицей B.1:

q = 47 · 0,0324 · 0,979 = 1,5 кВт/м2.

ПРИЛОЖЕНИЕ Г

(рекомендуемое)

МЕТОД РАСЧЕТА РАЗМЕРОВ ЗОН РАСПРОСТРАНЕНИЯ ОБЛАКА ГОРЮЧИХ ГАЗОВ И ПАРОВ ПРИ АВАРИИ.

Г.1. Сущность метода.

В настоящем приложении установлен порядок расчета изменения во времени концентрации газа в облаке при мгновенном выбросе и непрерывном истечении сжиженного углеводородного газа (СУГ), плотность которого больше плотности воздуха.

Г.1.1. Мгновенный выброс СУГ.

Г.1.1.1. Мгновенный выброс СУГ может происходить при повреждении резервуара или иного аппарата, в котором СУГ находится под давлением.

За счет внутренней энергии СУГ его массовая доля d мгновенно испаряется, образуя с капельками жидкости облако аэрозоля. За счет больших скоростей вихревых потоков происходит быстрое вовлечение в облако воздуха и быстрое испарение оставшейся части СУГ.

Массу воздуха Ма0, кг, мгновенно вовлекающуюся в облако для такого испарения, рассчитывают по формуле

,  (Г.1)

где Мg - масса выброшенного СУГ, кг;

Сp.a - удельная теплоемкость воздуха, Дж/(кг·К);

Lg - удельная теплота парообразования СУГ, Дж/кг;

Ta - температура окружающего воздуха. К;

Tg - температура кипения СУГ при атмосферном давлении. К;

Хw - массовая доля водяных паров в воздухе;

Lw - удельная теплота парообразования воды, Дж/кг.

d определяют из соотношения

,              (Г.2)

где Сp.g - удельная теплоемкость СУГ, Дж/(кг·К).

Г.1.1.2. Принимают, что образовавшееся облако дрейфует по ветру со скоростью vd = 0,6vв (vв - скорость ветра) и имеет в начальный момент форму цилиндра, высота которого равна его радиусу. С течением времени высота облака уменьшается, а радиус растет.

Изменение во времени радиуса, высоты облака и концентрации газа в нем в этой фазе (называемой фазой падения) определяется путем решения методом Рунге-Кутта (реализованным в виде стандартной программы на ЭВМ) системы обыкновенных дифференциальных уравнений:

,

,

,      (Г.3)

где Ма - масса воздуха в облаке, кг;

rа - плотность воздуха, кг/м3;

r - радиус облака, м;

а1, а2, а3, а4 - коэффициенты (а1 = 0,7, а2 = 0,5, а4 = 1,07, а3 = 0,3 для классов устойчивости А - В (классы устойчивости даны по Паскуиллу, таблица Г.1); 0,24 - для С - В; 0,16 - для E - F);

Ri - число Ричардсона, определяемое из соотношения ;

h - высота облака, м;

Т - температура облака, К;

Тgr - температура земной поверхности, К;

rg.a - плотность паровоздушного облака, кг/м3.

Таблица Г.1

Классы устойчивости атмосферы по Паскуиллу.

Класс по Паскуиллу

Типичная скорость ветра, м/с

Описание погоды

Вертикальный градиент температуры, К/м

А

1

Безоблачно

>>> 0,01

В

2

Солнечно и тепло

>> 0,01

С

5

Переменная облачность в течение дня

> 0,01

D

5

Облачный день или облачная ночь

» 0,01

Е

3

Переменная облачность в течение ночи

< 0,01

F

2

Ясная ночь

Инверсия (отрицательный градиент)

Решением системы вышеуказанных уравнений являются зависимости Ма = Mа(t), Т = T(t), r = r(t).

Для решения системы уравнений необходимы дополнительные соотношения

rg.a = (Мa + Мg)/(Мa/ra + Мg/rg)(Тa/Т).     (Г.4)

В качестве критерия окончания фазы падения принимают выполнение условия:

(rg.a - ra)/ ra < 10-3.                        (Г.5)

Зависимость h = h(t) находим из соотношения

.    (Г.6)

Г.1.1.3. Когда плотность паровоздушного облака незначительно отличается от плотности воздуха (т. е. после окончания фазы падения), его движение определяется как фаза пассивной дисперсии и описывается процессами турбулентной диффузии.

Концентрацию газа в точке с координатами , у, z) в фазе пассивной дисперсии определяют из формулы

,        (Г.7)

где sy, sz - среднеквадратичные отклонения, зависящие от величины хcх0;

хc - координата центра облака в направлении ветра, м;

x0 - координата точки окончания фазы падения, м;

sycх0); sz(хcх0) зависят от класса устойчивости по Паскуиллу.

При хc = х0 принимается sy 0 = r/2,14, sz 0 = h/2,14;

при .

Г.1.2. Непрерывное истечение СУГ.

Для описания непрерывного истечения СУГ из резервуаров или иных аппаратов предполагается, что результирующая концентрация газа в паровоздушном облаке является суммой концентраций от отдельных элементарных газовых объемов и рассчитывается по формуле

,    (Г.8)

где Qj = тtj - масса СУГ в j-м элементарном объеме, кг;

т - массовая скорость истечения СУГ, кг/с;

хj - координата центра j-го элементарного объема, м;

 - среднеквадратичные отклонения распределения концентраций в j-м элементарном объеме, м

 определяют аналогично sy, sz в Г.1.1.3.

Пример - Расчет динамики паровоздушного облака в открытом пространстве.

Для расчета динамики паровоздушного облака (движения в пространстве границы облака, определяемой НКПВ) принимается, что в некоторый момент времени t0 начинается истечение пропана с массовой скоростью 1,3 кг/с, скорость ветра составляет 1 м/с, градиент температуры составляет 0,667 К/м.

Процедура расчета, реализованная на ПЭВМ, представлена на блок-схеме (рисунок Г.1). Результаты расчета границы облака для двух значений времени t0 + 10 с и t0 + 300 с представлены на рисунке Г.2.

Рисунок Г.1.

Алгоритм расчета параметров паровоздушного облака.

 

t0 - время начала истечения.

Рисунок Г.2.

Границы паровоздушного облака по НКПВ на различные моменты времени от начала истечения.

ПРИЛОЖЕНИЕ Д

(рекомендуемое)

МЕТОД РАСЧЕТА ИНТЕНСИВНОСТИ ТЕПЛОВОГО ИЗЛУЧЕНИЯ И ВРЕМЕНИ СУЩЕСТВОВАНИЯ «ОГНЕННОГО ШАРА».

Д.1. Расчет интенсивности теплового излучения «огненного шара» q, кВт/м2, проводят по формуле

,                       (Д.1)

где Ef - среднеповерхностная плотность теплового излучения пламени, кВт/м2;

Fq - угловой коэффициент облученности;

t - коэффициент пропускания атмосферы.

Д.2. Ef определяют на основе имеющихся экспериментальных данных. Допускается принимать Ef равным 450 кВт/м2.

Д.3. Fq рассчитывают по формуле

,     (Д.2)

где Н - высота центра «огненного шара», м;

Ds - эффективный диаметр «огненного шара», м;

r - расстояние от облучаемого объекта до точки на поверхности земли непосредственно под центром «огненного шара», м.

Д.4. Эффективный диаметр «огненного шара» Ds рассчитывают по формуле

Ds = 5,33 т0.327,                  (Д.3)

где т - масса горючего вещества, кг.

Д.5. H определяют в ходе специальных исследований. Допускается принимать H равной Ds/2.

Д.6. Время существования «огненного шара» ts, с, рассчитывают по формуле

ts = 0,92 m0,303.                   (Д.4)

Д.7. Коэффициент пропускания атмосферы t рассчитывают по формуле

.    (Д.5)

Пример - Определить время существования «огненного шара» и интенсивность теплового излучения от него на расстоянии 500 м при разрыве сферической емкости с пропаном объемом 600 м3 в очаге пожара.

Данные для расчета.

Объем сферической емкости 600 м3. Плотность жидкой фазы 530 кг/м3. Степень заполнения резервуара жидкой фазы 80 %. Расстояние от облучаемого объекта до точки на поверхности земли непосредственно под центром «огненного шара» 500 м.

Расчет.

Находим массу горючего т в «огненном шаре» по формуле

т = V r a = 600 · 530 · 0,8 = 2,54·105 кг,

где V - объем резервуара, м3 (V = 600 м3);

r - плотность жидкой фазы, кг/м3 (r = 530 кг/м3);

a - степень заполнения резервуара (a = 0,8). По формуле (Д.3) определяем эффективный диаметр «огненного шара» Ds

Ds = 5,33 (2,54·105)0,327 = 312 м.

По формуле (Д.2), принимая Н = Ds/2 = 156 м, находим угловой коэффициент облученности Fq

.

По формуле (Д.5) находим коэффициент пропускания атмосферы t:

.

По формуле (Д.1), принимая Ef = 450 кВт/м2, находим интенсивность теплового излучения q

q = 450 · 0,037 · 0,77 = 12,9 кВт/м2.

По формуле (Д.4) определяем время существования «огненного шара» ts

ts = 0,92 · (2,54 · 105)0,303 = 40 с.

ПРИЛОЖЕНИЕ Е

(рекомендуемое)

МЕТОД РАСЧЕТА ПАРАМЕТРОВ ВОЛНЫ ДАВЛЕНИЯ ПРИ СГОРАНИИ ГАЗОПАРОВОЗДУШНЫХ СМЕСЕЙ В ОТКРЫТОМ ПРОСТРАНСТВЕ.

Е.1. Исходя из рассматриваемого сценария аварии, определяют массу т, кг, горючих газов и (или) паров, вышедших в атмосферу из технологического аппарата (приложение А).

Е.2. Избыточное давление Dр, кПа, развиваемое при сгорании газопаровоздушных смесей, рассчитывают по формуле

,       (Е.1)

где p0 - атмосферное давление, кПа (допускается принимать равным 101 кПа);

r - расстояние от геометрического центра газопаровоздушного облака, м;

mпр - приведенная масса газа или пара, кг, рассчитанная по формуле

,                                          (Е.2)

где Qсг - удельная теплота сгорания газа или пара, Дж/кг;

Z - коэффициент участия, который допускается принимать равным 0,1;

Q0 - константа, равная 4,52·106 Дж/кг;

mг,п - масса горючих газов и (или) паров, поступивших в результате аварии в окружающее пространство, кг.

Е.3. Импульс волны давления i, Па·с, рассчитывают по формуле

.                              (E.3)

Пример - Рассчитать избыточное давление и импульс волны давления при выходе в атмосферу пропана, хранящегося в сферической емкости объемом 600 м3, на расстоянии 500 м от нее.

Данные для расчета.

Объем емкости 600 м3. Температура 20 °С. Плотность сжиженного пропана 530 кг/м3. Степень заполнения емкости 80 % (по объему). Удельная теплота сгорания пропана 4,6·107 Дж/кг. Принимается, что в течение времени, необходимого для выхода сжиженного газа из емкости, весь пропан испаряется.

Расчет.

Находим приведенную массу mпр по формуле (Е.2):

mпр = 4,6·107/4,52·106 (0,8 · 530 · 600) · 0,1 = 2,59·105 кг.

Находим избыточное давление Dр по формуле (E.1):

Dр = 101 [0,8 (2,59·105)0,33/500 + 3 (2,59·105)0,66/5002 + 5 (2,59·105)/5003] = 16,2 кПа.

Находим импульс волны давления i по формуле (Е.З):

i = 123 (2,59·105)0,66/500 = 1000 Па·с.

ПРИЛОЖЕНИЕ Ж

(рекомендуемое)

МЕТОД РАСЧЕТА ПАРАМЕТРОВ ВОЛНЫ ДАВЛЕНИЯ ПРИ ВЗРЫВЕ РЕЗЕРВУАРА С ПЕРЕГРЕТОЙ ЖИДКОСТЬЮ ИЛИ СЖИЖЕННЫМ ГАЗОМ ПРИ ВОЗДЕЙСТВИИ НА НЕГО ОЧАГА ПОЖАРА.

Ж.1. При попадании замкнутого резервуара со сжиженным газом или жидкостью в очаг пожара может происходить нагрев содержимого резервуара до температуры, существенно превышающей нормальную температуру кипения, с соответствующим повышением давления. За счет нагрева несмоченных стенок сосуда уменьшается предел прочности их материала, в результате чего при определенных условиях оказывается возможным разрыв резервуара с возникновением волн давления и образованием «огненного шара». Расчет параметров «огненного шара» изложен в приложении Д. Порядок расчета параметров волн давления изложен ниже. Разрыв резервуара в очаге пожара с образованием волн давления получил название BLEVE (Boiling Liquid Expanding Vapour Explosion - взрыв расширяющихся паров вскипающей жидкости).

Ж.2. Возможность возникновения BLEVE для конкретного вещества, хранящегося в замкнутой емкости, определяют следующим образом.

Ж.2.1. Рассчитывают d по формуле

,         (Ж.1)

где Ср - удельная теплоемкость жидкой фазы, Дж/кг;

Т - температура жидкой фазы, соответствующая температуре насыщенного пара при давлении срабатывания предохранительного клапана, К;

Ткип - температура кипения вещества при нормальном давлении, К;

L - удельная теплота испарения при нормальной температуре кипения Ткип, Дж/кг.

Ж.2.2. Если d < 0,35, BLEVE не происходит. При d  0,35 вероятность возникновения данного явления велика.

Ж.3. Параметрами волны давления, образующейся при BLEVE, являются избыточное давление в положительной фазе волны Dр и безразмерный импульс положительной фазы волны i.

Dр, кПа, и i, Па·с, рассчитывают по формулам:

,        (Ж.2)

        (Ж.3)

где р0 - атмосферное давление, кПа (допускается принимать равным 101 кПа);

r - расстояние до разрушающегося технологического оборудования, м;

mпр - приведенная масса, кг, рассчитанная по формуле

mпр = Еиэ /Q0,                      (Ж.4)

где Еиэ - энергия, выделяющаяся при изоэнтропическом расширении среды, находящейся в резервуаре, Дж;

Q0 - константа, равная 4,52·106 Дж/кг.

Ж.4. Еиэ, Дж, рассчитывают по формуле

Еиэ = Сэфф m (TTкип),      (Ж.5)

где т - масса вещества в резервуаре, кг;

Сэфф - константа, равная 500 Дж/(кг·К);

Т - температура вещества в резервуаре в момент его взрыва, К;

Ткип -температура кипения вещества при атмосферном давлении, К.

При наличии в резервуаре предохранительного клапана Т, К, допускается рассчитывать по формуле

,        (Ж.6)

где А, В, Cа - константы Антуана вещества;

рк - давление срабатывания предохранительного клапана, кПа.

Константа А должна соответствовать давлению, выраженному в килопаскалях.

Пример - Расчет параметров ударной волны при BLEVE.

Данные для расчета.

Рассчитать параметры положительной фазы волны давления на расстоянии 750 м от эпицентра аварии, связанной с развитием BLEVE на железнодорожной цистерне вместимостью 50 м3 с 10 т жидкого пропана. Цистерна имеет предохранительный клапан на давление срабатывания 2,0 МПа.

Расчет.

Энергию, выделившуюся при расширении среды в резервуаре, рассчитывают по формуле (Ж.5).

Еиэ = Сэфф m (TTкип),

где т = 4·104 кг - масса пропана в цистерне;

Сэфф - константа, равная 500 Дж/(кг·К);

Ткип = -43 + 273 = 230 К - температура кипения пропана при постоянном давлении.

Т, К, находим по формуле (Ж.6)

,

где рк = 2,000 кПа, А = 5,949, В = 812,648, Са = 247,55.

Отсюда

Получим Еиэ

Еиэ = 4·104 (332 - 230) 500 = 2,06·109 Дж.

Находим приведенную массу тпр, кг, по формуле (Ж.4)

тпр = 2,06·109/(4,52·106) = 456 кг.

Вычислим Dр и i по формулам (Ж.2) и (Ж.З)

Dр = 101 (0,8 · 456033/750 + 3 · 4560,66/7502 + 5 · 4563/750) = 0,86 кПа,

i = 123 · 4560,66/750 = 9,7 Па·с.

ПРИЛОЖЕНИЕ И

(рекомендуемое)

МЕТОД РАСЧЕТА ПАРАМЕТРОВ ИСПАРЕНИЯ ГОРЮЧИХ НЕНАГРЕТЫХ ЖИДКОСТЕЙ И СЖИЖЕННЫХ УГЛЕВОДОРОДНЫХ ГАЗОВ.

И.1. Интенсивность испарения W, кг/(с·м2), определяют по справочным и экспериментальным данным. Для ненагретых выше температуры окружающей среды ЛВЖ, при отсутствии данных допускается рассчитывать W по формуле 1)

,        (И.1)

___________

1) Формула применима при температуре подстилающей поверхности от минус 50 до плюс 40 °С.

 

где h - коэффициент, принимаемый по таблице И.1 в зависимости от скорости и температуры воздушного потока над поверхностью испарения;

М - молярная масса, г/моль;

рн - давление насыщенного пара при расчетной температуре жидкости tp, определяемое по справочным данным, кПа.

Таблица И.1

Скорость воздушного потока в помещении, м/с

Значение коэффициента h при температуре t, °С, воздуха в помещении

10

15

20

30

35

0,0

1,0

1,0

1,0

1,0

1,0

0,1

3,0

2,6

2,4

1,8

1,6

0,2

4,6

3,8

3,5

2,4

2,3

0,5

6,6

5,7

5,4

3,6

3,2

1,0

10,0

8,7

7,7

5,6

4,6

И.2. Для сжиженных углеводородных газов (СУГ) при отсутствии данных допускается рассчитывать удельную массу паров испарившегося СУГ mСУГ, кг/м2, по формуле 1)

_____________

1) Формула применима при температуре подстилающей поверхности от минус 50 до плюс 40 °С.

,        (И.2)

где М - молярная масса СУГ, кг/моль;

Lисп - мольная теплота испарения СУГ при начальной температуре СУГ Тж, Дж/моль;

Т0 - начальная температура материала, на поверхность которого разливается СУГ, соответствующая расчетной температуре tр, К;

Тж - начальная температура СУГ, К;

lтв - коэффициент теплопроводности материала, на поверхность которого разливается СУГ, Вт/(м·К);

а - эффективный коэффициент температуропроводности материала, на поверхность которого разливается СУГ, равный 8,4·10-8 м2/с;

t - текущее время, с, принимаемое равным времени полного испарения СУГ, но не более 3600 с;

Re =  - число Рейнольдса (v - скорость воздушного потока, м/с; d - характерный размер пролива СУГ, м; uв - кинематическая вязкость воздуха при расчетной температуре tp, м2/с);

lв - коэффициент теплопроводности воздуха при расчетной температуре tp, Вт/(м·К).

Примеры - Расчет параметров испарения горючих ненагретых жидкостей и сжиженных углеводородных газов.

1. Определить массу паров ацетона, поступающих в объем помещения в результате аварийной разгерметизации аппарата.

Данные для расчета.

В помещении с площадью пола 50 м2 установлен аппарат с ацетоном максимальным объемом Vап = 3 м3. Ацетон поступает в аппарат самотеком по трубопроводу диаметром d = 0,05 м с расходом q, равным 2·10-3 м3/с. Длина участка напорного трубопровода от емкости до ручной задвижки L1 = 2 м. Длина участка отводящего трубопровода диаметром d = 0,05 м от емкости до ручной задвижки L2 равна 1 м. Скорость воздушного потока u в помещении при работающей общеобменной вентиляции равна 0,2 м/с. Температура воздуха в помещении tp =20 °С. Плотность r ацетона при данной температуре равна 792 кг/м3. Давление насыщенных паров ацетона при tp равно 24,54 кПа.

Расчет.

Объем ацетона, вышедшего из напорного трубопровода, Vн.т составляет

,

где t - расчетное время отключения трубопровода, равное 300 с (при ручном отключении).

Объем ацетона, вышедшего из отводящего трубопровода Vот составляет

Объем ацетона, поступившего в помещение

Исходя из того, что 1 л ацетона разливается на 1 м2 площади пола, расчетная площадь испарения Sр = 3600 м2 ацетона превысит площадь пола помещения. Следовательно, за площадь испарения ацетона принимается площадь пола помещения, равная 50 м2.

Интенсивность испарения равна:

Масса паров ацетона, образующихся при аварийной разгерметизации аппарата т, кг, будет равна

т = 0,655·10-3 · 50 · 3600 = 117,9 кг.

2. Определить массу газообразного этилена, образующегося при испарении пролива сжиженного этилена в условиях аварийной разгерметизации резервуара.

Данные для расчета.

Изотермический резервуар сжиженного этилена объемом Vи.р.э = 10000 м3 установлен в бетонном обваловании свободной площадью Sоб = 5184 м2 и высотой отбортовки Ноб = 2,2 м. Степень заполнения резервуара a = 0,95.

Ввод трубопровода подачи сжиженного этилена в резервуар выполнен сверху, а вывод отводящего трубопровода снизу.

Диаметр отводящего трубопровода dтp = 0,25 м. Длина участка трубопровода от резервуара до автоматической задвижки, вероятность отказа которой превышает 10-6 в год и не обеспечено резервирование ее элементов, L = 1 м. Максимальный расход сжиженного этилена в режиме выдачи Gж.э = 3,1944 кг/с. Плотность сжиженного этилена rж.э при температуре эксплуатации Тэк = 169,5 К равна 568 кг/м3. Плотность газообразного этилена rг.э при Тэк равна 2,0204 кг/м3. Молярная масса сжиженного этилена Мж.э = 28·10-3 кг/моль. Мольная теплота испарения сжиженного этилена Lисп при Тэк равна 1,344·104 Дж/моль. Температура бетона равна максимально возможной температуре воздуха в соответствующей климатической зоне Tб = 309 К. Коэффициент теплопроводности бетона lб = 1,5 Вт/(м·К). Коэффициент температуропроводности бетона а = 8,4·10-8 м2/с. Минимальная скорость воздушного потока umin = 0 м/с, а максимальная для данной климатической зоны umax = 5 м/с. Кинематическая вязкость воздуха vв при расчетной температуре воздуха для данной климатической зоны tp = 36 °С равна 1,64·10-5 м2/с. Коэффициент теплопроводности воздуха lв при tp равен 2,74·10-2 Вт/(м·К).

Расчет.

При разрушении изотермического резервуара объем сжиженного этилена составит

Свободный объем обвалования Vоб = 5184 · 2,2 = 11404,8 м3.

Ввиду того, что Vж.э < Vоб примем за площадь испарения Sисп свободную площадь обвалования Sоб, равную 5184 м2.

Тогда массу испарившегося этилена ти.э с площади пролива при скорости воздушного потока v = 5 м/с рассчитывают по формуле (И.2)

Масса ти.э при u = 0 м/с составит 528039 кг.

ПРИЛОЖЕНИЕ К

(рекомендуемое)

МЕТОДЫ РАСЧЕТА ТЕМПЕРАТУРНОГО РЕЖИМА ПОЖАРА В ПОМЕЩЕНИЯХ ЗДАНИЙ РАЗЛИЧНОГО НАЗНАЧЕНИЯ.

К.1. Условные обозначения:

V - объем помещения, м3;

S - площадь пола помещения, м2;

Аi - площадь i-го проема помещения, м2;

hi - высота i-го проема помещения, м;

А =  - суммарная площадь проемов помещения, м2;

 - приведенная высота проемов помещения, м;

П - проемность помещения, рассчитывается по формуле (K.1) или (К.2), м0,5;

Рi - общее количество пожарной нагрузки i-го компонента твердых горючих и трудногорючих материалов, кг;

q - количество пожарной нагрузки, отнесенное к площади пола, кг/м;

qкр.к - удельное критическое количество пожарной нагрузки, кг/м2;

qk - количество пожарной нагрузки, отнесенное к площади тепловоспринимающих поверхностей помещения, кг/м2;

Пср - средняя скорость выгорания древесины, кг/(м2 мин);

 - средняя скорость выгорания i-го компонента твердого горючего или трудногорючего материала, кг/(м2·мин);

 - низшая теплота сгорания древесины, МДж/кг;

 - низшая теплота сгорания i-го компонента материала пожарной нагрузки, МДж/кг;

eф - степень черноты факела;

Т0 - температура окружающего воздуха, К;

Tw - температура поверхности конструкции, К;

t - текущее время развития пожара, мин;

tн.с.п  - минимальная продолжительность начальной стадии пожара, мин;

 - предельная продолжительность локального пожара при горении ЛВЖ и ГЖ, мин.

К.2 Определение интегральных теплотехнических параметров объемного свободно развивающегося пожара в помещении.

К.2.1 Определение вида возможного пожара в помещении.

Вычисляется объем помещения V.

Рассчитывают проемность помещений П, м0,5, объемом V  10 м3

,                (К.1)

для помещений с V > 10 м3

,             (K.2)

Из справочной литературы выбирают количество воздуха, необходимое для сгорания 1 кг материала i-й пожарной нагрузки V0i, нм3/кг.

Рассчитывают количество воздуха, необходимое для сгорания 1 кг материала пожарной нагрузки

,                   (К.3)

Определяют удельное критическое количество пожарной нагрузки qкр.к, кг/м2, для кубического помещения объемом V, равным объему исследуемого помещения

,          (К.4)

Вычисляют удельное значение пожарной нагрузки qk, кг/м2, для исследуемого помещения

,                        (К.5)

где S - площадь пола помещения, равная V0,667.

Сравнивают значения qk и qкр.к. Если qk < qкр.к, то в помещении будет пожар, регулируемый нагрузкой (ПРН); если qk  qкр.к, ,то в помещении будет пожар, регулируемый вентиляцией (ПРВ).

К.2.2. Расчет среднеобъемной температуры.

Определяют максимальную среднеобъемную температуру Тmax

для ПРН

;       (К.6)

для ПРВ в интервале 0,15  tп  1,22 ч с точностью до 8 % Тmax = 1000 °С и с точностью до 5 %

,     (K.7)

где tп - характерная продолжительность объемного пожара, ч, рассчитываемая по формуле

,        (К.8)

где nср - средняя скорость выгорания древесины, кг/(м2·мин);

пi - средняя скорость выгорания i-го компонента твердого горючего или трудногорючего материала, кг/(м2·мин).

Вычисляют время достижения максимального значения среднеобъемной температуры tmax, мин

для ПРН

;              (К.9)

для ПРВ

,

где tп - рассчитывают по формуле (К.8).

Определяют изменение среднеобъемной температуры при объемном свободно развивающемся пожаре

,     (К.10)

где Т0 - начальная среднеобъемная температура, °С;

t - текущее время, мин.

К.2.3. Расчет средней температуры поверхности перекрытия.

Определяют значение максимальной усредненной температуры поверхности перекрытия , °С

для ПРН

;                   (К.11)

для ПРВ с точностью до 8,5 %  = 980 °С, с точностью до 5 %

.                   (К.12)

Вычисляют время достижения максимального значения усредненной температуры поверхности перекрытия tmax, мин для ПРН

;           (K.13)

для ПРВ с точностью до 10 %

.

Определяют изменение средней температуры поверхности перекрытия

,    (К.14)

где  - начальная средняя температура поверхности перекрытия.

К.2.4. Расчет средней температуры поверхности стен.

Определяют максимальную усредненную температуру поверхности стен

для ПРН

,                  (К.15)

для ПРВ при 0,15  tп < 0,8 ч с точностью до 10 %

,      (К 16)

При 0,8 < tп  1,22 ч максимальное усредненное значение температуры поверхности стены с точностью до 3,5 % составляет 850 °С.

Вычисляют время достижения максимального значения усредненной температуры поверхности стен tmax, мин

для ПРН

;           (К.17)

для ПРВ

Определяют изменение средней температуры стен

,      (К.18)

где  - начальная средняя температура поверхности стен.

К.2.5. Расчет плотности эффективного теплового потока в конструкции стен и перекрытия (покрытия).

Определяют максимальную усредненную плотность эффективного теплового потока в строительные конструкции , кВт/м2:

а) при ПРН:

для конструкций стен

;               (К.19)

для конструкций перекрытия

;            (К.20)

б) при ПРВ:

для конструкций стен при 0,8 > tп > 0,15 ч

;            (K.21)

при 1,22  tп  0,8 ч

 = 15 кВт/м2;

для конструкций перекрытий (покрытий) при 0,8 > tп > 0,15 ч

;            (К.22)

при 1,22  tп  0,8 ч

 = 17,3 кВт/м2.

Вычисляют время достижения максимальной усредненной плотности теплового потока в конструкции для ПРН и ПРВ:

для конструкций стен

.                (К.23)

для конструкций перекрытия (покрытия)

.               (К.24)

Определяют изменение средней плотности теплового потока в соответствующие конструкции

.       (К.25)

К.2.6. Расчет максимальных значений плотностей тепловых потоков, уходящих из очага пожара через проемы помещения, расположенные на одном уровне, при ПРВ.

Максимальную плотность теплового потока с продуктами горения, уходящими через проемы, рассчитывают по формуле

.           (К.26)

К.3. Расчет температурного режима в помещении с учетом начальной стадии пожара при горении твердых горючих и трудногорючих материалов.

К.3.1. По данным пожарно-технического обследования или проектной документации определяют:

- объем помещения V;

 - площадь проемов помещения Аi;

- высоту проемов hi;

- общее количество пожарной нагрузки каждого вида горючего твердого материала Рi;

- приведенную высоту проемов h;

- высоту помещения h;

- общее количество пожарной нагрузки, приведенное к древесине, Р.

К.3.2. По результатам экспериментальных исследований в соответствии с объемом помещения V и пожарной нагрузкой q определяют минимальную продолжительность начальной стадии пожара (НСП) tНСП. Времени окончания НСП соответствует температура ТВ.

K.3.3. Рассчитывают температурный режим развитой стадии пожара.

К.3.4. По результатам расчета температурного режима строят зависимость среднеобъемной температуры в помещении в координатах температура - время так, чтобы значению температуры ТВ  на восходящей ветви соответствовало значение tНСП.

К.3.5. Определяют изменение среднеобъемной температуры в начальной стадии пожара

,            (К.27)

где ТНСП - среднеобъемная температура в момент окончания НСП.

Среднее значение ТНСП при горении пожарной нагрузки из твердых органических материалов принимается равным 250 °С.

Пример - Определение температурного режима пожара в помещении промышленного здания с учетом начальной стадии.

Данные для расчета.

Площадь пола S = 2340 м2, объем помещения V = 14040 м3, площадь проемов А = 167 м2, высота проемов h = 2,89 м. Общее количество пожарной нагрузки, приведенное к древесине, составляет 4,68·104 кг, что соответствует пожарной нагрузке q = 20 кг/м2.

Расчет.

По результатам экспериментальных исследований продолжительность начальной стадии пожара:

tНСП = 40 мин.

Температура общей вспышки в помещении:

ТВ = 250 °С.

Изменение температуры в начальной стадии пожара:

Проемность помещения:

Количество воздуха, необходимое для сгорания 1 кг материала пожарной нагрузки:

 м3/кг.

Удельное критическое количество пожарной нагрузки:

Удельное количество пожарной нагрузки:

Из сравнения qk и qкр.к получается, что

qk = 14 > qкр.к = 5,16.

Следовательно, в помещении будет пожар, регулируемый вентиляцией.

Максимальная среднеобъемная температура на стадии объемного пожара:

Характерная продолжительность пожара:

Время достижения максимальной среднеобъемной температуры:

Изменение среднеобъемной температуры при объемном свободно развивающемся пожаре:

Изменение среднеобъемной температуры при пожаре с учетом начальной стадии пожара в помещении объемом V = 14040 м3, проемностью П = 0,12 м0,5, с пожарной нагрузкой, приведенной к древесине в количестве 20 кг/м2, представлен на рисунке К.1:

Рисунок К. 1.

Изменение среднеобъемной температуры по времени с учетом начальной стадии пожара.

 

ПРИЛОЖЕНИЕ Л

(рекомендуемое)

МЕТОД РАСЧЕТА ТРЕБУЕМОГО ПРЕДЕЛА ОГНЕСТОЙКОСТИ СТРОИТЕЛЬНЫХ КОНСТРУКЦИЙ.

Л.1. Расчет требуемых пределов огнестойкости.

Метод расчета требуемых пределов огнестойкости железобетонных и огнезащищенных металлических конструкций промышленных зданий (сооружений) учитывает характеристики технологических процессов и устанавливает соответствующие требования к огнестойкости конструкций, исходя из нормируемого риска достижения предельного состояния конструкций по признаку потери несущей и теплоизолирующей способностей в условиях реальных пожаров.

Требуемые пределы огнестойкости устанавливаются на основе определения эквивалентной продолжительности пожаров и коэффициента огнестойкости. Коэффициент огнестойкости рассчитывают в зависимости от заданной предельной вероятности отказов конструкций в условиях реальных пожаров.

- Н = 4,8 м; q = 68-70 кг/м2; - - - Н = 6,6 м; q = 2,4-14 кг/м2; 2 - q = 67-119 кг/м2; 3 – q = 60-66 кг/м2;4 - q = 60 кг/м2; 5 - q = 82-155 кг/м2; 6 - q = 140-160 кг/м2; 7 - q = 200 кг/м2; 8 - q = 210-250 кг/м2; 9 - q = 500-550 кг/м2,

1 – H = 3 м; 2 – H = 6 м; 3 – H = 12 м.

Рисунок Л.1.

Зависимость минимальной продолжительности начальной стадии пожара tНСП от объема V, высоты H помещения и количества пожарной нагрузки q.

Рисунок Л.2.

Зависимость минимальной

продолжительности начальной

стадии пожара tНСП  от объема V и высоты H помещения.

Л.1.1. Расчет требуемых пределов огнестойкости в помещении проводят для случаев локального или объемного пожаров. Для определения вида пожара сначала по рисункам Л.1 и Л.2 находят минимальную продолжительность начальной стадии пожара (НСП) tНСП. При распространении огня по пожарной нагрузке, отличающейся по свойствам от древесины, продолжительность НСП вычисляется по формуле

          (Л.1)

где nдр, ni - средние скорости выгорания древесины и i-го компонента твердого горючего или трудногорючего материала, кг/(м2·мин);

 = 13,8 МДж/кг,  - низшие теплоты сгорания древесины и i-го компонента соответственно, МДж/кг;

 - средние линейные скорости распространения по древесине и i-му компоненту соответственно, м/мин.

После определения продолжительности НСП проверяют неравенство:

                        (Л.2)

где SТ - площадь под пожарной нагрузкой, м2.

Если условие (Л.2) выполняется, то пожарная нагрузка расположена сосредоточенно, в помещении будет локальный пожар.

В противном случае пожарная нагрузка расположена рассредоточенно, в помещении будет объемный пожар.

На основе данных проектной документации, пожарно-технических обследований, а также справочных материалов определяется эквивалентная продолжительность пожара tэ для выбранной конструкции в рассматриваемом помещении. Эквивалентную продолжительность пожара определяют по известным значениям проемности помещения П, м0,5 и характерной длительности пожара tп, ч.

Фактор проемности помещения при объемном пожаре П рассчитывают по формуле

           (Л.3)

где S - площадь пола, м2;

V- объем помещения, м3;

Аi - площадь, м2;

hi - высота i-го проема в помещении, м;

N - количество проемов.

В случае локального пожара фактор проемности рассчитывают по формуле

                     (Л.4)

где Н - расстояние от зеркала горения до конструкции (высота помещения), м;

F - площадь пожарной нагрузки (разлива), м2.

Характерную длительность объемного пожара tп, ч, для твердых горючих и трудногорючих материалов рассчитывают по формуле

            (Л.5)

где Gj - общее количество пожарной нагрузки j-го материала в кг (j = 1,...,М);

М - число различных видов нагрузки;

nдр - средняя скорость выгорания древесины, кг/(м2·мин);

пj - средняя скорость выгорания j-го материала, кг/(м2·мин);

 - весовая доля j-й пожарной нагрузки.

nдр, пj определяют экспериментально или по справочным данным.

При горении ЛВЖ и ГЖ продолжительность локального пожара tл, мин, рассчитывают по формуле

                     (Л.6)

где G - количество ЛВЖ и ГЖ, которое может разлиться при аварийной ситуации, кг;

Мср - средняя скорость выгорания ЛВЖ и ГЖ, кг/(м2·мин);

F - площадь разлива, м2.

Для рассматриваемого типа конструкций по номограммам (рисунки Л.З - Л.9) определяют эквивалентную продолжительность пожара tэ(tп, П) [tп - определено по формулам (Л.5) или (Л.6) в зависимости от вида пожара, а П вычислено по формулам (Л.3) или (Л.4)].

Л.1.2. Коэффициент огнестойкости выбранной конструкции Ко определяют по значению предельной вероятности отказов  с учетом допустимой вероятности отказов конструкций . Значения  в зависимости от того, какой группе конструкций i принадлежит выбранная конструкция, приведены в таблице Л.1.

Таблица Л.1

Допустимые вероятности отказов конструкций от пожаров .

Группа конструкций

Вероятность отказов

Вертикальные несущие конструкции, противопожарные преграды, ригели, перекрытия, фермы, балки

 

10-6

Другие горизонтальные несущие конструкции, перегородки

10-5

Прочие строительные конструкции

10-4

Предельные вероятности отказов конструкций в условиях пожаров  рассчитывают по формуле

       (Л.7)

где Ро - вероятность возникновения пожара, отнесенная к 1 м2 площади помещения;

РА - вероятность выполнения задачи (тушения пожара) автоматической установкой пожаротушения;

Рп.о - вероятность предотвращения развитого пожара силами пожарной охраны.

Ро рассчитывают по методу, приведенному в ГОСТ 12.1.004, или берут из таблицы Л.2.

Таблица Л.2

Вероятности возникновения пожара Ро для промышленных помещений.

Промышленный цех

Вероятность возникновения пожара Ро, м/год·10-5

По обработке синтетического каучука и искусственных волокон

2,65

Литейные и плавильные

1,89

Механические

0,60

Инструментальные

0,60

По переработке мясных и рыбных продуктов

1,53

Горячей прокатки металлов

1,89

Текстильного производства

1,53

Электростанций

2,24

Оценки РА берут из таблицы Л.3.

Таблица Л.3

Вероятности выполнения задачи АУП РА.

Тип АУП

Вероятность выполнения задачи

Установки водяного пожаротушения:

 

спринклерные;

0,571

дренчерные

0,588

Установки пенного пожаротушения

0,648

Установки газового пожаротушения с:

 

механическим пуском;

0,518

пневматическим пуском;

0,639

электрическим пуском

0.534

Рп.о устанавливают по статистическим данным или расчетом с учетом установки автоматических средств обнаружения пожара, сил и средств пожарной охраны. В случае отсутствия данных по пожарной охране и системе пожарной сигнализации следует положить Рп.о = 0.

По вычисленным значениям  определяют значение характеристики безопасности b, при необходимости интерполируя данные таблицы Л.4.

Таблица Л.4

Значения характеристики безопасности b

Вероятность отказов конструкций при пожаре

Характеристика безопасности b

Вероятность отказов конструкций при пожаре

Характеристика безопасности b

 · 10-5

3,7

 · 10-3

2,3

4,1

2,8

4,4

3,2

4,5

3,5

 · 10-4

3,1

 · 10-2

1,3

3,5

2,0

3,8

2,5

4,0

2,6

Л.1.3. Расчет коэффициента огнестойкости Ко проводят по формуле

              (Л.8)

В качестве примера в таблице Л.5 приведены значения Ко для условий Ро = 5·10-6 м2/год и РА = 0,95, Рп.о = 0.

Таблица Л.5

Коэффициент огнестойкости Ко.

Площадь отсеков S, м2

Вертикальные несущие конструкции, противопожарные преграды, балки, перекрытия, фермы

Другие горизонтальные несущие конструкции, перегородки

Прочие строительные конструкции

1000

1,36

0,99

0,58

2500

1,52

1,14

0,75

5000

1,69

1,26

0,87

7500

1,79

1.31

0,94

10000

1,84

1,42

0,99

20000

2,03

1,47

1,10

Л.1.4. Требуемый предел огнестойкости to рассчитывают по вычисленным значениям tэ и Кo

             (Л.9)

Примеры.

1. Определить требуемую огнестойкость железобетонной плиты перекрытия над участком механического цеха при свободном горении 100 кг индустриального масла на площади F = 3 м2. Размеры помещения 18´12´4 м, в помещении есть проем с размерами 4´3 м. Принять, что допустимая вероятность отказов Рдоп равна 10-6.

Расчет.

Из справочников найдем, что скорость выгорания масла Мср = 2,7 кг/(м2·мин). Тогда вычислим продолжительность локального пожара tп по формуле (Л.6)

Проемность П в случае локального пожара определим по формуле (Л.4)

Теперь найдем эквивалентную продолжительность пожара tэ для железобетонной плиты перекрытия при горении индустриального масла. По рисунку Л.4 получим tэ < 0,5 ч. Согласно условию задачи РА = Рп.о = 0, а по таблице Л.2 находим Ро = 0,6·10-5 м2/год. Тогда предельная вероятность Рп, вычисленная по формуле (Л.6), равна:

Интерполируя данные таблицы Л.4, находим, что  Теперь вычислим коэффициент огнестойкости по формуле (Л.8):

Требуемый предел огнестойкости tо равен:

2. Определитьтребуемую огнестойкость железобетонной плиты перекрытия над участком механического цеха в условиях объемного пожара при свободном горении древесины с плотностью нагрузки 20 кг м. Размеры помещения 18´12´4 м, в помещении есть проем с размерами 4´3 м. Принять Рдоп = 10-6 м2/год.

Расчет.

Определим фактор проемности П. Объем помещения V равен

Тогда по формуле (Л.3) получаем

Характерную продолжительность пожара вычислим по формуле (Л.4) Общее количество пожарной нагрузки G равно

кг.

По формуле (Л.4) определяем, что

По рисунку Л.7 определяем эквивалентную продолжительность пожара tэ для железобетонной плиты перекрытия при вычисленных значениях П и tп. Получаем, что  С учетом вычисленного в примере 1 значения Ко найдем требуемый предел огнестойкости tо

Рисунок Л.3.

Рисунок Л.4.

Зависимость эквивалентной продолжительности пожара tэ от продолжительности пожара для железобетонных и огнезащищенных металлических конструкций перекрытия в условиях локальных пожаров tл (или продолжительности НСП tНСП) при горении твердых и трудногорючих материалов.

Зависимость эквивалентной продолжительности пожара tэ от продолжительности пожара tл для железобетонных и огнезащищенных металлических конструкций перекрытия при горении ЛВЖ и ГЖ.

Рисунок Л.5.

Рисунок Л.6.

Зависимость эквивалентной продолжительности пожара tэ от продолжительности пожара tл для горизонтальных незащищенных металлических конструкций.

Зависимость эквивалентной продолжительности пожара tэ от продолжительности пожара tл для вертикальных незащищенных металлических конструкций.

1 – П = 0,25 м0,5; 2 – П = 0,20 м0,5; 3 - П = 0,18 м0,5; 4 - П = 0,15 м0,5; 5 - П = 0,12 м0,5; 6 - П = 0,08 м0,5; 7 - П = 0,04 м0,5.

1 – П = 0,25 м0,5; 2 – П = 0,20 м0,5; 3 - П = 0,18 м0,5;

4 - П = 0,15 м0,5; 5 - П = 0,12 м0,5; 6 - П = 0,08 м0,5;

7 - П = 0,04 м0,5.

Рисунок Л.7.

Рисунок Л.8.

Зависимость эквивалентной продолжительности пожара tэ от характерной продолжительности пожара tп для огнезащищенных металлических и железобетонных конструкций перекрытия

Зависимость эквивалентной продолжительности пожара tэ от характерной продолжительности объемного пожара tп для железобетонных несущих стен

1 – П = 0,25 м0,5; 2 – П = 0,20 м0,5; 3 - П = 0,18 м0,5; 4 - П = 0,15 м0,5; 5 - П = 0,12 м0,5; 6 - П = 0,08 м0,5;

7 - П = 0,04 м0,5.

Рисунок Л.9.

Зависимость эквивалентной продолжительности пожара tэ от характерного времени объемного пожара tп для центрально сжатых железобетонных колонн.

ПРИЛОЖЕНИЕ М

(рекомендуемое)

МЕТОД РАСЧЕТА РАЗМЕРА СЛИВНЫХ ОТВЕРСТИЙ.

М.1. Введение.

M.1.1. Настоящий метод устанавливает порядок расчета площади сливного отверстия в ограничивающем жидкость устройстве (поддоне, отсеке, огражденном бортиками участке цеха, производственной площадке и т. п.), при котором исключается перелив жидкости через борт ограничивающего устройства и растекание жидкости за его пределами.

М.1.2. В расчете учитывают поступление горючей жидкости в поддон из аппарата в момент его аварийного вскрытия, воды от установки пожаротушения и выгорание жидкости с поверхности поддона.

М.1.3. В методике расчета приняты следующие предположения:

- при возникновении аварийной ситуации герметичность стенок аппарата не нарушается;

- разрушаются только патрубки, лежащие ниже уровня жидкости в аппарате, образуя сливные отверстия, равные диаметру патрубков;

- вероятность одновременного разрушения двух патрубков мала;

- давление паров над поверхностью жидкости в аппарате в процессе слива жидкости не меняется.

М.2. Расчет площади сливных отверстий.

М.2.1. Для проведения расчета необходимо знать:

- количество трубопроводов n, расположенных ниже уровня горючей жидкости в аппарате, и площадь их поперечного сечения s, м2;

- площадь поперечного сечения аппарата Fa, м2;

- высоту уровня жидкости над трубопроводами Н, м;

- высоту борта поддона L, м;

- интенсивность орошения водой, подаваемой из установок пожаротушения, площади поддона I, кг/(м2·с),

- скорость выгорания горючей жидкости W, кг/(м2·с);

- избыточное давление в аппарате над поверхностью жидкости р, Н/м2.

Целью расчета является выбор площади поддона Fп, м2, и расчет площади сливного отверстия f, м2.

М.2.2. По заданным исходным данным определить начальные расходы Qi, м3/с, жидкости из аппарата через отверстия, равные сечению трубопроводов, расположенных на аппарате, по формуле

                  (М.1)

где j = 0,65 - коэффициент истечения жидкости через отверстие;

s i - площадь сечения i-го трубопровода;

g - ускорение силы тяжести, равное 9,81 м/с2,

Нi - высота уровня жидкости над i-м трубопроводом.

М.2.3. По наибольшему из вычисленных начальных расходов Qм выбрать площадь отверстия в аппарате s и высоту уровня жидкости над ним H0.

М.2.4. Из конструктивных соображений выбрать площадь поддона Fп, м2.

М.2.5. Определить т

                     (М.2)

где hmax = 0,8 L - максимально допустимый уровень жидкости в поддоне.

М.2.6. Вычислить объем жидкости, поступающей в поддон в единицу времени от установки пожаротушения (с учетом выгорания горючей жидкости) Q0, м3/с, по формуле

             (М.3)

где r - плотность огнетушащей жидкости, кг/м3.

При отсутствии данных по скорости выгорания W следует положить равной нулю.

М.2.7. Если т < 1, то площадь сливного отверстия определить по формуле

                      (М.4)

М.2.8. При т  1 порядок расчета f следующий:

М.2.8.1. Определить напор, создаваемый сжатыми газами в аппарате

                        (М.5)

где r - плотность воды, кг/м3.

М.2.8.2. Вычислить значение параметра

       (М.6)

где Qmax - максимальный расход жидкости из аппарата, определяемый по М.2.2.

М.2.8.3. По b с помощью таблицы M.1 необходимо найти а. Если данных таблицы M.1 для определения а недостаточно, то а определяют путем решения системы уравнений

                       (М.7)

Таблица M.1

Зависимость параметра а от b.

а

b

а

b

а

b

а

b

0,000

0,000

0,990

0,993

3,107

1,901

14,999

3,408

0,071

0,106

1,000

1,000

3,418

1,987

16,573

3,506

0,170

0,241

1,045

1,030

3,762

2,075

18,313

3,605

0,268

0,361

1,081

1,053

4,144

2,164

20,236

3,705

0,362

0,467

1,185

1,117

4,568

2,255

22,362

3,804

0,454

0,560

1,255

1,158

5,037

2,347

24,711

3,903

0,540

0,642

1,337

1,205

5,557

2,440

27,308

4.003

0,622

0,714

1,433

1,256

6,132

2,534

30,178

4,102

0,697

0,777

1,543

1,313

6,769

2,628

33,351

4,219

0,765

0,831

1,668

1,374

7,473

2,725

36,857

4,302

0,853

0,877

1,810

1,439

8,253

2,821

40,732

4,401

0,876

0,915

1,971

1,509

9,115

2,918

45,014

4,501

0,921

0,946

2,151

1,581

10,068

3,015

54,978

4,701

0,955

0,970

2,352

1,657

11,121

3,113

67,148

4,901

0,980

0,980

2,575

1,736

12,287

3,211

74,210

5,000

0,986

0,986

2,828

1,817

13,575

3,309

 

 

М.2.8.4. Рассчитать f, м3, по формуле

                 (М.8)

М.2.9. Выбрать сечение отходящих от поддона трубопроводов fт из условия fт > f.

Пример.

Данные для расчета.

В производственном помещении вертикально установлен цилиндрический аппарат диаметром 1,5 м и заполнен толуолом. Аппарат имеет четыре патрубка. Сечения патрубков и высоты уровней жидкости над ними представлены в таблице М.2.

Таблица М.2

Номер патрубка

Hi, м

si, м2

Номер патрубка

Hi, м

si, м2

1

1,0

3,1·10-3

3

4,0

1,13·10-2

2

2,5

0,5·10-3

4

6,0

0,785·10-2

Нормативная интенсивность подачи воды от системы пожаротушения равна 0,5 кг/(м2·с). Скорость выгорания толуола W = 3,47·10-2 кг/(м2·с). Давление в аппарате равно атмосферному. Предполагается под аппаратом установить поддон с высотой борта L = 0,3 м. Необходимо определить площадь поддона Fп и площадь сливного отверстия f.

Расчет.

Определим начальные расходы жидкости через патрубки N1 - N4.

Максимальный расход жидкости осуществляется через патрубок N3, поэтому для дальнейшего расчета принимаем

Рассчитаем площадь поперечного сечения аппарата

и, принимая сторону квадратного поддона большей на 1 м диаметра аппарата, найдем площадь поддона

Определим т

Так как т > 1, дальнейший расчет проводим по М.2.8. Вычислим с учетом скорости выгорания толуола объем воды, поступающий в поддон в единицу времени

Так как Р = 0, то напор, создаваемый сжатыми газами над поверхностью жидкости Нр = 0.

Определим b:

По таблице М.1 находим а = 0,75.

Рассчитаем площадь сливного отверстия f:

ПРИЛОЖЕНИЕ Н

(рекомендуемое)

МЕТОД РАСЧЕТА ПРОТИВОПОЖАРНЫХ ПАРОВЫХ ЗАВЕС.

Н.1. Общие требования.

Противопожарная паровая завеса предназначена для предотвращения контакта горючих газовых смесей, образующихся при авариях на предприятиях нефтехимической и газовой промышленности, с источниками зажигания (например нагревательными печами). Завеса должна обладать достаточными плотностью и дальнобойностью, исключающими проскок горючей смеси в защищаемую зону объекта. Выполнение этих требований достигается оптимальной компоновкой конструкции устройства, воспроизводящего завесу, и расчетом параметров завесы. Метод включает только расчет устройства, воспроизводящего паровую завесу. Расчет магистрального паропровода проводится по общеизвестным методам.

Н.1.1. Устройство для создания паровой завесы (рисунок Н.1) представляет собой кольцевой трубчатый коллектор, вдоль оси которого по всей верхней части просверлены отверстия одинакового диаметра на равном расстоянии друг от друга. Диаметр и длину коллектора, количество и диаметр отверстий определяют расчетом.

Н.1.2. Коллектор располагается на металлических, бетонных или кирпичных опорах, высота которых должна быть не менее 0,2 м.

Н.1.3. Расстояние от коллектора до защищаемого объекта определяют расчетом.

Н.1.4. Коллектор должен иметь дренажные вентили для спуска конденсата или атмосферных осадков.

Н.1.5. Вдоль оси коллектора устанавливают жесткое газонепроницаемое ограждение (листовое железо или кирпичная стена) для предотвращения проскока горючей смеси между отдельными струями в начальном участке завесы. Верхняя кромка ограждения должна быть на 0,4 - 0,6 м выше коллектора. Расстояние между коллектором и ограждением определяют расчетом. Проемы в ограждениях должны быть постоянно закрыты плотными дверями.

Н.1.6. Траектория струи завесы должна превышать защищаемую зону. Высоту завесы над защищаемой зоной определяют расчетом. Для высоких объектов завеса может быть выполнена многосекционной в вертикальном направлении.

Н.1.7. Для обеспечения равномерной раздачи пара по длине коллектора необходимо, чтобы отношение суммарной площади отверстий к площади поперечного сечения коллектора было меньше или равно 0,3.

Н.1.8. Температуру воздуха при расчете принимать равной средней для наиболее холодного (зимнего) периода времени, характерного данному географическому району.

Н.1.9. Скорость ветра при расчете принимать равной средней скорости для наиболее ветреного периода, характерного данному географическому району.

1 - защищаемый объект; 2 - ограждение; 3 - опора коллектора; 4 - коллектор; 5 - дренажный вентиль; h - высота верхней кромки ограждения над коллектором; hб - высота опоры; Х - расстояние от коллектора до защищаемой стороны объекта; X1 - расстояние от ограждения до коллектора

Рисунок Н.1.

Схема устройства для создания паровой завесы.

 

Н.2. Порядок расчета параметров паровой завесы.

Исходными величинами для расчета параметров завесы принимают:

- давление и удельный объем пара в коллекторе завесы;

- скорость ветра;

- плотность (температура) воздуха;

- высота и периметр защищаемой зоны объекта;

- высота верхней кромки ограждения над коллектором;

- высота опоры коллектора.

Рассчитывают следующие величины.

Н.2.1. Расстояние X, м, от коллектора завесы до защищаемого объекта

                         (Н.1)

где Н - высота защищаемой зоны объекта, м.

Н.2.2. Длина коллектора Lкол, м

        (Н.2)

где Р - периметр защищаемого объекта, м.

Н.2.3. Удельный расход пара из отверстий коллектора r0 W0, кг/(м2·с)

          (Н.3)

где r0 - плотность пара, кг/м3;

W0 - скорость выхода пара, м/с;

р1 - давление пара в коллекторе, Па;

V1 - удельный объем пара в коллекторе, м3/кг;

p2 - атмосферное давление, Па;

К - показатель адиабаты пара (для перегретого пара принять К = 1,3, для насыщенного пара К = 1,135).

Н.2.4. Диаметр отверстий на коллекторе d0, м

                        (Н.4)

где rв - плотность воздуха, кг/м3;

Wв - скорость ветра, м/с.

Если по условиям расчета задается диаметр отверстий, то следует определить высоту завесы Нз, м

                   (Н.5)

Н.2.5. Расстояния между отверстиями l, м

                      (Н.6)

где h - высота верхней кромки ограждения над коллектором, м.

Н.2.6. Количество отверстий n, шт.

                      (Н.7)

Н.2.7. Диаметр коллектора Dкол, м

                  (Н.8)

Н.2.8. Расход пара Gп, кг/с:

       (Н.9)

где j - коэффициент расхода пара через отверстие (j от 0,6 до 0,8).

Н.2.9. Общая высота ограждения hогр, м:

hогр = h + hб.                (H.10)

где hб - высота опоры коллектора, м.

Н.2.10. Расстояние от ограждения до коллектора Х1, м:

                (H.11)

Н.2.11. Длина ограждения Lогр, м:

      (Н.12)

Указанный порядок расчета проводят после ориентировочного выбора значений давления пара и диаметра отверстий в коллекторе по таблице Н.1.

Таблица Н.1

Изменение высоты завесы в зависимости от диаметра отверстий и давления пара.

Р1, 105 Па

d0, мм

3

4

5

6

7

8

9

10

Wв = 2 м/с

3

3,30

4,05

4,7

5,3

5,9

6,5

7,0

7,5

4

4,00

4,80

5,5

6,3

7,0

7,6

8,2

8,7

5

4,50

5,40

6,3

7,2

7,9

8,7

9,3

10,0

6

4,85

5,80

6,7

7,7

8,5

9,3

10,0

-

7

5,25

6,30

7,3

8,3

9,2

10,0

-

-

8

5,50

6,60

7,6

8,7

9,5

-

-

-

9

5,75

7,00

8,0

9,2

10,0

-

-

-

10

6,15

7,40

8,5

9,8

-

-

-

-

12

6,70

8,00

9,3

11,0

-

-

-

-

14

7,10

8,50

10,0

-

-

-

-

-

16

7,50

9,00

-

-

-

-

-

-

Wв = 3 м/с

4

2,60

3,20

3,70

4,20

4,60

5,0

5,5

5,80

5

3,00

3,60

4,15

4,80

5,25

5,7

6,2

6,60

6

3,20

3,90

4,50

5,15

5,70

6,2

6,7

7,15

7

3,50

4,20

4,85

5,50

6,10

6,7

7,2

7,70

8

3,65

4,40

5,20

5,80

6,40

7,0

7,6

8,10

10

4,10

5,00

5,70

6,50

7,20

7,9

8,5

9,10

12

4,40

5,40

6,20

7,00

7,80

8,5

9,2

9,80

16

5.00

6,00

6,90

7,80

8,70

9,5

10,3

-

Wв = 4 м/с

4

-

2,40

2,80

3,1

3,50

3,8

4,1

4,4

5

-

2,80

3,10

3,5

3,90

4,3

4,6

5,0

6

2,42

2,92

3,36

3,8

4,25

4,6

5,0

5,4

7

2,60

3,16

3,60

4,1

4,60

5,0

5,4

5,8

8

2,70

3,30

3,80

4,3

4,80

5,2

5,6

6,0

9

2,90

3,45

4,00

4,5

5,00

5,5

5,9

6,3

10

3,10

3,74

4,30

4,9

5,40

5,9

6,4

6,8

12

3,30

4,10

4,70

5,1

5,90

6,4

6,9

7,4

15

3,60

4,40

5,00

5,7

6,30

6,9

7,4

8,0

Wв = 6 м/с

4

-

-

1,84

2,10

2,30

2,54

2,75

2,90

6

-

1,95

2,25

2,57

2,82

3,10

3,34

3,60

8

-

2,20

2,52

2,90

3,20

3,50

3,80

4,00

10

2,10

2,50

2,85

3,16

3,60

4,00

4,30

4,60

12

2,20

2,65

3,06

3,40

3,85

4,20

4,60

4,90

15

2,42

2,90

3,86

3,82

4,25

4,60

5,00

5,35

В вертикальной графе даны значения давления пара, в горизонтальной - диаметры отверстий, а в пересечении горизонтальных и вертикальных граф высоты паровых завес (высота защищаемых зон) в метрах.

Таблица составлена для скоростей ветра 2, 3, 4 и 6 м/с. При больших скоростях ветра указанные величины следует принимать такими же, что и для 6 м/с. Таблица дает возможность оценить необходимое значение давления пара и соответствующий ему диаметр отверстий для обеспечения требуемой высоты завесы (высоты защищаемого объекта).

Для одного и того же давления пара высота завесы будет тем больше, чем больше диаметр отверстий. Однако с увеличением диаметра будет увеличиваться расход пара. Следует подбирать давление пара и диаметр отверстий таким образом, чтобы были обеспечены требуемая высота завесы и наиболее экономичный отбор пара Диаметр отверстий следует принимать наименьшим из возможного (но не менее 3 мм) для каждого давления пара.

Пример - Расчет параметров паровой завесы для технологической трубчатой печи (радиантно-конвекционной с вертикальным движением газов).

Данные для расчета.

Периметр защищаемой зоны Р = 20 м, высота защищаемой зоны Н = 6 м. В коллектор завесы имеется возможность подать перегретый пар давлением до р1 = 12·105 Па. Средняя температура наиболее холодного периода времени tв = -15 °С (rв = 1,36 кг/м3). Атмосферное давление р2  105 Па. Скорость ветра Wв = 2 м/с. Коллектор завесы удобно расположить на бетонных опорах высотой hб = 0,2 м, а высоту верхней кромки ограждения над коллектором завесы принять равной h = 0,5 м.

Расчет.

Используя данные таблицы Н.1, определяем, что для защищаемой зоны высотой 6 м и давлением пара до 12·105 Па при скорости ветра 2 м/с целесообразно принять: р1 = 106 Па и d0 = 3 мм (в таблице для высоты завесы 6,15 м соответствует наименьший диаметр отверстия d0 = 3 мм и давление р1 = 106 Па). Удельный объем пара при р1 = 106 Па равен V1 =0,2 м3/кг.

Расстояние X от коллектора до защищаемого объекта:

Длина коллектора завесы Lкол

Удельный расход пара из отверстий коллектора r0 W0:

Диаметр отверстий на коллекторе d0:

Расстояние между отверстиями l:

Количество отверстий n:

Диаметр коллектора завесы Dкол:

Расход пара Gп:

Общая высота ограждения hогр:

hогр = h + hб = 0,5 + 0,2 = 0,7 м.

Расстояние от ограждения до коллектора Х1:

 = 0,25 · 0,5 = 0,125 м.

Длина ограждения Lогр:

ПРИЛОЖЕНИЕ П

(рекомендуемое)

МЕТОД РАСЧЕТА ФЛЕГМАТИЗИРУЮЩИХ КОНЦЕНТРАЦИЙ (ФЛЕГМАТИЗАЦИЯ В ПОМЕЩЕНИЯХ И ТЕХНОЛОГИЧЕСКИХ АППАРАТАХ).

П.1. Для обеспечения взрывобезопасности технологического оборудования и производственных помещений осуществляют флегматизацию горючих парогазовых смесей в указанных объемах с помощью различных газообразных добавок. Количественно флегматизация характеризуется минимальной флегматизирующей концентрацией флегматизатора Сф.

П.2. Сф, (% об.), для горючих веществ, состоящих из атомов С, Н, О, N, рассчитывают по формуле

               (П.1)

где Сг - концентрация горючего в точке флегматизации, % об. (Сг = 100/[1 + 2,42(тС + 0,5тН - тО) + Vф]);

Vф - число молей флегматизатора, приходящееся на один моль горючего в смеси, соответствующей по составу точке флегматизации:

(П.2)

 - стандартная теплота образования горючего газа, кДж/моль.

П.3. Предельно допустимую взрывобезопасную концентрацию флегматизатора Срф, (% об.), рассчитывают по формуле

Срф = Сф К,                 (П.3)

где

П.4. Разность энтальпий флегматизатора  определяют в соответствии с приведенными в таблице П.1 данными.

Таблица П.1

Флегматизатор

, кДж/моль

Флегматизатор

, кДж/моль

N2

34,9

CF2ClBr

449,0

Н2О

43,6

СF3Вг

573,0

СО2

55,9

СFС13

142,0

C2F3Cl3

218,0

CCl4

170,0

SF6

150,0

CF4

90,0

CHF2Cl

110,0

С3Н4F3Cl

208,0

C2F2Cl2

170,0

С3Н8

216,0

C2F4Br2

830,0

C2F5Cl

200,0

C2F4Cl2

200,0

 

 

Пример - Расчет концентрации горючего Сг и разбавителя Сф в экстремальной точке области воспламенения при флегматизации пропана С3Н8 диоксидом углерода.

Разность , равная 55,9 кДж/моль, берут из таблицы П.1. По формуле (П.2) вычисляют Vф с учетом того, что теплота образования пропана - минус 103,85 кДж/моль, а адиабатическая температура горения составов, отвечающих экстремальным точкам, равна 1400 К:

Находим Сг и Сф по формулам (П.1):

Сг = 100/[1 + 2,42 (3 + 4) + 7,96] = 3,86 % (об.);

Сф = 3,86 · 7,96 = 30,7 % (об.).

ПРИЛОЖЕНИЕ Р

(рекомендуемое)

ВЫБОР РАЗМЕРОВ ОГНЕГАСЯЩИХ КАНАЛОВ ОГНЕПРЕГРАДИТЕЛЕЙ.

P.1. Для предотвращения распространения пламени из аварийного оборудования в смежные с ним, а также проскока пламени через сбросные и дыхательные клапаны в емкости с горючими веществами необходимо предусматривать устройства огнепреграждения (далее - огнепреградители). Конструкция огнепреградителя обеспечивает свободный проход газа через пористую среду, в то же время не допускает проскок пламени в защищаемый объем из аварийного пространства.

Р.2. Основным расчетным параметром конструкции огнепреградителя является критический диаметр канала огнепреграждаюшего элемента. Пламегасящую способность следует рассчитывать по каналу максимальных поперечных размеров, поскольку пламя, в первую очередь, пройдет именно по этому каналу.

Р.2.1. Диаметр канала в насадке из одинаковых шариков может приниматься в зависимости от диаметра шариков следующим образом (таблица Р.1):

Таблица Р.1

Диаметр шарика, мм

Диаметр канала, мм

Диаметр шарика, мм

Диаметр канала, мм

2

1,0

7

4,0

3

2,0

8

5,0

4

2,5

9

6,3

5

3,0

15

10

6

3,6

 

 

Р.2.2. Диаметр канала огнепреградителя в виде беспорядочно засыпанных колец Рашига может приниматься в зависимости от размера колец Рашига согласно таблице Р.2:

Таблица Р.2

Размер колец Рашига, мм

Диаметр канала, мм

Размер колец Рашига, мм

Диаметр канала, мм

15Ч15

10

25Ч25

20

18Ч18

15

35Ч35

25

Р.3. Для огнепреградителей с гранулированными насадками рекомендуется, чтобы поперечный размер корпуса огнепреградителя превышал размер одной гранулы не менее чем в 20 раз, а высота слоя насадки превышала диаметр ее канала не менее чем в 100 раз.

Р.4. Критический диаметр канала огнепреграждаюшего элемента для сбросных огнепреградителей на резервуарах определяется выражением

                   (Р.1)

где R - универсальная газовая постоянная;

Т - начальная температура газовой горючей смеси, К;

l - теплопроводность горючей смеси, Вт/(мК);

Su - нормальная скорость распространения пламени, м/с;

Сp - теплоемкость газовой горючей смеси при постоянном давлении, Дж/(кг·К);

р - давление горючей смеси, Па.

Численные значения критических диаметров пламягасяших каналов для некоторых наиболее распространенных в промышленности стехиометрических смесей с воздухом при атмосферном давлении и комнатной температуре приведены в таблице Р.3:

Таблица Р.3

Смеси

d, мм

Смеси

d, мм

Аммиак NН3 (при Т = 425 К)

22,10

Метанол СН4О

2,70

Анилин С6Н7N (при Т = 375 К)

2,84

Метилацетилен С3Н4

2,05

Ацетальдегид С2Н4О

3,08

Оксид углерода СО

3,04

Ацетилен С2Н2

0,85

Оксид этилена C2H4O

1,60

Ацетон С3Н6O

2,45

Пентан С5Н12

2,49

Бензин А-72

2,80

Пропан С3Н8

2,60

Бензол С6Н6

2,66

Пропилен С3Н6

2,38

Бутан С4Н10

2,49

Сероводород СS2

0,75

Винилацетат С4Н6O2

5,34

Стирол С8Н8

2,66

Винилацетилен С4H4

1,43

Толуол С7Н8

3,78

Винилхлорид С2Н3Cl

2,70

Уайт-спирит

2,45

Водород Н2

0,89

Уксусная кислота С2Н4О

5,59

Гексан С6Н14

2,50

Циклогексан С6Н12

2,66

Гептан С7Н16

3,08

Циклопентан С5Н10

4,63

Изобутан С4Н10

2,74

Этан С2Н6

4,63

Изопентан С5Н12

2,49

Этанол С2НбО

2,97

Метан СН4

3,50

Этилен С2Н4

1,75

Р.5. Для случая, если пламя движется по трубопроводу со скоростью большей, чем нормальная скорость, допускается пользоваться выражением (Р.1), только при этом необходимо пользоваться не нормальной скоростью пламени, а фактической (видимой).

ПРИЛОЖЕНИЕ С

(обязательное)

ВОДЯНОЕ ОРОШЕНИЕ ТЕХНОЛОГИЧЕСКИХ АППАРАТОВ.

C.1. Для предотвращения увеличения масштаба аварии при пожаре технологическое оборудование производственных предприятий должно быть защищено от теплового излучения установками водяного орошения (пожарными лафетными стволами, стационарными установками тепловой защиты).

С.2. Пожарные лафетные стволы устанавливаются для защиты:

- наружных взрыво- и пожароопасных установок (для защиты аппаратуры и оборудования, содержащих горючие газы, легковоспламеняющиеся и горючие жидкости);

- шаровых и горизонтальных (цилиндрических) резервуаров со сжиженными горючими газами, легковоспламеняющимися и горючими жидкостями в сырьевых, товарных и промежуточных складах (парках);

- железнодорожных сливоналивных эстакад и речных причалов с СУГ, ЛВЖ и ГЖ.

С.2.1. Лафетные стволы устанавливают со стационарным подключением к водопроводной сети высокого давления. В случаях, если водопровод не обеспечивает необходимого напора и расхода воды, необходимых для одновременной работы двух стволов, то они должны быть оборудованы устройствами для подключения передвижных пожарных насосов. Лафетные стволы следует устанавливать с насадкой диаметром не менее 28 мм. Напор у насадки должен быть не менее 0,4 МПа.

С.2.2. Число и расположение лафетных стволов для защиты оборудования, расположенного на наружной установке, определяют графически, исходя из условий орошения защищаемого оборудования компактной струёй.

С.2.3. Число и расположение лафетных стволов для защиты резервуаров в складе (парке) определяют из условия орошения каждого резервуара двумя струями. Орошение проводят одновременно горящей и смежных с ней емкостей.

С.2.4. При наличии стационарной системы орошения число и расположение лафетных стволов определяют из условия орошения резервуара одной струёй.

С.2.5. В сырьевых, товарных и промежуточных емкостных парках для хранения СУГ, ЛВЖ и ГЖ лафетные стволы следует располагать вне обвалования или ограждающих стен парка, на расстоянии не менее 10 м от оси стенки или обвалования.

С.2.6. Лафетные стволы устанавливают на специальных лафетных вышках. Высота вышек для защиты шаровых резервуаров не менее 5 м, для защиты горизонтальных емкостей - не менее 2м.

С.2.7. Лафетные стволы для защиты открытых сливоналивных эстакад как односторонних, так и двухсторонних, должны быть расположены по обе стороны эстакады с таким расчетом, чтобы обеспечивалось орошение каждой точки конструкции эстакады и железнодорожных цистерн по всей длине эстакады двумя компактными струями.

С.2.8. Лафетные стволы для защиты эстакад должны быть установлены на вышках высотой не менее 2 м, на расстоянии от эстакады и цистерн не менее 15 м. В исключительных случаях указанное расстояние может быть уменьшено до 10 м.

С.2.9. Защиту колонных аппаратов на высоту до 30 м осуществляют лафетными стволами и передвижной пожарной техникой. При высоте колонных аппаратов более 30 м их защиту осуществляют комбинированно, а именно: до высоты 30 м - лафетными стволами и передвижной пожарной техникой, а выше 30 м - стационарными установками орошения.

С.3. В тех случаях, когда защита колонных аппаратов лафетными стволами невозможна (мешают другие аппараты) или нецелесообразна, их следует защищать стационарными установками орошения на всю высоту.

С.3.1. Резервуары с ЛВЖ и ГЖ объемом 5000 м3 и более независимо от высоты стен резервуаров должны иметь стационарные установки орошения водой с возможностью подсоединения к передвижной пожарной технике.

С.3.2. Резервуары со сжиженными углеводородными газами и ЛВЖ, хранящимися под давлением, должны иметь автоматические стационарные системы орошения водой.

С.3.3. Запас воды для пожарной защиты технологических установок, товарно-сырьевой базы, промежуточных складов, сливоналивных эстакад должен обеспечивать орошение защищаемого оборудования стационарными установками и передвижной пожарной техникой в течение расчетного времени, необходимого для подготовки к тушению и непосредственно для тушения пожара. Запас воды следует хранить не менее чем в двух резервуарах; расположенных у насосной противопожарного водоснабжения.

С.3.4. Расход воды на стационарные установки орошения должен приниматься для:

- открытых технологических установок - по аппаратам колонного типа, исходя из суммы расходов воды на охлаждение условно горящей колонны и смежных с ней колонн, расположенных на расстоянии не менее двух диаметров наибольшей горящей или смежной с ней;

- товарно-сырьевых и промежуточных складов (парков) со сферическими резервуарами СУГ и ЛВЖ, хранящихся под давлением, на одновременное орошение условно горящего резервуара и смежных с ним резервуаров, расположенных на расстоянии диаметра наибольшего горящего или смежного с ним резервуара, и менее, а для горизонтальных - согласно таблице C.1.

Таблица C.1

Число одновременно орошаемых горизонтальных резервуаров.

Расположение резервуаров

Объем единичного резервуара, м3

25

50

110

160

175

200

В один ряд

5

5

5

5

3

3

В два ряда

6

6

6

6

6

6

С.3.5. Интенсивность подачи воды на охлаждение поверхности оборудования для стационарных установок орошения должна приниматься в соответствии с таблицами С.2 и С.3.

Таблица С.2

Интенсивность орошения поверхности защищаемого оборудования.

Наименование аппаратов

Интенсивность подачи воды, л/(м2·с)

Сферические и цилиндрические резервуары со сжиженными горючими газами и легковоспламеняющимися жидкостями, хранящимися под давлением:

 

поверхности резервуаров без арматуры

0,1

поверхности резервуаров в местах расположения арматуры

0,5

Подземные изотермические резервуары СУГ

На каждый патрубок (люк) устанавливается один ороситель ДП-12

Аппараты колонного типа с СУГ и ЛВЖ, находящиеся под давлением:

 

с отметки установки аппарата до отметки 20 м

0,1

с отметки 20 м и свыше

0,2

Таблица С.3

Нормативные интенсивности подачи воды на охлаждение резервуаров для хранения нефти и нефтепродуктов.

Вид охлаждения

Интенсивность подачи воды, л/с на метр длины окружности резервуара типа РВС

горящего

негорящего

при пожаре в обваловании

Стволами от передвижной пожарной техники

0,80

0,3

1,2

Для колец орошения при:

 

 

 

высоте РВС более 12м

0,75

0,3

1,1

высоте РВС 12 м и меньше

0,50

0,2

1,0

С.3.6. Тип, количество и особенности расстановки оросителей, а также их режим работы (давление перед оросителями, дисперсность распыла) должны быть определены при проектировании системы орошения из условия равномерного орошения всех защищаемых поверхностей и надежной тепловой защиты конструкций резервуаров и оборудования.

С.3.7. Для автоматического пуска установки водяного орошения рекомендуется применять заполненную воздухом или инертным газом побудительную сеть с пожарными извещателями спринклерного типа по ГОСТ Р 51043. Давление в побудительной сети следует поддерживать не менее 0,25 МПа.

С.3.8. Извещатели спринклерного типа для автоматического пуска установки водяного орошения резервуаров устанавливать вблизи мест с повышенной опасностью и возможного воздействия пламени во время пожара (в местах установки запорной и предохранительной аппаратуры, отбора проб, приборов КИП). Расстояние от извещателей до защищаемой поверхности или аппаратуры не должно превышать 0,5 - 1 м. Расстояние между извещателями должно быть от 2 до 6 м.

С.3.9. Стационарные установки тепловой защиты резервуаров товарно-сырьевой базы и промежуточных складов хранения СУГ и ЛВЖ, находящихся под давлением, в том числе и изотермического хранения СУГ, должны иметь автоматическое включение установки водяного орошения с обязательным дублирующим ручным пуском. Ручной пуск осуществляется как с места возможного пожара, так и дистанционно.

С.3.10. Стационарные установки тепловой защиты аппаратов колонного типа на наружных технологических установках должны иметь дистанционный пуск из помещения КИП и ручное включение, расположенное не ближе 15 м от защищаемого оборудования.

С.3.11. Автоматический и дистанционный пуски установки водяного орошения рекомендуется блокировать с прекращением подачи углеводородов на технологическую установку, склад.

С.4. Технические характеристики противопожарного водоснабжения и канализации необходимо определять исходя из принятой схемы защиты технологической установки с учетом расчетной продолжительности охлаждения защищаемого оборудования.

ПРИЛОЖЕНИЕ Т

(рекомендуемое)

МЕТОД ОПРЕДЕЛЕНИЯ ТРЕБУЕМОЙ БЕЗОПАСНОЙ ПЛОЩАДИ РАЗГЕРМЕТИЗАЦИИ.

Настоящий метод предназначен для определения безопасной площади разгерметизации оборудования и помещений (такая площадь сбросного сечения предохранительного устройства, вскрытие которой в процессе сгорания смеси внутри оборудования или помещения позволяет сохранить последние от разрушения или деформации), в которых обращаются горючие газы, жидкости или пыли, способные создавать с воздухом взрывоопасные смеси, сгорающие ламинарно или турбулентно во фронтальном режиме.

Метод не распространяется на системы, склонные к детонации или объемному самовоспламенению.

T.1. Сущность метода.

Безопасную площадь разгерметизации определяют по расчетным формулам на основе данных о параметрах оборудования, показателях пожаровзрывоопасности горючих смесей, условиях возникновения и развития процесса.

Метод устанавливает зависимость безопасной площади разгерметизации от объема оборудования или помещения и максимально допустимого давления внутри него, давления и температуры технологической среды, термодинамических и термокинетических параметров горючей смеси, условий истечения, степени турбулентности.

Т.2. Формулы для расчета безопасной площади разгерметизации технологического оборудования с газопаровыми смесями.

Т.2.1. Безопасную площадь разгерметизации технологического оборудования с газопаровыми смесями определяют по следующим безразмерным критериальным соотношениям:

               (Т.1)

для сосудов, рассчитанных на максимальное относительное давление взрыва  (при одновременном выполнении условия ) в знаменателе формулы (T.1) сомножитель (pm - 1) отсутствует, и

        (Т.2)

для сосудов, выдерживающих давление взрыва в диапазоне относительных значений

В формулах (T.1) и (Т.2) приняты следующие обозначения (индексы i, и, е, т относятся соответственно к начальным параметрам, параметрам горючей смеси, характеристикам горения в замкнутом сосуде, максимальным допустимым значениям):

 - относительное максимально допустимое давление в сосуде, которое не приводит к его деформации и (или) разрушению;

pm - абсолютное максимально допустимое давление внутри сосуда, которое не приводит к его деформации и (или) разрушению, Па;

pi - абсолютное начальное давление горючей смеси в аппарате, при котором происходит инициирование горения, Па;

 - абсолютное давление в пространстве, в которое происходит истечение, в момент достижения максимального давления взрыва внутри аппарата (атмосфера, буферная емкость и т. п.), Па;

 - относительное максимальное давление взрыва данной горючей смеси в замкнутом сосуде;

pe - абсолютное максимальное давление взрыва данной горючей смеси в замкнутом сосуде при начальном давлении смеси pi, Па;

Еi - коэффициент расширения продуктов сгорания смеси;

c - фактор турбулентности, представляющий собой в соответствии с принципом Гуи - Михельсона отношение действительной поверхности фронта пламени в аппарате к поверхности сферы, в которую можно собрать продукты сгорания, находящиеся в данный момент времени внутри сосуда.

Комплекс подобия W представляет собой с точностью до постоянного множителя произведение двух отношений - эффективной площади разгерметизации к внутренней поверхности сферического сосуда равного объема и скорости звука в исходной смеси к начальной нормальной скорости пламени:

     (Т.3)

где p0 - число «пи»;

m - коэффициент расхода при истечении свежей смеси и (или) продуктов сгорания через устройство взрыворазрежения (предохранительная мембрана, клапан, разгерметизатор и т. п.);

F - площадь разгерметизации (сбросного сечения), м2;

V - максимальный внутренний объем сосуда, в котором возможно образование горючей газопаровой смеси, м3;

R - универсальная газовая постоянная, равная 8314 Дж/(кмоль·К);

 - температура горючей смеси, К;

Мi - молекулярная масса горючей смеси, кг/кмоль;

 - нормальная скорость распространения пламени при начальных значениях давления и температуры горючей смеси, м/с.

Т.2.2. Формулы (Т.1) и (Т.2) могут быть использованы как для определения безопасной площади разгерметизации F при проектировании аппаратов по максимально допустимому относительному давлению взрыва в нем pm (прямая задача), так и для определения максимально допустимого начального давления горючей смеси рi в аппарате, рассчитанном на максимальное давление рm, с уже имеющимся сбросным люком площадью F, например при анализе аварий (обратная задача).

Т.2.3. Формулы (Т.1) и (Т.2) охватывают весь диапазон возможных давлений в оборудовании с различной степенью негерметичности

Т.2.4. Точность определения диаметра сбросного сечения по инженерным формулам (Т.1), (Т.2) в сравнении с точным компьютерным решением системы дифференциальных уравнений динамики развития взрыва составляет около 10 %.

Т.3. Степень влияния различных параметров на безопасную площадь разгерметизация технологического оборудования с газопаровыми смесями.

Т.3.1. В настоящем методе реализован подход к расчету площади сбросного сечения, заключающийся в учете влияния различных параметров и условий на безопасную площадь разгерметизации посредством соответствующего изменения эффективного значения фактора турбулентности (отношение фактора турбулентности к коэффициенту расхода).

Т.3.2. Расчет безопасной площади разгерметизации проводится, как правило, для наиболее опасных (околостехиометрического состава) смесей, если не доказана невозможность их образования внутри защищаемого объекта.

Т.4. Зависимость фактора турбулентности от условий развития взрыва в технологическом оборудовании с газопаровыми смесями при точечном источнике зажигания.

Т.4.1. Зависимость фактора турбулентности от условий развития горения, исходя из сегодняшнего уровня знаний, может быть представлена для полых объектов формулой

  (Т.4)

где а1, а2, а3 - эмпирические коэффициенты, определяемые по таблице Т.1.

Таблица Т.1

Эмпирические коэффициенты для расчета фактора турбулентности 1).

Условия развития горения

Эмпирические коэффициенты

а1

а2

а3

а4

Объем сосуда V до 10 м3, степень негерметичности F/V0,667 до 0,25

0,15

4

1,0

0,0

Объем сосуда V до 200 м3,

 

 

 

 

начально открытые сбросные сечения

0,00

0

2,0

0,0

начально закрытые сбросные сечения

0,00

0

8,0

0,0

Объем сосуда V до 200 м3,

 

 

 

 

начально открытые сбросные сечения

0,00

0

0,8

1,2

начально закрытые сбросные сечения

0,00

0

2,0

6,0

Объем сосуда V до10 м3; степень негерметичности F/V0,667  до 0.04; наличие сбросного трубопровода,

 

 

 

 

без орошения истекающих газов

0,00

0

4,0

0,0

с орошением истекающих газов

0,15

4

1,0

0,0

1) Для отсутствующих в таблице условий развития горения, например, для оборудования объемом более 200 м3, фактор турбулентности определяют экспертно. В таких случаях (объекты объемом более 200 м3, объекты с внутренними элементами и струйным и другими видами зажигания, а также инерционными сбросными элементами и т. п.) определение безопасной площади разгерметизации следует осуществлять с использованием программ расчета динамики взрыва.

Для полых аппаратов объемом менее 1 м3 фактор турбулентности c составляет от 1 до 2.

С ростом объема аппарата фактор турбулентности увеличивается и для полых аппаратов объемом около 10 м3 составляет от 2,5 до 5 в зависимости от степени негерметичности (отношение F/V0,667) аппарата.

Для сосудов объемом до 200 м3 различной формы с незначительными встроенными внутрь элементами фактор турбулентности не превышает, как правило, 8.

Т.4.2. Влияние формы аппарата.

Для аппаратов с соотношением длины к диаметру до 5:1 можно считать, что форма аппарата не влияет на значение фактора турбулентности, т. к. увеличение поверхности пламени из-за его вытягивания по форме аппарата компенсируется уменьшением поверхности в результате более раннего касания пламени стенок сосуда.

Т.4.3. Влияние начальной герметизации аппарата.

Для полых аппаратов объемом до 200 м3 с начально открытыми сбросными сечениями, например люками, значение фактора турбулентности, как правило, не превышает 2, для аппаратов с начально закрытыми сбросными сечениями (мембраны, разгерметизаторы и т.д.) не превышает 8.

Т.4.4. Влияние степени негерметичности аппарата F/V0,667.

Увеличение степени негерметичности F/V0,667 в 10 раз от 0,025 до 0,25, что равнозначно увеличению площади разгерметизации в 10 раз для одного и того же аппарата, приводит к возрастанию фактора турбулентности в 2 раза (для аппаратов объемом около 10 м3 с 2,5 до 5).

Т.4.5. Влияние максимально допустимого давления в аппарате (коррелирует с влиянием давления разгерметизации).

При увеличении относительного максимально допустимого давления внутри аппарата (прочности аппарата) в диапазоне  фактор турбулентности не изменяется. С ростом относительного максимально допустимого давления выше pm > 2 (до pm = pe) для начально открытых сбросных сечений фактор турбулентности снижается с 2 до 0,8, для начально закрытых - с 8 до 2. Этот результат согласуется с физическими представлениями о том, что при большем значении давления, которое выдерживает аппарат, меньше площадь сбросного сечения, а следовательно, фронт пламени подвергается меньшему возмущающему воздействию.

Т.4.6. Влияние условий истечения.

Если истечение горючей смеси и продуктов сгорания осуществляется через сбросной трубопровод, расположенный за разгермегизирующим элементом и имеющий диаметр, приблизительно равный диаметру сбросного отверстия, то значение фактора турбулентности вне зависимости от объема сосуда до 10 - 15 м3 принимается равным 4 (для сосудов со степенью негерметичности F/V0,667 около 0,015 - 0,035, когда оснащение сосудов сбросным трубопроводом оправдано по соображениям разумного соотношения характерных размеров сосуда и трубопровода) при условии pm < 2.

При оснащении системы разгерметизации оросителем или другим аналогичным устройством, установленным в трубопроводе непосредственно за разгерметизатором для подачи хладагента в истекающую из аппарата смесь, фактор турбулентности принимается таким же, как при истечении непосредственно из аппарата в атмосферу. Эффект интенсификации горения в аппарате при сбросе газов через трубопровод исчезает при увеличении давления разгерметизации до 0,2 МПа при начальном давлении 0,1 МПа.

Т.4.7. Влияние условий разгерметизации.

«Мгновенное» вскрытие сбросного сечения повышает вероятность возникновения вибрационного горения внутри аппарата. Амплитуда в акустической волне вибрационного горения может достигать ±0,1 МПа. Перемешивание смеси, например вентилятором, приводит к уменьшению колебаний давления.

Т.4.8. Влияние препятствий и турбулизаторов.

Вопрос о влиянии различных препятствий, расположенных на пути распространения пламени, и турбулентности в смеси перед фронтом пламени является одним из определяющих в выборе фактора турбулентности. Наиболее правильным методом определения фактора турбулентности при наличии внутри аппарата сложных препятствий и турбулизованной смеси может считаться метод, основанный на сравнении расчетной и экспериментальной динамики роста давления (зависимость давление - время).

Имеющиеся данные указывают, что ускорение пламени на специальных препятствиях достигает  и более уже в сосудах объемом около 10 м3.

Для углеводородовоздушных смесей турбулентное распространение пламени с автономной генерацией турбулентности внутри зоны горения характеризуется максимальным фактором турбулентности, около c = 4.

При искусственно создаваемой изотропной турбулентности максимальное значение фактора турбулентности при точечном зажигании не превышает 4 - 6. Дальнейшее увеличение степени изотропной турбулентности приводит к гашению пламени.

Для сосудов со встроенными и подвижными элементами, влияние которых на значение фактора турбулентности не может быть в настоящее время оценено, например с использованием литературных данных или экспертным методом, выбор фактора турбулентности должен ограничиваться снизу значением c = 8.

Т.4.9. Коэффициент расхода m.

Коэффициент расхода m является эмпирическим коэффициентом, учитывающим влияние реальных условий истечения на расход газа, определенный по известным теоретическим модельным соотношениям.

Для предохранительных мембран и разгерметизирующих устройств с непосредственным сбросом продуктов сгорания в атмосферу, как правило, m = 0,61. При наличии сбросных трубопроводов m от 0,4 до 1 (включая случай с подачей хладагента в трубопровод непосредственно за мембраной).

Значение коэффициента расхода возрастает в указанном диапазоне с увеличением скорости истечения и температуры истекающего газа с ростом фактора турбулентности.

Произведение коэффициента расхода на площадь разгерметизации m F представляет собой эффективную площадь разгерметизации.

Т.4.10. Аналог принципа Ле Шателье-Брауна.

Согласно критериальному соотношению (T.1) относительное избыточное давление

~                (T.5)

Теоретические и экспериментальные исследования процесса сгорания газа в негерметичном сосуде позволили установить аналог принципа Ле Шателье-Брауна: газодинамика горения газа в негерметичном сосуде реагирует на внешнее изменение условий протекания процесса в том направлении, при котором эффект внешнего воздействия ослабляется. Так увеличение с целью снижения давления площади разгерметизации F в 10 раз в сосуде объемом порядка 10 м3 сопровождается увеличением фактора турбулизации в 2 раза. Физическое объяснение наблюдаемого явления достаточно простое: с увеличением площади разгерметизации возрастает возмущающее воздействие на фронте пламени.

Избыточное давление коррелирует согласно критериальному соотношению (T.5) с отношением (c/m)2, а не просто c. Как показали исследования, уменьшение размера ячейки турбулизирующей решетки, приводящей к возрастанию фактора турбулизации в 1,75 раза (с 8 до 14), сопровождается существенно меньшим увеличением отношения c/m - лишь в 1,11 раза. Сказанное необходимо учитывать при факторе турбулентности c ³ 5.

T.5. Определение нормальной скорости распространения пламени и термодинамических параметров.

Т.5.1. Нормальная скорость характеризует реакционную способность горючих газовых смесей при фронтальных режимах горения. Наиболее перспективным является экспериментально-расчетный метод оптимизации, позволяющий определять нормальную скорость в бомбе постоянного объема в широком диапазоне температур и давлений. Метод изложен в ГОСТ 12.1.044.

Входящая в критериальные соотношения (T.1) и (Т.2) в составе комплекса W нормальная скорость распространения пламени  при давлении и температуре, соответствующих началу развития процесса горения, может быть определена экспериментально или взята из научно-технической литературы, прошедшей оценку достоверности приведенных в ней данных. Если данные по нормальной скорости при характерных для технологического процесса давления р и температуре Т отсутствуют, то в ограниченном диапазоне экстраполяции можно воспользоваться для оценки формулой

                       (Т.6)

где  - известное значение нормальной скорости при давлении р0 и температуре Т0,

n и m - соответственно барический и температурный показатели.

В диапазоне давлений от 0,04 до 1,00 МПа и температур от 293 до 500 К для стехиометрических смесей метана, пропана, гексана, гептана, ацетона, изопропанола и бензола с воздухом барический показатель с ростом давления и температуры свежей смеси увеличивается и находится в диапазоне от 3,1 до 0,6. При значениях давления и температуры, близких к атмосферным, барический и температурный показатели для горючих паровоздушных смесей могут быть приняты в первом приближении соответственно равными п = -0,5 и т = 2,0.

T.5.2. Термодинамические параметры Еi, pe, gb определяют термодинамическим расчетом, например на компьютерах по известным методикам.

Коэффициент расширения Еi равен по определению

где  и  - соответственно температура и молекулярная масса продуктов сгорания горючей смеси.

Молекулярную массу смеси идеальных газов М, кг/моль, определяют по формуле

          (Т.7)

где Мj и nj - соответственно молекулярная масса и мольная доля j-го компонента смеси.

Коэффициент расширения может быть также определен из приближенного уравнения

                     (Т.8)

Таблица Т.2

Результаты расчета значений pe, gb, Еi,  и Su для некоторых стехиометрических газопаровых смесей при начальном давлении 0,1 МПа и температуре 298,15 К.

Горючее

Формула

jст, % об.

pe

gb

Еi

Su, м/с

Метан

СН4

9,355

8,71

1,25

7,44

2204

0,305

Пропан

С3Н8

3,964

9,23

1,25

7,90

2245

0,320

н-Гексан

С6Н14

2,126

9,38

1,25

8,03

2252

0,290

н-Гептан

С7Н16

1,842

9,40

1,25

8,05

2253

0,295

Ацетон

С3Н6О

4,907

9,28

1,25

7,96

2242

0,315

Изопропанол

С3Н8О

4,386

9,34

1,24

8,00

2220

0,295

Бензол

С6Н6

2,679

9,30

1,25

7,99

2321

0,360

В таблице Т.2 приведены рассчитанные на компьютере значения термодинамических параметров для некоторых стехиометрических газопаровых смесей в предположении, что продукты сгорания состоят из следующих 19 компонентов в газовой фазе: Н2, Н2О, СО2, N2, Аг, С, Н, О, N, СО, СН4, НСN, О2, О3, ОН, NО, NО2, NH3, HNO3. Стехиометрическая концентрация горючего jст в воздухе средней влажности определялась по известной формуле

            (Т.9)

где b - стехиометрический коэффициент, равный количеству молекул кислорода, необходимых для сгорания одной молекулы горючего.

Для многокомпонентных смесей и смесей, проведение расчетов по которым по тем или иным причинам вызывает трудности, определение максимального относительного давления pe, а следовательно, и коэффициента расширения Еi по формуле (Т.8) проводят по соответствующей методике ГОСТ 12.1.044.

Т.6. Формулы для расчета безопасной площади разгерметизации оборудования и помещений, в которых обращается горючая пыль.

Т.6.1. Расчет безопасной площади разгерметизации низкопрочных замкнутых оболочек, не выдерживающих избыточное давление свыше 10 кПа, производится по формуле

                  (Т.10)

где F - безопасная площадь разгерметизации (суммарная площадь легкосбрасываемых покрытий), м2;

С - константа, определяемая по таблице Т.3;

Fs - площадь внутренней поверхности замкнутой оболочки, м2;

Pmax u - максимально допустимое избыточное давление взрыва пыли в защищаемом объеме при наличии истечения через сбросные отверстия, кПа.

Уровень взрывопожароопасности пыли зависит от индекса взрывопожароопасности Кst и определяется по таблице Т.4.

Таблица Т.3

Уровень взрывопожароопасности пыли

С, кПа0,5

1

0,26

2

0,30

3

0,51

Таблица Т.4

Диапазон значений индекса взрывопожароопасности пыли, Мпа·м/с

Уровень взрывопожароопасности пыли

1

2

3

Удельная масса легкосбрасываемого покрытия, как правило, не должна превышать 4,0 кг/м2.

Т.6.2. Расчет безопасной площади разгерметизации высокопрочных замкнутых оболочек, находящихся под давлением, близким к атмосферному, выдерживающих избыточное давление свыше 10 кПа, производится по формуле

            (Т.11)

где а = 0,000571 ехр(0,0197 Ps, u);

b = 0,978 ехр(-0,001037 Ps, u);

с = -0,687 ехр(0,00223 Ps, u);

Kst - индекс взрывопожароопасности пыли, Мпа·м/с;

Ps,u - избыточное давление вскрытия сбросного сечения, кПа;

V - объем защищаемой емкости, м3.

Область применения расчета по формуле (Т. 11)

L/D < 5;

1 < V < l000;

10 < Pmax u < 200;

5 < Kst < 60;

Ps,u  > 5;

Pmax u  - Ps,u  > 5;

95 < Рi < 120,

где L, D - соответственно линейный и поперечный размеры оболочки, м;

Рi - абсолютное начальное давление горючей смеси в аппарате, при котором происходит инициирование горения, кПа.

Удельная масса запорного элемента, как правило, не должна превосходить 12,0 кг/м2.

При необходимости установки сбросных каналов их диаметр должен быть не менее диаметра сбросного отверстия при минимальной длине и количестве изгибов. Установка сбросного канала приводит к существенному росту требуемой величины Pmax u.

Т.7. Формулы для расчета безопасной площади разгерметизации оборудования помещений, в которых обращаются гибридные смеси.

Для гибридной взрывоопасной смеси (горючего газа с горючей пылью) расчет ведут по более опасной компоненте (обычно газу).

Пример.

Данные для расчета.

Технологический аппарат объемом 12 м3 рассчитан на максимальное избыточное давление 0,2 МПа (абсолютное давление 0,3 МПа) и предназначен для работы при атмосферном давлении с содержащей ацетон реакционной массой. Аппарат имеет рубашку обогрева (80 °С). Необходимо определить безопасную площадь разгерметизации. Нормальная скорость распространения пламени наиболее опасной стехиометрической ацетоно-воздушной смеси при атмосферном давлении и температуре (298 К) составляет 0,32 м/с. Следовательно, при температуре в аппарате 80 °С (353 К) максимальная нормальная скорость распространения пламени в соответствии с (Т.6)

Для стехиометрической ацетоно-воздушной смеси pе = 9,28: Еi = 7,96; Мi = 58 · 0,05 + 28 · 0,95 = 29,5 кг/моль. Так как pm = 0,3/0,1 = 3 превышает значение 2, то для вычисления безопасной площади разгерметизации воспользуемся критериальным соотношением (Т.2). Выражение для комплекса подобия W в соответствии с (Т.3) и определенными значениями  и Мi может быть записано в виде

где F - площадь разгерметизации, м2.

Следовательно, критериальное соотношение (Т.2) относительно F можно записать в виде

С увеличением степени негерметичности сосуда объемом около 10 м3 F/V0,667 от 0,025 до 0,25 значение фактора турбулентности возрастает от 2,5 до 5. Предположим, что c = 2,5 при m = 1. При этом минимальная площадь разгерметизации F = 0,175 м2, а значит F/V0,667 = 0,03. Последнее подтверждает, что значение фактора турбулентности выбрано правильно. Действительно, если бы мы предположили, что c = 5, то получили бы слишком низкое для такой степени турбулентности значение F/V0,667 = 0,06 (вместо 0,25). Итак, безопасная площадь разгерметизации составляет в данном случае 0,175 м2, что равнозначно сбросному отверстию диаметром 0,47 м.

ПРИЛОЖЕНИЕ У

(рекомендуемое)

ТРЕБОВАНИЯ К ПРОТИВОПОЖАРНЫМ ПРЕГРАДАМ.

У.1. К противопожарным преградам относят противопожарные стены, перегородки, перекрытия, зоны. тамбуры-шлюзы, двери, окна, люки, клапаны.

Область применения противопожарных преград установлена в СНиП 2.01.02 части 2 [1].

У.2. Типы противопожарных преград и их минимальные пределы огнестойкости следует принимать по таблица У.1. Противопожарные стены, перегородки, перекрытия, конструкции противопожарных зон и тамбуров-шлюзов, а также заполнение световых проемов в противопожарных преградах должны выполняться из негорючих материалов.

Таблица У.1

Противопожарные преграды

Тип противопожарных преград или их элементов

Минимальный предел огнестойкости противопожарных преград или их элементов, ч

Противопожарные стены

1

2,50

2

0,75

Противопожарные перегородки

1

0,75

2

0,25

Противопожарные перекрытия

1

2,50

2

1,00

3

0,75

Противопожарные двери и окна

1

1,20

2

0,60

3

0,25

Противопожарные ворота, люки, клапаны

1

1,20

2

0,60

Тамбуры-шлюзы

 

 

Элементы тамбуров-шлюзов:

 

 

противопожарные перегородки

1

0,75

противопожарные перекрытия

3

0,75

противопожарные двери

2

0,60

Противопожарные зоны (см. 3.13)

1

-

Элементы противопожарных зон:

 

 

противопожарные стены, отделяющие зону от помещений пожарных отсеков

2

0,75

противопожарные перегородки внутри зоны

2

0,25

колонны

-

2,50

противопожарные перекрытия

3

0,75

элементы покрытия

-

0,75

наружные стены

-

0,75

Допускается в противопожарных дверях и люках первого и второго типов применять древесину, защищенную со всех сторон негорючими материалами толщиной не менее 4 мм или подвергнутую глубокой пропитке антипиренами или другой огнезащитной обработке, обеспечивающей ее соответствие требованиям, предъявляемым к трудногорючим материалам.

Допускается в качестве противопожарных применять перегородки из гипсокартонных листов с каркасом из негорючих материалов, с пределом огнестойкости не менее 1,25 ч для перегородок первого типа и 0,75 ч - для перегородок второго типа. Узлы сопряжения этих перегородок с другими конструкциями должны иметь предел огнестойкости не менее 1,25 и 0,75 ч соответственно.

У.3. Предел огнестойкости противопожарных дверей и ворот следует определять по ГОСТ 30247.2, а противопожарных окон, люков и клапанов по ГОСТ 30247.0 и ГОСТ 30247.1. При этом предельные состояния по огнестойкости для окон характеризуются только обрушением и потерей плотности, а для противопожарных дверей лифтовых шахт - только теплоизолирующей способностью и потерей плотности дверного полотна.

У.4. В противопожарных стенах первого и второго типов следует предусматривать противопожарные двери, ворота, окна и клапаны соответственно первого и второго типов.

В противопожарных перегородках первого типа следует предусматривать противопожарные двери, ворота, окна и клапаны второго типа, а в противопожарных перегородках второго типа - противопожарные двери и окна третьего типа.

В противопожарных перекрытиях первого типа следует применять противопожарные люки и клапаны первого типа, а в противопожарных перекрытиях второго и третьего типов - противопожарные люки и клапаны второго типа.

У.5. Противопожарные стены должны опираться на фундаменты или фундаментные балки, возводиться на всю высоту здания, пересекать все конструкции и этажи.

Противопожарные стены допускается устанавливать непосредственно на конструкции каркаса здания или сооружения, выполненные из негорючих материалов. При этом предел огнестойкости каркаса вместе с его заполнением и узлами креплений должен быть не менее требуемого предела огнестойкости соответствующего типа противопожарной стены.

У.6. Противопожарные стены должны возвышаться над кровлей: не менее чем на 60 см, если хотя бы один из элементов чердачного или бесчердачного покрытия, за исключением кровли, выполнен из горючих материалов; не менее чем на 30 см, если элементы чердачного или бесчердачного покрытия, за исключением кровли, выполнены из трудногорючих материалов.

Противопожарные стены могут не возвышаться над кровлей, если все элементы чердачного или бесчердачного покрытия, за исключением кровли, выполнены из негорючих материалов.

У.7. Противопожарные стены в зданиях с наружными стенами, выполненными с применением горючих или трудногорючих материалов, должны пересекать эти стены и выступать за наружную плоскость стены не менее чем на 30 см.

При устройстве наружных стен из негорючих материалов с ленточным остеклением противопожарные стены должны разделять остекление. При этом допускается, чтобы противопожарная стена не выступала за наружную плоскость стены.

У.8. При разделении здания на пожарные отсеки противопожарной должна быть стена более высокого и более широкого отсека. Допускается в наружной части противопожарной стены размещать окна, двери и ворота с ненормируемыми пределами огнестойкости на расстоянии над кровлей примыкающего отсека не менее 8 м по вертикали и не менее 4 м от стен по горизонтали.

У.9. В противопожарных стенах допускается устраивать вентиляционные и дымовые каналы так, чтобы в местах их размещения предел огнестойкости противопожарной стены с каждой стороны канала был не менее 2,5 ч.

У.10. Противопожарные перегородки в помещениях с подвесными потолками должны разделять пространство над ними.

У.11. При размещении противопожарных стен или противопожарных перегородок в местах примыкания одной части здания к другой под углом необходимо, чтобы расстояние по горизонтали между ближайшими гранями проемов, расположенных в наружных стенах, было не менее 4 м, а участки стен, карнизов и свесов крыш, примыкающие к противопожарной стене или перегородке под углом, на длине не менее 4 м были выполнены из негорючих материалов. При расстоянии между указанными проемами менее 4 м они должны быть заполнены противопожарными дверями или окнами второго типа.

У.12. Противопожарные перекрытия должны примыкать к наружным стенам, выполненным из негорючих материалов, без зазоров. Противопожарные перекрытия в зданиях с наружными стенами, распространяющими огонь, или с остеклением, расположенным в уровне перекрытия, должны пересекать эти стены и остекление.

У.13. Допускается в случаях, предусмотренных в СНиП 2.01.02 части 2 [1], для разделения здания на пожарные отсеки вместо противопожарных стен предусматривать противопожарные зоны первого типа.

Противопожарная зона первого типа выполняется в виде вставки, разделяющей здание по всей ширине (длине) и высоте. Вставка представляет собой часть здания, образованную противопожарными стенами второго типа, которые отделяют вставку от пожарных отсеков. Ширина зоны должна быть не менее 12 м.

У.14. В помещениях, расположенных в пределах противопожарной зоны, не допускается применять или хранить горючие газы, жидкости и материалы, а также предусматривать процессы, связанные с образованием горючих пылей.

Допускается в покрытии противопожарной зоны применять утеплитель из трудногорючих материалов и кровлю из горючих материалов с учетом требований У.6.

В противопожарных стенах зоны допускается устройство проемов при условии их заполнения в соответствии с У.17.

У.15 Конструктивные решения противопожарных зон в сооружениях следует принимать по СНиП 2.09.03 [2].

У.16. Противопожарные стены и зоны должны сохранять свои функции при одностороннем обрушении примыкающих к ним конструкций.

У.17. В противопожарных преградах допускается предусматривать проемы при условии их заполнения противопожарными дверями, окнами, воротами, люками и клапанами или при устройстве в них тамбуров-шлюзов. Общая площадь проемов в противопожарных преградах, за исключением ограждений лифтовых шахт, не должна превышать 25 % их площади. Противопожарные двери и ворота в противопожарных преградах должны иметь уплотнения в притворах и приспособления для самозакрывания. Противопожарные окна должны быть неоткрывающимися.

У.18. Двери тамбуров-шлюзов со стороны помещений, в которых не применяют и не хранят горючие газы, жидкости и материалы, а также отсутствуют процессы, связанные с образованием горючих пылей, допускается выполнять из горючих материалов толщиной не менее 4 см и без пустот. В тамбурах-шлюзах следует предусматривать подпор воздуха в соответствии со СНиП 2.04.05 [3].

У.19. Противопожарные стены, зоны, а также противопожарные перекрытия первого типа не допускается пересекать каналами, шахтами и трубопроводами для транспортирования горючих газо- и пылевоздушных смесей, горючих жидкостей, веществ и материалов.

У.20. В местах пересечения противопожарных стен, противопожарных зон, а также противопожарных перекрытий первого типа каналами, шахтами и трубопроводами (за исключением трубопроводов водоснабжения, канализации, парового и водяного отопления) для транспортирования сред, отличных от указанных в У.19, следует предусматривать автоматические устройства, предотвращающие распространение продуктов горения по каналам, шахтам и трубопроводам при пожаре.

У.21. Ограждающие конструкции лифтовых шахт, помещения машинных отделений лифтов, каналов, шахт и ниш для прокладки коммуникаций должны соответствовать требованиям, предъявляемым к противопожарным перегородкам первого типа и перекрытиям третьего типа.

При невозможности устройства в ограждениях лифтовых шахт противопожарных дверей следует предусматривать тамбуры или холлы с противопожарными перегородками первого типа и перекрытиями третьего типа.

ПРИЛОЖЕНИЕ Ф

(рекомендуемое)

ТРЕБОВАНИЯ К ОГНЕЗАЩИТЕ ОГРАЖДЕНИЙ ТЕХНОЛОГИЧЕСКОГО ОБОРУДОВАНИЯ.

Ф.1. Огнезащита предназначена для повышения фактического предела огнестойкости экранов, механических устройств защиты технологических проемов, футляров, резервуаров, трубопроводов, этажерок, рам, электропроводок и т. д. Эта задача выполняется конструктивными методами (штукатуриванием, применением облицовок) и использованием теплозащитных экранов из облегченных составов (покрытия, вспучивающиеся краски и лаки).

Ф.2. Выбор адекватного метода огнезащиты конструкций, конкретного огнезащитного материала или состава следует проводить с учетом конструктивных, эксплуатационных, технологических и технико-экономических факторов, допустимой вероятности отказов огнезащиты.

Ф.3. В технических условиях на использование огнезащитных покрытий должны быть установлены следующие характеристики:

- тип защищаемой конструкции и ее расположение в пространстве;

- требуемый предел огнестойкости защищаемого элемента, отвечающего расчетной аварии;

- требуемый срок эксплуатации огнезащиты, принимаемый равным сроку эксплуатации оборудования (до капитального ремонта) или устанавливаемый заказчиком с учетом конкретных условий функционирования оборудования;

- виды нагрузок, действующих на защищаемый элемент (статические, динамические, сейсмические);

- температурно-влажностные условия эксплуатации и производства работ по огнезащите, влаго- и атмосферостойкость огнезащитного состава и материала;

- степени агрессивности окружающей среды по отношению к огнезащите и материалу конструкции, а также степени агрессивности материала огнезащиты по отношению к конструкции;

- допустимое увеличение нагрузки на конструкцию за счет массы огнезащиты;

- экологические и эстетические требования к огнезащите.

Выбор оптимального состава огнезащиты следует проводить с учетом требования экономической эффективности системы пожарной безопасности согласно ГОСТ 12.1.004 (1.4) или из условия нормирования предельной вероятности возникновения развитых пожаров, устанавливаемой нормативными документами на соответствующие технологические процессы.

Ф.4. Для огнезащиты технологического оборудования эффективны вспучивающиеся покрытия, сочетающие теплопоглощающие и теплоизолирующие свойства, требования к которым изложены ниже.

Ф.4.1. Требования к эксплуатационным характеристикам.

Ф.4.1.1. Покрытие должно разрабатываться и соответствовать температурно-влажностным условиям одного из вариантов, приведенных в таблице Ф.1.

Таблица Ф.1

Вариант эксплуатации

Температурно-влажностные условия

Универсальный

Температура ± 50 °С. Относительная влажность воздуха до 98 %.

Сооружение с искусственным климатом

Температура от 5 до 35 °С. Относительная влажность воздуха до 80 %.

Допускается кратковременное понижение температуры (в течение четырех часов) до 0 °С и повышение влажности до 98 %

Ф.4.1.2. Физико-механические свойства огнезащитного вспучивающегося покрытия должны обеспечивать сохранение его работоспособности в условиях воздействия:

- вибрации с амплитудой виброускорений до 30 м/с2 в диапазоне частот от 0,5 до 100 Гц, механических ударов с максимальной амплитудой импульса до 150 м/с2 (однократное воздействие). Форма импульса - треугольная. Длительность импульса от 5 до 10 мс. Длительность нарастания импульса - 1 мс.

Ф.4.1.3. Огнезащитное покрытие должно обеспечивать транспортирование в укупорке всеми видами транспорта без ограничения скорости и расстояния.

Ф.4.2. Технические требования.

Ф.4.2.1. Покрытие должно обеспечивать требуемые огнестойкость защищаемых конструкций и пределы распространения огня по ним в соответствии со СНиП 2.01.02 [1] и другими нормативными документами.

Ф.4.2.2. Покрытие должно отвечать требованиям, приведенным в таблице Ф.2.

Таблица Ф.2

Основной показатель

Значение

Метод испытаний

1. Прочность пленки при ударе по прибору У-1А, см, не менее

20

ГОСТ 4765

2. Адгезия по методу решетчатых надрезов, балл, не менее

1

ГОСТ 15140

3. Твердость пленки по маятниковому прибору М-3, усл. ед., не менее

0,15

ГОСТ 5233

4. Коэффициент вспучивания, раз, не менее

10

Согласно Ф.4.4

Ф.4.2.3. Покрытие должно быть грибостойким и фунгицидным по ГОСТ 9.049 и ГОСТ 9.050.

Ф.4.3. Гарантийный срок.

Ф.4.3.1. Гарантийный срок хранения покрытия - не менее 6 мес (в компонентах, в укупорке).

Ф.4.3.2. Гарантийный срок службы покрытия, нанесенного на конструкцию, должен быть равен расчетному сроку эксплуатации оборудования (до капитального ремонта), но не менее 10 лет.

Гарантийный срок подтверждается методом ускоренных климатических испытаний.

Ф.4.4. Метод проверки коэффициента вспучивания огнезащитного покрытия.

Ф.4.4.1. Коэффициент вспучивания определяют путем вспучивания покрытия, нанесенного толщиной 1 мм на металлическую пластину размером 100´100 мм.

Ф.4.4.2. Вспучивание покрытия проводят в термошкафу с выдержкой образца при температуре 600 °С в течение 5 мин.

Ф.4.4.3. Коэффициент вспучивания Квс определяют как отношение толщины вспученного слоя h к исходной толщине покрытия h0:

Измерение толщины слоя h0 проводят штангенциркулем в трех сечениях образца. Коэффициенты вспучивания определяют как среднеарифметическое трех измерений.

Ф.4.4.4. Требования приложения не распространяются на оборудование специального назначения: оборудование для производства и хранения взрывчатых веществ, хранения горючих продуктов специального назначения, защитных сооружений гражданской обороны и т. д.

ПРИЛОЖЕНИЕ Х

(рекомендуемое)

ЗАЩИТА ТЕХНОЛОГИЧЕСКИХ ПРОЦЕССОВ УСТАНОВКАМИ ПОЖАРОТУШЕНИЯ.

X.1. Выбор огнетушащих веществ и составов для тушения пожаров необходимо проводить в соответствии с данными таблицы X.1.

Технико-экономическое обоснование принятого решения должно базироваться на анализе пожарной опасности с учетом физико-химических свойств обращающихся в производственном процессе веществ и материалов.

Таблица X.1

Классификация пожаров.

Класс пожара

Характеристика горючей среды или горящего объекта

Рекомендуемые огнетушащие составы и средства

А

Обычные твердые горючие материалы (дерево, уголь, бумага, резина, текстильные материалы и др.).

Все виды огнетушащих средств (только на начальной стадии), водопенные огнетушащие вещества, вода со смачивателями.

В

Горючие жидкости и плавящиеся при нагревании материалы (мазут, бензин, лаки, масла, спирт, стеарин, каучук, некоторые синтетические материалы и др.).

Распыленная вода, все виды водопенных составов, составы на основе галогеналкилов, порошки, газоаэрозольные составы

С

Горючие газы (водород, ацетилен, углеводороды и др.).

Газовые составы: инертные разбавители (N2, СО2), галогеноуглеводороды, порошки, вода аэрозольного распыла с добавками и без, вода как средство охлаждения, газоаэрозольные составы.

D

Металлы и их сплавы (калий, натрий, алюминий, магний).

Порошки (при спокойной подаче на горящую поверхность).

Е

Оборудование под напряжением.

Порошки, СО2, хладоны, газоаэрозольные составы.

Х.2. Тип и параметры установок пожаротушения следует выбирать в соответствии с действующим нормативным документом по противопожарной защите зданий и сооружений. Рекомендуемый перечень нормативного документа приведен в таблице Х.2.

Таблица Х.2

Тип установок

Огнетушащее вещество (состав)

Способ пожаротушения

Нормативный документ

Установки водяного пожаротушения

Вода (компактная и распыленная)

По площади, локальный по площади

ГОСТ Р 50680; ГОСТ 12.3.046; СНиП 2.04.09 [4];

Установки парового пожаротушения

Водяной пар

Объемный

ГОСТ 12.3.046

Установки пенного пожаротушения

Растворы пенообразователей

По площади, локальный по площади, локальный по объему

ГОСТ Р 50800; ГОСТ 12.3.046; СНиП 2.04.09 [4]; СНиП 2.11.03 [5]

Установки порошкового пожаротушения

Огнетушащие порошковые составы

По площади, по объему, локальный по площади, локальный по объему

ГОСТ 12.3.046; ГОСТ 26952

Установки газового пожаротушения

Газовые составы

Объемный, локальный по объему

ГОСТ Р 50969; ГОСТ 12.3.046; СНиП 2.04.09 [4]

Установки аэрозольного пожаротушения

Аэрозоли солей щелочных и щелочноземельных металлов

Объемный

ГОСТ 12.3.046; СНиП 2.04.09 [4]; НПБ 21-94 [6]

Примечание - Допускаются к применению установки пожаротушения, не отраженные в данном приложении, по разрешению органов государственного пожарного надзора для конкретного технологического процесса.

ПРИЛОЖЕНИЕ Ц

(рекомендуемое)

ТРЕБОВАНИЯ К СРЕДСТВАМ ПОЖАРНОЙ СВЯЗИ И СИГНАЛИЗАЦИИ.

Ц.1. Производственные, административные, складские и вспомогательные здания, наружные установки, склады (парки) и сливоналивные эстакады должны быть оборудованы извещателями электрической пожарной сигнализации для вызова пожарной охраны.

Ц.2. Извещатели электрической пожарной сигнализации общего назначения следует устанавливать:

- для зданий категорий А, Б и В - снаружи зданий у выходов на расстоянии не более чем через 50 м;

- на наружных установках и открытых складах категорий А, Б и В - по периметру установки, склада не более чем через 100 м;

- на складах (парках) горючих газов, легковоспламеняющихся и горючих жидкостей - по периметру обвалования не более чем через 100 м;

- на сливоналивных эстакадах сжиженных углеводородных газов, легковоспламеняющихся и горючих жидкостей - через 100 м, но не менее двух (у лестниц для обслуживания эстакад).

Ручные пожарные извещатели устанавливают независимо от наличия извещателей автоматической пожарной сигнализации.

Ц.3. Извещатели электрической пожарной сигнализации общего назначения следует располагать на расстоянии не менее 5 м от границы установки или обвалования склада.

Ц.4. Приемные станции пожарной сигнализации следует устанавливать в зданиях пожарных депо.

Ц.5. Производственные и складские здания должны быть оборудованы автоматическими средствами пожаротушения и сигнализации о пожаре в соответствии со СНиП, перечнями, утвержденными Министерствами и ведомствами с ГУ ГПС МВД РФ, Госстроем РФ, и другими нормативными документами.

ПРИЛОЖЕНИЕ Ш

(обязательное)

МЕТОД РАСЧЕТА ИНДИВИДУАЛЬНОГО И СОЦИАЛЬНОГО РИСКА ДЛЯ ПРОИЗВОДСТВЕННЫХ ЗДАНИЙ.

Ш.1. Сущность метода.

Настоящий метод устанавливает порядок расчета индивидуального и социального риска для персонала.

Ш.1.1. Показателем оценки индивидуального и социального риска для персонала на объектах является вероятность воздействия Рв опасных факторов пожара (ОФП), перечень которых определен ГОСТ 12.1.004.

Ш.1.2. Вероятность воздействия ОФП определяют для пожароопасной ситуации, при которой место возникновения пожара находится на первом этаже вблизи одного из эвакуационных выходов из здания (сооружения).

Ш.2. Основные расчетные зависимости.

Ш.2.1. Уровень обеспечения безопасности людей при пожарах отвечает требуемому, если:

                     (Ш.1)

где  - нормируемый индивидуальный риск,  = 10-6 год-1;

Qв - расчетный индивидуальный риск.

Нормируемый индивидуальный риск  принимают в соответствии с настоящим стандартом.

Ш.2.2 Расчетный индивидуальный риск Qв в каждом здании (помещении) рассчитывают по формуле

             (Ш.2)

где Qп - вероятность пожара в здании в год;

Рпр - вероятность присутствия людей в здании, при работе:

0,33 - в одну смену;

0,67 - в две смены;

1,00 - в три смены;

Рэ - вероятность эвакуации людей;

Рп.з - вероятность эффективной работы технических решений противопожарной защиты.

Ш.2.3. Вероятность эвакуации Рэ рассчитывают по формуле

              (Ш.3)

где Рэ.п  - вероятность эвакуации по эвакуационным путям;

Рд.в  - вероятность эвакуации по наружным эвакуационным лестницам, переходам в смежные секции здания.

Ш.2.4. Вероятность Рэ.п  рассчитывают по формуле

             (Ш.4)

где tбл - время от начала пожара до блокирования эвакуационных путей в результате распространения на них ОФП, имеющих предельно допустимые для людей значения, мин;

tp - расчетное время эвакуации людей, мин;

tн.э - интервал времени от возникновения пожара до начала эвакуации людей, мин.

Расчетное время эвакуации людей из помещений и зданий устанавливают по расчету времени движения одного или нескольких людских потоков через эвакуационные выходы от наиболее удаленных мест размещения людей.

При расчете весь путь движения людского потока подразделяют на участки (проход, коридор, дверной проем, лестничный марш, тамбур) длиной li и шириной di. Начальными участками являются проходы между рабочими местами, оборудованием, рядами кресел и т. п.

При определении расчетного времени длину и ширину каждого участка пути эвакуации принимают по проекту. Длину пути по лестничным маршам, а также по пандусам измеряют по длине марша. Длину пути в дверном проеме принимают равной нулю. Проем, расположенный в стене толщиной более 0,7 м, а также тамбур следует считать самостоятельными участками горизонтального пути, имеющими конечную длину li.

Расчетное время эвакуации людей tр следует определять как сумму времени движения людского потока по отдельным участкам пути ti по формуле

   (Ш.5)

где t1 - время движения людского потока на первом (начальном) участке, мин;

t2, t3, ..., ti - время движения людского потока на каждом из следующих после первого участка пути, мин.

Время движения людского потока по первому участку пути t1, мин, рассчитывают по формуле

                      (Ш.6)

где l1 - длина первого участка пути, м;

v1 - скорость движения людского потока по горизонтальному пути на первом участке, м/мин (определяют по таблице Ш.1 в зависимости от плотности D).

Плотность людского потока на первом участке пути D1 рассчитывают по формуле

               (Ш.7)

где N1 - число людей на первом участке, чел;

f - средняя площадь горизонтальной проекции человека, м2, принимаемая равной 0,100 - взрослого в домашней одежде; 0,125 - взрослого в зимней одежде; 0,070 - подростка;

d1 - ширина первого участка пути, м.

Скорость v1 движения людского потока на участках пути, следующих после первого, принимают по таблице Ш.1 в зависимости от интенсивности движения людского потока по каждому из этих участков пути, которую вычисляют для всех участков пути, в том числе и для дверных проемов, по формуле

             (Ш.8)

где  - ширина рассматриваемого i-го и предшествующего ему участка пути, м;

 - интенсивности движения людского потока по рассматриваемому i-му и предшествующему участкам пути, м/мин [интенсивность движения людского потока на первом участке пути  определяют по таблице Ш.1 по значению D1, установленному по формуле (Ш.7)].

Если значение qi, определяемое по формуле (Ш.3), меньше или равно qmax, то время движения по участку пути ti, мин, равно:

                      (Ш.9)

при этом значения qmax, м/мин, следует принимать равными:

16,5 - для горизонтальных путей;

19,6 - для дверных проемов;

16,0 - для лестницы вниз;

11,0- для лестницы вверх.

Таблица Ш.1

Интенсивность и скорость движения людского потока при различной на разных участках путей эвакуации в зависимости от плотности.

Плотность потока D, м22

Горизонтальный путь

Дверной проем,

Лестница вниз

Лестница вверх

Скорость v, м/мин

Интенсивность q, м/мин

интенсивность q, м/мин

Скорость v, м/мин

Интенсивность q, м/мин

Скорость v, м/мин

Интенсивность q, м/мин

0,01

100

1,0

1,0

100

1,0

60

0,6

0,05

100

5,0

5,0

100

5,0

60

3,0

0,10

80

8,0

8,7

95

9,5

53

5,3

0,20

60

12,0

13,4

68

13,6

40

8,0

0,30

47

14,1

16,5

52

16,6

32

9,6

0,40

40

16,0

18,4

40

16,0

26

10,4

0,50

33

16,5

19,6

31

15,6

22

11,0

0,70

23

16,1

18,5

18

12,6

15

10,5

0,80

19

15,2

17,3

13

10,4

13

10,4

0,90 и более

15

13,5

8,5

8

7,2

11

9,9

Примечание - Интенсивность движения в дверном проеме при плотности потока 0,9 и более, равная 8,5 м/мин, установлена для дверного проема шириной 1 ,6 м и более, а при дверном проеме меньшей ширины d интенсивность движения следует определять по формуле q == 2,5 + 3,75 d.

Если значение qi, определенное по формуле (Ш.8), больше qmax, то ширину di данного участка пути следует увеличивать на такое значение, при котором соблюдается условие

                   (Ш.10)

При невозможности выполнения условия (Ш.10) интенсивность и скорость движения людского потока по участку i определяют по таблице Ш.1 при значении D = 0,9 и более. При этом следует учитывать время задержки движения людей из-за образовавшегося скопления.

При слиянии в начале участка i двух и более людских потоков (рисунок Ш.1) интенсивность движения qi, м/мин, рассчитывают по формуле

       (Ш.11)

где  - интенсивность движения людских потоков, сливающихся в начале участка i, м/мин;

 - ширина участков пути слияния, м;

 - ширина рассматриваемого участка пути, м.

Если значение qi определенное по формуле (Ш.11), больше qmax, то ширину  данного участка пути следует увеличивать на такое значение, чтобы соблюдалось условие (Ш.10). В этом случае время движения по участку i определяют по формуле (Ш.9).

1 - начало участка i.

Рисунок Ш.1.

Слияние людских потоков.

Ш.2.5. Время tбл вычисляют путем расчета допустимой концентрации дыма и других ОФП на эвакуационных путях в различные моменты времени. Допускается время tбл принимать равным необходимому времени эвакуации tнб.

Необходимое время рассчитывают как произведение критической для человека продолжительности пожара на коэффициент безопасности. Предполагается, что каждый опасный фактор воздействует на человека независимо от других.

Критическую продолжительность пожара для людей, находящихся на этаже очага пожара, определяют из условия достижения одним из ОФП в поэтажном коридоре своего предельно допустимого значения. В качестве критерия опасности для людей, находящихся выше очага пожара, рассматривают условие достижения одним из ОФП предельно допустимого значения в лестничной клетке на уровне этажа пожара.

Температуру, концентрацию токсичных компонентов продуктов горения и оптическую плотность дыма в коридоре этажа пожара и в лестничной клетке определяют в результате решения системы уравнений тепло-газообмена для помещений очага пожара, поэтажного коридора и лестничной клетки.

Уравнение движения, связывающее перепады давлений на проемах с расходами через проемы, имеет вид

      (Ш.12)

где G - расход газов через проем, кг/с;

m - коэффициент расхода проема (m = 0,8 для закрытых проемов и m = 0,64 для открытых);

В - ширина проемов, м;

y2, y1 - нижняя и верхняя границы потока, м;

r - плотность газов, проходящих через проем, кг/м3;

Dр - средний в пределах y2, y1 перепад полных давлений. Па.

Нижняя и верхняя границы потока зависят от положения плотности равных давлений

      (Ш.13)

где рi, pj - статическое давление на уровне пола i-го и j-го помещений, Па;

rj, ri - среднеобъемные плотности газа в j-м и i-м помещениях, кг/м3.

g - ускорение свободного падения, м/с2.

Если плотность равных давлений расположена вне границ рассматриваемого проема (), то поток в проеме течет в одну сторону и границы потока совпадают с физическими границами проема h1 и h2. Перепад давлений Dр, Па, в этом случае рассчитывают по формуле

        (Ш.14)

Если плотность равных давлений расположена в границах потока (h1 < y0 < h2), то в проеме текут два потока: из i-го помещения в j-е и из j-го в i-е. Нижний поток имеет границы h1 и у0, перепад давления Dр для этого потока рассчитывают по формуле

        (Ш.15)

Поток в верхней части проема имеет границы y0 и h2, перепад давления Dр, Па, для него рассчитывают по формуле

        (Ш.16)

Знак расхода газов (входящий в помещение расход считают положительным, выходящий - отрицательным) и значение r зависит от знака перепада давлений:

       (Ш.17)

Уравнение баланса массы выражается зависимостью

            (Ш.18)

где Vj - объем помещения, м3;

t - время, с;

y - скорость выгорания пожарной нагрузки, кг/с;

 - сумма расходов газов, входящих в помещение, кг/с;

 - сумма расходов газов, выходящих из помещения, кг/с

Уравнение энергии для коридора и лестничной клетки:

      (Ш.19)

где Сv, Сp - удельная изохорная и изобарная теплоемкости, кДж/(кг·К);

Тi, Тj -  температура газов соответственно в i-м и j-м помещениях, К.

Уравнение баланса масс отдельных компонентов продуктов горения и кислорода

          (Ш.20)

где ХL, j, ХL, i - концентрация L компонентов продуктов горения в j-м и i-м помещениях, кг/кг;

LL - количество L компонента продуктов горения (кислорода), выделяющегося (поглощающегося) при сгорании одного килограмма пожарной нагрузки, кг/кг.

Уравнение баланса оптической плотности дыма

            (Ш.21)

где mj, mi - оптическая плотность дыма в j-м и i-м помещениях, Нп/м;

Dm - дымообразующая способность пожарной нагрузки, Нп м/кг.

Оптическая плотность дыма при обычных условиях связана с расстоянием предельной видимости в дыму соотношением

             (Ш.22)

Время начала эвакуации tн.э для зданий (сооружений) без систем оповещения рассчитывают по результатам исследования поведения людей при пожарах в зданиях конкретного назначения.

При наличии в здании системы оповещения о пожаре tн.э принимают равным времени срабатывания системы с учетом ее инерционности. При отсутствии необходимых исходных данных для определения времени начала эвакуации в зданиях (сооружениях) без систем оповещения tн.э следует принимать равным 0,5 мин - для этажа пожара и 2 мин - для вышележащих этажей.

Если местом возникновения пожара является зальное помещение, где пожар может быть обнаружен одновременно всеми находящимися в нем людьми, то tн.э допускается принимать равным нулю. В этом случае вероятность Рэ.п д вычисляют по зависимости

            (Ш.23)

где tнб - необходимое время эвакуации из зальных помещений.

Примечание - Зданиями (сооружениями) без систем оповещения считают те здания (сооружения), возникновение пожара внутри которых может быть замечено одновременно всеми находящимися там людьми.

tнб рассчитывают для наиболее опасного варианта развития пожара, характеризующегося наибольшим темпом нарастания ОФП в рассматриваемом помещении. Сначала рассчитывают критическую продолжительность пожара tкр, с, по условию достижения каждым из ОФП предельно допустимых значений в зоне пребывания людей (рабочей зоне):

по повышенной температуре:

           (Ш.24)

по потере видимости:

       (Ш.25)

по пониженному содержанию кислорода:

   (Ш.26)

по каждому из газообразных токсичных продуктов горения:

      (Ш.27)

где В - размерный комплекс, зависящий от теплоты сгорания материала и свободного объема помещения, кг;

t0 - начальная температура воздуха в помещении, °С;

п - показатель степени, учитывающий изменение массы выгорающего материала во времени;

А - размерный параметр, учитывающий удельную массовую скорость выгорания горючего материала и площадь пожара, кг/сn;

Z - безразмерный параметр, учитывающий неравномерность распределения ОФП по высоте помещения;

Q - низшая теплота сгорания материала, МДж/кг;

Ср - удельная изобарная теплоемкость газа, МДж/(кг·К);

j - коэффициент теплопотерь;

h - коэффициент полноты горения;

V - свободный объем помещения, м3;

a - коэффициент отражения предметов на путях эвакуации;

Е - начальная освещенность, лк;

lпр - предельная дальность видимости в дыму, м;

Dm - дымообразующая способность горящего материала, Нп·м2/кт;

L - удельный выход токсичных газов при сгорании 1 кг материала, кг/кг;

X - предельно допустимое содержание токсичного газа в помещении, кг/м3,  = 0,11 кг/м3; XCO = 1,16·10-3 кг/м3; XHCl = 23·10-6 кг/м3);

 - удельный расход кислорода, кг/кг.

Если под знаком логарифма получается отрицательное число, то данный ОФП не представляет опасности.

Z рассчитывают по формуле

     (Ш.28)

где h - высота рабочей зоны, м (h = hпл + 1,7 - 0,5 d; hпл - высота площадки, на которой находятся люди, над полом помещения, м; d - разность высот пола, равная нулю при горизонтальном его расположении, м);

H - высота помещения, м.

Следует иметь в виду, что наибольшей опасности при пожаре подвергаются люди, находящиеся на более высокой отметке. Поэтому, например, при определении необходимого времени эвакуации людей из партера зрительного зала с наклонным полом, значение h следует находить, ориентируясь на наиболее высоко расположенные ряды кресел.

Параметры А и n рассчитывают так:

для случая горения жидкости с установившейся скоростью

где YF - удельная массовая скорость выгорания жидкости, кг/(м2·с);

для кругового распространения пожара

где v - линейная скорость распространения пламени, м/с;

для вертикальной или горизонтальной поверхности горения в виде прямоугольника, одна из сторон которого увеличивается в двух направлениях за счет распространения пламени (например распространения огня в горизонтальном направлении по занавесу после охвата его пламенем по всей высоте)

где b - перпендикулярный к направлению движения пламени размер зоны горения, м.

При отсутствии специальных требований a и Е принимают равными 0,3 и 50 лк соответственно, а значение lпр = 20 м.

Исходные данные для проведения расчетов могут быть взяты из справочной литературы.

Из полученных в результате расчетов значений критической продолжительности пожара выбирают минимальное:

              (Ш.29)

Необходимое время эвакуации людей tнб, мин, из рассматриваемого помещения рассчитывают по формуле

               (Ш.30)

При расположении людей на различных по высоте площадках необходимое время эвакуации следует определять для каждой площадки.

Свободный объем помещения соответствует разности между геометрическим объемом и объемом оборудования или предметов, находящихся внутри. Если рассчитать свободный объем невозможно, то допускается принимать его равным 80 % геометрического объема.

При наличии в здании незадымляемых лестничных клеток расчетный индивидуальный риск Qв для людей, находящихся в помещениях, расположенных выше этажа пожара, рассчитывают по формуле

                 (Ш.31)

Ш.2.6. Вероятность эвакуации людей Рд.в по наружным эвакуационным лестницам и другими путями эвакуации принимают равной 0,05 - в жилых; 0,03 - в остальных при наличии таких путей; 0,001 - при их отсутствии.

Ш.2.7. Вероятность эффективного срабатывания противопожарной защиты Рп.з рассчитывают по формуле

         (Ш.32)

где n - число технических решений противопожарной защиты в здании;

Ri - вероятность эффективного срабатывания i-го технического решения.

Ш.2.8. Для эксплуатируемых зданий (сооружений) расчетный индивидуальный риск допускается проверять окончательно с использованием статистических данных по формуле

                           (Ш.33)

где NT - число пожаров с гибелью людей в рассматриваемой группе однотипных зданий за период времени Т, лет;

Nоб - количество наблюдаемых объектов в группе.

Однотипными считают здания (сооружения) с одинаковой категорией пожарной опасности, одинакового функционального назначения и с близкими основными параметрами: геометрическими размерами, конструктивными характеристиками, количеством горючей нагрузки, вместимостью (числом людей в здании), производственными мощностями.

Ш.3. Оценка индивидуального риска.

Ш.3.1. Для проектируемых зданий (сооружений) индивидуальный риск первоначально оценивают по (Ш.2) при Рэ, равной нулю. Если при этом выполняется условие , то безопасность людей в зданиях (сооружениях) обеспечена на требуемом уровне системой предотвращения пожара. Если это условие не выполняется, то расчет индивидуального риска Qв следует проводить по расчетным зависимостям, приведенным в разделе Ш.2.

Ш.3.2. Допускается индивидуальный риск оценивать по Qв в одном или нескольких помещениях, наиболее удаленных от выходов в безопасную зону (например верхние этажи многоэтажных зданий).

Ш.4. Расчет социального риска.

Социальный риск оценивается как вероятность гибели в результате пожара 10 и более человек в течение года. Расчеты проводят следующим образом.

Ш.4.1. Определяют вероятность Q10 гибели 10 и более человек в результате пожара.

Ш.4.1.1. Для производственных помещений Q10 рассчитывают по формуле

       (Ш.34)

где М - максимально возможное количество погибших в результате пожара, чел.

      (Ш.35)

где N - количество работающих в помещении (здании), чел.

Ш.4.1.2. Для зальных помещений вероятность Q10 гибели 10 и более человек рассчитывают по формуле

(Ш.36)

где                                (Ш.37)

Ш.4.2. Вероятность гибели от пожара 10 и более человек в течение года R10 рассчитывают по формуле

      (Ш.38)

Ш.4.3. Для эксплуатируемых зданий (сооружений) расчетное значение социального риска допускается проверять окончательно с использованием аналитических данных по формуле

                          (Ш.39)

где N10 - число пожаров, повлекших за собой гибель 10 и более человек в течение периода наблюдения Т, лет;

Nоб - число наблюдаемых объектов.

Пример - Оценить индивидуальный и социальный риск для людей, работающих в механообрабатывающем цехе (зальное помещение).

Данные для расчета.

В механообрабатывающем цехе размером 104´72´16,2 м произошел аварийный разлив и загорание масла на площади 420 м2.

В цехе работают 80 чел., на четырех механических участках в три смены, Рпр = 1. Цех имеет два эвакуационных выхода посередине. Ширина центрального прохода между механическими участками равна 4 м, а ширина проходов между оборудованием и стенами равна 2 м, на участках работают по 20 чел. Люди находятся на нулевой отметке. Время установления стационарного режима выгорания масла по экспериментальным данным составляет 900 с. Характеристики горения масла, взятые из литературных источников, следующие: низшая теплота сгорания Q = 41,9 МДж/кг; дымообразующая способность, D = 243 Нп·м2/кг; удельный выход углекислого газа = 0,7 кг/кг; удельное потребление кислорода = 0,282 кг/кг; удельная массовая скорость выгорания y = 0,03 кг/(м2·с).

Расчет.

Расчетная схема эвакуации представлена на рисунке Ш.2.

 - место пожара; I, II - эвакуационные выходы; 1, 2 - участки эвакуационного пути.

Рисунок Ш.2.

Расчетная схема эвакуации.

 

Эвакуацию осуществляют в направлении первого эвакуационного выхода, так как второй заблокирован очагом пожара.

Плотность людского потока на первом участке эвакуационного пути:

Время движения людского потока по первому участку:

Интенсивность движения людского потока по второму участку:

Время движения людского потока по второму участку, так как q2 = 1 < qmax = 16,5:

Расчетное время эвакуации:

Геометрические характеристики помещения:

h = 1,7 м; V= 0,8 · 104 · 72 · 16,2 = 94,044 м3.

При горении жидкости с неустановившейся скоростью:

Определяем tкр при х = 0,3 и Е = 40 лк, B = 2136 кг:

по повышенной температуре

по потере видимости

по пониженному содержанию кислорода

по выделению углекислого газа

Необходимое время эвакуации людей из помещения:

Из сравнения tp с tнб получается:

Вероятность эвакуации по эвакуационным путям:

Рэ.п =0,999.

Вероятность эвакуации:

Расчетный индивидуальный риск:

То есть условие безопасности людей не выполнено, значение индивидуального риска больше допустимого.

Выполним оценку социального риска на рассматриваемом участке по формуле (Ш.36).

Поскольку tp < tбл, принимаем Q10 = 0, следовательно, вероятность гибели в результате пожара 10 и более человек на рассматриваемом участке равна 0.

ПРИЛОЖЕНИЕ Э

(рекомендуемое)

МЕТОД ОЦЕНКИ ИНДИВИДУАЛЬНОГО РИСКА ДЛЯ НАРУЖНЫХ ТЕХНОЛОГИЧЕСКИХ УСТАНОВОК.

Э.1. Настоящий метод применим для расчета индивидуального риска (далее - риска) на наружных технологических установках при возникновении таких поражающих факторов, как избыточное давление, развиваемое при сгорании газопаровоздушных смесей, и тепловое излучение.

Э.2. Оценку риска проводят на основе построения логической схемы, в которой учитывают различные инициирующие события и возможные варианты их развития. Пример построения логической схемы для резервуара хранения сжиженных углеводородных газов под давлением показан на рисунке Э.1.

Символы А1 - А10 обозначают:

А1 - мгновенное воспламенение истекающего продукта с последующим факельным горением;

А2 - факельное горение, тепловое воздействие факела приводит к разрушению близлежащего резервуара и образованию «огненного шара»;

А3 - мгновенный выброс продукта с образованием «огненного шара»;

А4 - мгновенного воспламенения не произошло, авария локализована благодаря эффективным мерам по предотвращению пожара либо в связи с рассеянием парового облака;

A5 - мгновенной вспышки не произошло, меры по предотвращению пожара успеха не имели, возгорание пролива;

А7 - сгорание облака парогазовоздушной смеси;

А9 - сгорание облака с развитием избыточного давления в открытом пространстве;

А6, А8, А10 - разрушение близлежащего резервуара под воздействием избыточного давления или тепла при горении пролива или образовании «огненного шара».

Рисунок Э.1.

Логическая схема развития аварии, связанной с выбросом горючих веществ на наружных установках.

Э.3. Рассчитывают вероятности Q(Ai) реализации каждого из рассматриваемых вариантов логической схемы. Для этого используют следующие соотношения:

        (Э.1)

где Qав - вероятность аварийного выброса горючего вещества (разгерметизация установки, резервуара, трубопровода);

Qмг - вероятность мгновенного воспламенения истекающего продукта;

Qф - вероятность факельного горения струи истекающего продукта;

Qо.ш - вероятность разрушения близлежащего резервуара под воздействием «огненного шара»;

     (Э.2)

            (Э.3)

где Qо.ш - вероятность разрушения резервуара с образованием «огненного шара».

(Э.4)

где  - вероятность того, что мгновенного воспламенения истекающего продукта не произойдет;

Рз - вероятность того, что средства предотвращения пожара задачу выполнили, либо произошло рассеяние облака парогазовоздушной смеси.

            (Э.5)

где  - вероятность невыполнения задачи средствами предотвращения пожара;

Qв.п - вероятность воспламенения пролива.

             (Э.6)

     (Э.7)

где

Qc.o - вероятность воспламенения облака паровоздушной смеси.

       (Э.8)

      (Э.9)

где Qс.д = 1 - Qс.о - вероятность сгорания облака паровоздушной смеси, с развитием избыточного давления.

     (Э.10)

Э.4. Оценку вероятностных параметров, входящих в формулы (Э.1) - (Э.10), проводят следующим образом.

Э.4.1. Вероятность Qав разгерметизации установки (трубопровода, резервуара) и выброса горючего вещества в течение года определяют исходя из статистических данных об авариях по формуле

                       (Э.11)

где Nа.в - общее число аварийных выбросов горючего продукта на установках данного типа;

Nуст - число наблюдаемых единиц установок;

Т - период наблюдсния, лет.

Э.4.2. Вероятность мгновенного возгорания истекающего продукта Qмг рассчитывают по формуле

          (Э.12)

где Nмг - число случаев мгновенного воспламенения истекающего продукта при его аварийных выбросах.

Э.4.3. При отсутствии необходимых статистических данных допускается принимать:

       (Э.13)

Э.4.4. Вероятность возникновения факельного горения Qф рассчитывают по формуле

                (Э.14)

где Nф - число случаев факельного горения истекающего продукта на установках данного типа.

Э.4.5. Вероятность возникновения «огненного шара» при разрушении близлежащего резервуара под воздействием пожара (избыточного давления) Qо.ш рассчитывают по формуле

       (Э.15)

где Рп.а - техническая надежность предохранительной арматуры резервуаров, принимают:

Pбл - техническая надежность систем блокирования процессов подачи и переработки продукта при аварии, принимается:

Рт.п - вероятность эффективной защиты поверхности установки с помощью теплоизолирующих покрытий:

Pop - вероятность эффективной работы систем орошения установок (резервуаров):

Роп - вероятность успеха выполнения задачи оперативными подразделениями пожарной охраны, прибывающими к месту аварии, рассчитывают по формуле

          (Э.16)

где Ру.п.с  - вероятность выполнения задачи установками пожарной сигнализации;

Рпр - вероятность вызова персоналом аварийных подразделений;

tp -расчетное время воздействия опасных факторов пожара на близлежащий резервуар до его разрушения, мин;

tпр - время прибытия оперативных подразделений к месту пожара, мин;

 - вероятность прибытия оперативных подразделений пожарной охраны за время, меньшее расчетного времени разрушения близлежащего резервуара.

Вероятность Рз предотвращения пожара благодаря эффективным противопожарным мероприятиям или по погодным условиям рассчитывают по формуле

                   (Э.17)

где Nн.в - число аварий, при которых не произошло воспламенения горючих веществ.

Э.4.6. Вероятность Qв.п воспламенения пролива горючих веществ, образовавшегося в результате аварии с разгерметизацией установки, рассчитывают по формуле

      (Э.18)

где Nв.п - число случаев воспламенения пролива при авариях на установках данного типа.

Э.4.7. Вероятность Qc.o сгорания облака паровоздушной смеси, образовавшейся в результате выброса и последующего испарения горючих веществ, рассчитывают по формуле

     (Э.19)

где Nc.o - число случаев сгорания облака при авариях на установках данного типа.

Э.4.8. Вероятность Qс.д сгорания паровоздушной смеси с развитием избыточного давления рассчитывают по формуле

       (Э.20)

где Nс.д - число случаев сгорания паровоздушной смеси с развитием избыточного давления при авариях на установках данного типа.

Э.4.9. Если статистические данные, необходимые для расчета вероятностных параметров, входящих в формулы (Э.1) - (Э.10), отсутствуют, вероятность реализации различных сценариев аварии рассчитывают по формуле

            (Э.21)

где  - статистическая вероятность развития аварии по i-й ветви логической схемы. Для СУГ,  определяют по таблице Э.1.

Таблица Э.1

Статистические вероятности различных сценариев развития аварии с выбросом СУГ.

Сценарий аварии

Вероятность

Сценарий аварии

Вероятность

Факел

0,0574

Сгорание с развитием

 

Огненный шар

0,7039

избыточного давления

0,0119

Горение пролива

0,0287

Без горения

0,0292

Сгорание облака

0,1689

Итого

1

Э.5. Для каждого варианта логической схемы проводят расчеты поражающих факторов (интенсивность теплового излучения, длительность его воздействия, избыточное давление и импульс волны давления) с помощью методов, приведенных в приложениях В, Д, Е. Вычисления проводят для заданных расстояний от места инициирования аварии. Количество вещества, принимающего участие в создании поражающих факторов, оценивают в соответствии с расчетным вариантом аварии.

Э.6. Условная вероятность  поражения человека избыточным давлением, развиваемым при сгорании газопаровоздушных смесей, на расстоянии r от эпицентра рассчитывают следующим образом:

- вычисляются избыточное давление Dp и импульс i по методам, описанным в приложении Е;

- исходя из значений Dp и i, вычисляют значение «пробит» - функции Рr по формуле

              (Э.22)

где

          (Э.23)

Dp - избыточное давление, Па;

i - импульс волны давления, Па·с;

- с помощью таблицы Э.2 определяют условную вероятность поражения человека.

Таблица Э.2

Значения условной вероятности поражения человека в зависимости от Рr.

Условная вероят-

ность поражения, %

Pr

0

1

2

3

4

5

6

7

8

9

0

-

2,67

2,95

3,12

3,25

3,36

3,45

3,52

3,59

3,66

10

3,72

3,77

3,82

3,90

3,92

3,96

4,01

4,05

4,08

4,12

20

4,16

4,19

4,23

4,26

4,29

4,33

4,36

4,39

4,42

4,45

30

4,48

4,50

4,53

4,56

4,59

4,61

4,64

4,67

4,69

4,72

40

4,75

4,77

4,80

4,82

4,85

4,87

4,90

4,92

4,95

4,97

50

5,00

5,03

5,05

5,08

5,10

5,13

5,15

5,18

5,20

5,23

60

5,25

5,28

5,31

5,33

5,36

5,39

5,41

5,44

5,47

5,50

70

5,52

5,55

5,58

5,61

5,64

5,67

5,71

5,74

5,77

5,81

80

5,84

5,88

5,92

5,95

5,99

6,04

6,08

6,13

6,18

6,23

90

6,28

6,34

6,41

6,48

6,55

6,64

6,75

6,88

7,05

7,33

-

0,00

0,10

0,20

0,30

0,40

0,50

0,60

0,70

0,80

0,90

99

7,33

7,37

7,41.

7,46

7,51

7,58

7,65

7,75

7,88

8,09

Э.7. Условная вероятность поражения человека тепловым излучением определяется следующим образом:

а) рассчитываются Рr по формуле

             (Э.24)

где t - эффективное время экспозиции, с;

q - интенсивность теплового излучения, кВт/м2.

t определяют:

1) для пожаров проливов ЛВЖ, ГЖ и твердых материалов

                          (Э.25)

где to - характерное время обнаружения пожара, с (допускается принимать t = 5 с);

х - расстояние от места расположения человека до зоны (интенсивность теплового излучения не превышает 4 кВт/м2), м;

v - скорость движения человека, м/с (допускается принимать v = 5 м/с);

2) для воздействия «огненного шара» - в соответствии с приложением Д;

б) с помощью таблицы Э.2 определяют условную вероятность  поражения человека тепловым излучением.

Э.8. Индивидуальный риск R, год-1, определяют по формуле

                  (Э.26)

где  - условная вероятность поражения человека при реализации i-й ветви логической схемы;

Q(Ai) - вероятность реализации в течение года i-й ветви логической схемы, год-1;

п - число ветвей логической схемы.

Пример - Расчет индивидуального риска при выбросе пропана из шарового резервуара.

Данные для расчета.

Резервуар расположен на территории резсрвуарного парка склада сжиженных газов и имеет объем 600 м3-Температура 20 °С. Плотность сжиженного пропана 530 кг/м3. Степень заполнения резервуара 80 % (по объему). Удельная теплота сгорания пропана 4,6·107 Дж/кг. Расстояние от резервуара до человека, для которого определяют индивидуальный риск, составляет 500 м. Анализ статистики аварий показал, что вероятность выброса пропана из резервуара составляет 1 10-3 год-1.

Расчет.

Выполним оценку вероятности развития аварии по таблице Э.1 и формуле (Э.21). Вероятность сгорания паровоздушной смеси в открытом пространстве с образованием волны избыточного давления (А9)

Вероятность образования «огненного шара» (А3):

Вероятность воспламенения пролива (А5):

Вероятности развития аварии в остальных случаях принимают равными 0.

Определяем значения поражающих факторов с помощью методов, приведенных в приложениях В, Д, Е.

Согласно расчетам, выполненным в контрольных примерах приложений Д, Е, избыточное давление Dp и импульс i волны давления, интенсивность теплового излучения от «огненного шара» qо.ш и время его существования ts на расстоянии 500 м составляют

Dp = 16,2 кПа, i = 1000 Па·с; qо.ш = 12,9 кВт/м2, ts = 40 с.

В соответствии с приложением В значение интенсивности теплового излучения от пожара пролива пропана на расстоянии 500 м составляет

qп = 0,7 кВт/м2.

Для приведенных значений поражающих факторов по формулам (Э.22) и (Э.24) определяем значения «пробит» - функции Рr, которые соответственно составляют

Для указанных значений «пробит» - функции по таблице Э.2 условная вероятность поражения человека поражающими факторами равна:

По формуле (Э.26) определяем индивидуальный риск:

ПРИЛОЖЕНИЕ Ю

(рекомендуемое)

МЕТОД ОЦЕНКИ СОЦИАЛЬНОГО РИСКА ДЛЯ НАРУЖНЫХ ТЕХНОЛОГИЧЕСКИХ УСТАНОВОК.

Ю.1. Настоящий метод применим для расчета социального риска (далее - риска) на наружных технологических установках при возникновении таких поражающих факторов, как избыточное давление, развиваемое при сгорании газопаровоздушных смесей, и интенсивность теплового излучения.

Ю.2. Оценку риска проводят на основе построения логической схемы, в которой учитываются различные инициирующие события и возможные варианты их развития. Пример построения логической схемы приведен в разделе Э.2.

Ю.3. Рассчитывают вероятности Q(Ai) реализации каждой из рассматриваемых ветвей логической схемы. Для этого используют соотношения (Э.1) - (Э.10), приведенные в разделах Э.3 и Э.4 приложения Э.

Ю.4. Если статистические данные, необходимые для расчета вероятностных параметров, входящих в формулы (Э.1) - (Э.10), отсутствуют, то вероятность реализации различных сценариев аварии определяют в соответствии с Э.4.9.

Ю.5. Для каждой ветви логической схемы проводят расчеты значений поражающих факторов (интенсивность теплового излучения, длительность его воздействия, избыточное давление и импульс волны давления) с помощью методов, приведенных в приложениях В, Д, Е. Вычисления проводят для заданных расстояний от места инициирования аварии. Количество вещества, принимающего участие в создании поражающих факторов, оценивают в соответствии с расчетным вариантом аварии.

Ю.6. Определяют условные вероятности  поражения человека на различных расстояниях r от наружной установки при реализации i-й ветви логической схемы. Определения проводят в соответствии с разделами Э.6 и Э.7. Строят графические зависимости  = f(r).

Ю.7. На генеральном плане предприятия вокруг наружной установки строят зоны поражения, и для каждой из этих зон определяют:

- средние (по зоне) условные вероятности , поражения человека (j - номер зоны);

- среднее число nj людей, постоянно находящихся в j-й зоне.

Ю.8. Вычисляют ожидаемое число Ni погибших людей при реализации i-й ветви логической схемы по формуле

                   (Ю.1)

где k - число рассматриваемых зон поражения, выбираемое исходя из того, что вне k-й зоны все значения  а в k-й зоне хотя бы одно из значений

Ю.9. Социальный риск S рассчитывают по формуле

             (Ю.2)

где l - число ветвей логической схемы, для которых (No - ожидаемое число погибших людей, для которого оценивается социальный риск. Допускается принимать No = 10).

Если для всех ветвей логической схемы выполняется условие Ni < No, то рассматривают попарные сочетания ветвей логической схемы (реализация в течение года двух ветвей логической схемы), для которых выполняется условие:

       (Ю.3)

При этом Sr рассчитывают по формуле

         (Ю.4)

где  - вероятности реализации ветвей i1 и i2 дерева событий соответственно.

В формуле (Ю.4) суммирование проводят по всем парам ветвей логической схемы, для которых выполняется условие (Ю.3).

Если ни для одной пары ветвей логической схемы условие (Ю.3) не выполняется, то Sr принимают равным 0.

Пример - Расчет социального риска при выбросе пропана из шарового резервуара.

Данные для расчета.

Резервуар расположен на территории резервуарного парка склада сжиженных газов и имеет объем 600 м3 (рисунок Ю.1). Температура 20 °С. Плотность сжиженного пропана 530 кг/м3. Степень заполнения резервуара 80 % (по объему). Удельная теплота сгорания пропана 4,6 107 Дж/кг. Численность персонала, обслуживающего склад, - 15 чел. Режим работы - трехсменный. С одной стороны склада от его внешней границы расположена территория садово-дачных участков с плотностью заселения 200 чел/км2. Далее находится жилая зона с плотностью заселения 2000 чел/км2 (рисунок Ю.1). Анализ статистики аварий показал, что вероятность выброса пропана из резервуара составляет 1 10-3 год-1.

Расчет.

Согласно расчетам, выполненным в контрольном примере приложения Э, вероятности сгорания паро-воздушной смеси с образованием волны давления, образования «огненного шара» и воспламенения пролива соответственно составляют

Вероятности развития аварии по остальным вариантам принимают равными 0.

В соответствии с приложениями В, Д, Е рассчитываем значения поражающих факторов, соответствующих рассматриваемым вариантам логической схемы, и значения условных вероятностей поражения человека  (согласно приложению Э) на различных расстояниях от аварийного резервуара.

Выбираем расстояния от 100 до 1000 м через каждые 100 м.

Вычисленные значения  наносим на график (рисунок Ю.2).

Производим разделение территории на зоны поражения.

Целесообразно провести разделение на три зоны - А, Б, В, а именно:

- зона А - территория склада (количество человек, постоянно пребывающих в зоне А, - пА = 15/3 = 5 человек);

- зона Б - территория, занимаемая садово-дачными участками [количество человек, постоянно пребывающих в зоне Б, - nБ= rБ S, (rБ - плотность заселения, S - площадь, занимаемая садово-дачными участками)];

- зона В - территория, занимаемая жилой зоной [количество человек, постоянно пребывающих в зоне В, - nВ = rВ S, (rВ - плотность заселения, S - площадь жилой зоны, nБ, nВ - приведены в таблице Ю.1)].

Рисунок Ю.1.

Схема территории склада и прилегающей к нему местности.

 

Таблица Ю.1

Результаты вычислений, необходимые для определения социального риска.

Зона

Расстояние от резервуара, м

Число человек в зоне

Условные вероятности поражения человека (средние по зонам)

Ожидаемое число погибших человек

А

I

300

5

92

97

0

5

5

0

Б

II

400

22

81

83

0

18

18

0

III

500

28

51

19

0

14

5

0

IV

600

34

28

1

0

10

0

0

V

700

40

14

0

0

6

0

0

В

VI

800

480

7

0

0

34

0

0

VII

900

534

3

0

0

16

0

о i

VIII

1000

596

2

0

0

12

0

0

Для большей точности расчета разделяем территорию зон Б и В на подзоны (с II по VIII), следующие одна за другой через каждые 100 м (рисунок Ю.2), и определяем число людей nБ, nВ, постоянно пребывающих в этих подзонах (таблица Ю.1).

С помощью графика (рисунок Ю.2) и формулы (Ю.1) определяем средние по подзонам I - VIII условные вероятности поражения человека ()и ожидаемое число погибших людей Ni при реализации соответствующих вариантов логической схемы (для подзоны I определение проводят по внешней границе зоны). Результаты определения приведены в таблице Ю.1.

На основании полученных результатов и с помощью формулы (Ю.2) определяем социальный риск

1 - пожар пролива; 2 - «огненный шар»; 3 - сгорание с развитием избыточного давления; 4 - пороговое значение  = 1·10-2 год-1.

Рисунок Ю.2.

Зависимость условной вероятности поражения человека  на различных расстояниях от резервуара.

 

ПРИЛОЖЕНИЕ Я

БИБЛИОГРАФИЯ.

[1] СНиП 2.01.02-85 Противопожарные нормы.

[2] СНиП 2.09.03-85 Сооружения промышленных предприятий.

[3] СНиП 2.04.05-91 Отопление, вентиляция и кондиционирование.

[4] СНиП 2.04.09-84 Пожарная автоматика зданий и сооружений.

[5] СНиП 2.11.03-93 Склады нефти и нефтепродуктов. Противопожарные нормы.

[6] НПБ 21-94 Системы аэрозольного тушения пожаров. Временные нормы и правила проектирования и эксплуатации.

 

___________________________________________________________________________

Ключевые слова: технологический процесс, пожарная безопасность, уровень пожарной опасности, объект, пороговое количество веществ, авария

 



уроки по алготрейдингу на Python с нуля



Яндекс цитирования

   Copyright © 2008-2026 ,  www.infosait.ru

backtrader - уроки алготрейдинга на python