ИНФОСАЙТ.ру
Госты, стандарты, нормативы. В библиотеке 60000 документов. Регулярное обновление. Круглосуточный бесплатный доступ!
БИБЛИОТЕКА ГОСТОВ, СТАНДАРТОВ И НОРМАТИВОВ

:: АЛГОТРЕЙДИНГ ::


АЛГОТРЕЙДИНГ
шаг за шагом


БЕСПЛАТНЫЕ УРОКИ по созданию торговых роботов на PYTHON с нуля, шаг за шагом.


Минимальные знания на PYTHON.
Библиотеки BackTrader и Pandas, сигналы с Pine Script из TradingView.
Связка с брокерами, телеграм.
Создание простых интерфейсов.

 

Все документы, представленные в каталоге, не являются их официальным изданием и предназначены исключительно для ознакомительных целей. Электронные копии этих документов могут распространяться без всяких ограничений. Вы можете размещать информацию с этого сайта на любом другом сайте.


МЕЖГОСУДАРСТВЕННЫЙ СОВЕТ ПО СТАНДАРТИЗАЦИИ, МЕТРОЛОГИИ И СЕРТИФИКАЦИИ
(МГС)

INTERSTATE COUNCIL FOR STANDARDIZATION, METROLOGY AND CERTIFICATION
(ISC)

МЕЖГОСУДАРСТВЕННЫЙ
СТАНДАРТ

ГОСТ
31330.1-
2006
(ИСО 11819-1:1997)

Шум

ОЦЕНКА ВЛИЯНИЯ ДОРОЖНОГО ПОКРЫТИЯ
НА ТРАНСПОРТНЫЙ ШУМ

Часть 1

Статистический метод

ISO 11819-1:1997
Acoustics - Measurement of the influence of road surfaces on traffic noise -
Part 1: Statistical Pass-By methods
(MOD)

Москва

Стандартинформ

2007

Предисловие

Цели, основные принципы и основной порядок проведения работ по межгосударственной стандартизации установлены ГОСТ 1.0-92 «Межгосударственная система стандартизации. Основные положения» и ГОСТ 1.2-97 «Межгосударственная система стандартизации. Стандарты межгосударственные, правила и рекомендации по межгосударственной стандартизации. Порядок разработки, принятия, применения, обновления и отмены»

Сведения о стандарте

1 ПОДГОТОВЛЕН Открытым акционерным обществом «Научно-исследовательский центр контроля и диагностики технических систем» на основе собственного аутентичного перевода стандарта, указанного в пункте 4

2 ВНЕСЕН Федеральным агентством по техническому регулированию и метрологии РФ

3 ПРИНЯТ Межгосударственным советом по стандартизации, метрологии и сертификации (протокол № 29 от 24 июня 2006 г.)

За принятие проголосовали:

Краткое наименование страны по MK (ИСО 3166) 004-97

Код страны по МК (ИСО 3166) 004-97

Сокращенное наименование национального органа по стандартизации

Азербайджан

AZ

Азстандарт

Беларусь

BY

Госстандарт Республики Беларусь

Кыргызстан

KG

Национальный институт стандартов и метрологии Кыргызской Республики

Казахстан

KZ

Госстандарт Республики Казахстан

Российская Федерация

RU

Федеральное агентство по техническому регулированию и метрологии

Таджикистан

TJ

Таджикстандарт

Украина

UA

Госпотребстандарт Украины

4 Настоящий стандарт является модифицированным по отношению к международному стандарту ИСО 11819-1:1997 «Акустика. Определение влияния дорожного покрытия на транспортный шум. Часть 1. Статистический метод» (ISO 11819-1:1997 «Acoustics - Measurement of the influence of road surfaces on traffic noise - Part 1: Statistical Pass-By method»). При этом дополнительные слова и фразы, внесенные в текст стандарта для учета потребностей национальной экономики указанных выше государств или особенностей межгосударственной стандартизации, выделены курсивом. Отличия настоящего стандарта от примененного в нем международного стандарта ИСО 11819-1:1997 указаны во введении

5 Приказом Федерального агентства по техническому регулированию и метрологии от 28 марта 2007 г. № 52-ст межгосударственный стандарт ГОСТ 31330.1-2006 (ИСО 11819-1:1997) введен в действие в качестве национального стандарта Российской Федерации с 1 июля 2007 г.

6 ВВЕДЕН ВПЕРВЫЕ

Информация о введении в действие (прекращении действия) настоящего стандарта публикуется в указателе «Национальные стандарты».

Информация об изменениях к настоящему стандарту публикуется в указателе «Национальные стандарты», а текст изменений - в информационных указателях «Национальные стандарты». В случае пересмотра или отмены настоящего стандарта соответствующая информация будет опубликована в информационном указателе «Национальные стандарты»

Содержание

1 Область применения

2 Нормативные ссылки

3 Термины и определения

4 Метод измерений

5 Средства измерений

5.1 Акустические средства измерений

5.2 Средства частотного анализа

5.3 Калибровка

5.4 Средства измерения скорости транспортного средства

5.5 Средства измерения температуры

6 Испытательные участки

6.1 Выбор места измерения

6.2 Измерения на одном или двух испытуемых участках

6.3 Отклонения от звукового поля свободного пространства

6.4 Барьеры и другие препятствия, способные отражать или экранировать звук

6.5 Поверхность между испытуемой дорогой и микрофоном

6.6 Особые условия на испытуемом участке

7 Условия дорожного движения

7.1 Классификация транспортных средств

7.2 Отбор транспортных средств

7.3 Минимальное число транспортных средств

7.4 Категории дорог

8 Проведение измерений

8.1 Положение микрофона

8.2 Измерение уровня звука

8.3 Измерения в полосах частот

8.4 Измерение скорости

8.5 Измерение температуры

8.5.1 Общие положения

8.5.2 Температура воздуха

8.5.3 Температура дорожного покрытия

9 Нормализация данных

9.1 Регрессионный анализ

9.2 Определение уровня звука транспортного средства на опорных скоростях

9.3 Диапазон скоростей для построения линии регрессии

9.4 Коррекция уровней звука по температуре

9.5 Определение статистического показателя

9.6 Неопределенность измерений

10 Образцовое дорожное покрытие

10.1 Общий случай

10.2 Нормализованное образцовое дорожное покрытие

10.3 Образцовое дорожное покрытие эквивалентного срока эксплуатации

10.4 Произвольное образцовое дорожное покрытие

11 Метеорологические условия

11.1 Ветер

11.2 Температура

11.3 Состояние дорожного покрытия

11.4 Проверка влажности пористых дорожных покрытий

12 Фоновый шум

13 Протокол испытаний

Приложение А (справочное) Категории транспортных средств

Приложение В (справочное) Применимость и устойчивость статистического метода

Приложение С (справочное) Метод контроля стабильности шума транспортного средства

Приложение D (справочное) Пример нормализованного образцового дорожного покрытия

Приложение Е (справочное) Пример формы протокола испытаний

Библиография

Введение

В настоящем стандарте раздел «Нормативные ссылки» изложен в соответствии с ГОСТ 1.5-2001 и выделен сплошной вертикальной линией, расположенной слева от приведенного текста.

В тексте стандарта соответствующая ссылка выделена подчеркиванием сплошной горизонтальной линией.

В настоящий стандарт включены дополнительные по отношению к международному стандарту ИСО 11819-1:1997 положения, отражающие потребности национальной экономики государств, указанных в предисловии, а именно:

- из нормативных ссылок перенесены в библиографию международные стандарты ИСО 10844:1994 и ИСО 13473-1:1997, МЭК 60942:2003 как не введенные в качестве межгосударственных стандартов. Добавлены ссылки на ГОСТ 17187 и ГОСТ 17168-82 как аналоги публикаций МЭК 60651:1979 и МЭК 61260:1995;

- из текста стандарта и библиографии удалены ссылки на источники, не являющиеся нормативными документами, и труднодоступные для пользователей СНГ;

- из 5.3 исключены требования к срокам поверки калибратора, поскольку они определяются не настоящим стандартом, а документами метрологических служб;

- из приложения С удалено примечание 3, содержащее ссылку на несуществующий международный стандарт ИСО 11819-2;

- добавлены ссылки на приложения В и С, отсутствующие в международном стандарте ИСО 11819-1.

ГОСТ 31330.1–2006
(ИСО 11819-1:1997)

МЕЖГОСУДАРСТВЕННЫЙ СТАНДАРТ

Шум

ОЦЕНКА ВЛИЯНИЯ ДОРОЖНОГО ПОКРЫТИЯ НА ТРАНСПОРТНЫЙ ШУМ

Часть 1

Статистический метод

Noise. Measurement of the influence of road surfaces on traffic noise. Part 1. Statistical method

Дата введения - 2007-07-01

1 Область применения

Настоящий стандарт устанавливает статистический метод сравнения транспортного шума, возникающего при движении различного по составу транспортного потока по различным известным дорожным покрытиям, с целью оценки других дорожных покрытий. Уровни звука, создаваемого движущимися на заданной скорости легкими и тяжелыми транспортными средствами, сопоставляются с определенным дорожным покрытием. Метод применяют для движения с постоянной скоростью от 50 км/час и более в условиях свободного транспортного потока. При условиях движения, отличных от свободного потока, таких как движение на перекрестках при скоплении транспортных средств, влияние дорожного покрытия на транспортный шум незначительно.

Данный метод сравнения дорожных покрытий по шуму дает возможность дорожным организациям и органам по защите окружающей среды установить обычный или предельный срок эксплуатации покрытия на основе точного шумового критерия. Однако определение такого критерия не является предметом рассмотрения настоящего стандарта.

Статистический метод используют:

- для классификации покрытий в обычном и хорошем состояниях по их влиянию на транспортный шум;

- для оценки влияния дорожного покрытия на транспортный шум на конкретных участках независимо от состояния и продолжительности эксплуатации покрытия. Примером применения данного метода является оценка изменения шума в соответствии с результатами измерений до ремонта (замены) покрытия и после ремонта. Однако из-за строгих требований к акустическим условиям данный метод в общем случае не следует применять для приемки работ на произвольно выбранном участке дороги.

2 Нормативные ссылки

В настоящем стандарте использованы нормативные ссылки на следующие межгосударственные стандарты:

ГОСТ ИСО 5725-1-2002 Точность (правильность и прецизионность) методов и результатов измерений. Часть 1. Основные положения и определения (ИСО 5725-1:1994, IDТ)

ГОСТ 17187-81 Шумомеры. Общие технические требования и методы испытаний (МЭК 61672-1:2002 «Электроакустика. Шумомеры. Часть 1. Требования», NEQ)

ГОСТ 17168-82 Фильтры электронные октавные и третьоктавные. Общие технические требования и методы испытаний (МЭК 61260:1995 «Электроакустика - Октавные и дробно - октавные частотные фильтры», NEQ)

Примечание - При пользовании настоящим стандартом целесообразно проверить действие ссылочных стандартов по указателю «Национальные стандарты», составленному по состоянию на 1 января текущего года, и по соответствующим информационным указателям, опубликованным в текущем году. Если ссылочный стандарт заменен (изменен), то при пользовании настоящим стандартом следует руководствоваться замененным (измененным) стандартом. Если ссылочный стандарт отменен без замены, то положение, в котором дана ссылка на него, применяется в части, не затрагивающей эту ссылку.

3 Термины и определения

В настоящем стандарте применены следующие термины с соответствующими определениями:

3.1 Шум

3.1.1 транспортный шум (traffic noise): Шум, создаваемый в целом движением транспорта по дороге во время испытаний.

3.1.2 шум транспортного средства (vehicle noise): Суммарный шум отдельно взятого транспортного средства, двумя главными компонентами которого являются шум силовой установки (см. 3.1.4) и шум шин (см. 3.1.3).

3.1.3 шум шин (tyre/road noise): Шум, возникающий в результате взаимодействия шин с дорогой.

3.1.4 шум силовой установки (power unit noise): Шум, генерируемый двигателем транспортного средства, выхлопной системой, системой всасывания, вентиляторами, трансмиссией и т. п.

3.2 статистический метод [Statistical Pass-By (SPB)]: Метод измерения шума транспортного средства и транспортного шума, возникающего на различных участках дорожного покрытия при заданных условиях движения транспорта.

Примечание - Измерения выполняют на дороге с большим числом транспортных средств, движущихся в нормальном режиме. Результаты, полученные данным методом, нормируют к стандартным скоростям в соответствии с категорией рассматриваемой дороги.

3.3 Категории дорог по скорости

Устанавливают три категории дорог, отличающиеся диапазоном скоростей транспортного потока и связанными с ними территориями (городские, пригородные, сельские и т.д.).

3.3.1 низкоскоростная дорога («low» road speed category): Дорога со скоростью движения транспортного потока от 45 до 64 км/час.

Примечание - Такие условия обычно связывают с городским движением.

3.3.2 среднескоростная дорога («medium» road speed category): Дорога со скоростью движения транспортного потока от 65 до 99 км/час.

Примечание - Такие условия обычно имеют место в пригородных зонах или на обычных междугородных трассах.

3.3.3 автомагистраль («high» road speed category): Дорога со скоростью движения транспортного потока со скоростью 100 км/час и более.

Примечания

1 Тяжелые транспортные средства могут двигаться с меньшей средней скоростью.

2 Такие условия обычно имеют место на скоростных автомагистралях и в пригородных зонах.

3 Используемая в настоящем стандарте классификация дорог по категориям отличается от классификации дорог по [1].

3.4 Категории транспортных средств

В категории объединяют транспортные средства, имеющие общие характерные особенности, по которым они легко идентифицируются в транспортном потоке, например количество осей или размеры. Предполагают, что транспортные средства одной категории при движении в одинаковых режимах создают шум с близкими по значениям параметрами. В настоящем стандарте используют следующие категории транспортных средств, существенные при рассмотрении шумовых характеристик дорожного покрытия (см. приложение А).

Примечание - Используемая в настоящем стандарте классификация транспортных средств по категориям ограничена целями настоящего стандарта и отличается от классификации Комитета по внутреннему транспорту Европейской экономической комиссии ООН (КВТ ЕЭК ООН).

3.4.1 категория 1 (cars): Пассажирские легковые автомобили.

3.4.2 категория 2 (heavy vehicles): Тяжелые транспортные средства - все грузовики, городские и междугородные автобусы, имеющие, по меньшей мере, две оси и более четырех колес.

3.4.2.1 категория 2а (dual-axle heavy vehicles): Двухосные тяжелые транспортные средства - грузовики, городские и междугородные автобусы, имеющие две оси и более четырех колес.

3.4.2.2 категория 2b (multi-axle heavy vehicles): Многоосные тяжелые транспортные средства - грузовики, городские и междугородные автобусы, имеющие более двух осей.

3.5 максимальный уровень звука (maximum sound level) Lmax, дБА: Наибольший уровень звука, измеренный с использованием временной характеристики F шумомера во время прохождения транспортного средства, для акустически распознаваемых транспортных средств, то есть незначительно маскируемых шумом других транспортных средств (см. 7.2).

3.6 уровень звука транспортного средства (vehicle Sound Level) Lveh, дБА: Максимальный уровень звука, определенный для опорной скорости по зависимости линии регрессии максимального уровня звука транспортных средств от логарифма скорости, построенной для каждой категории транспортных средств.

3.7 статистический показатель SPBI [statistical Pass-By Index (SPBI)] дБА: Показатель уровня шума для сравнения акустических характеристик дорожных покрытий, определяемый по уровням звука транспортных средств с учетом состава и скорости движения транспортного потока.

3.8 образцовое дорожное покрытие (reference surface): Дорожное покрытие, выбранное по определенным правилам для целей измерения в соответствии с настоящим стандартом.

Примечания

1 Уровни звука на образцовом дорожном покрытии нормируют к нулевому уровню (0 дБ) и уровни на всех других дорожных покрытиях представляют как отклонения от этого образцового уровня.

2 Основная цель метода - сравнение дорожных покрытий по уровням транспортного шума. Уровни транспортного шума, измеренные на одном дорожном покрытии, сравнивают с уровнями шума, измеренными на другом дорожном покрытии, принимаемом в качестве образцового.

3.9 Поглощающая поверхность

3.9.1 поглощающая поверхность дороги с твердым покрытием или грунтовой дороги (absorptive surface for road or ground surfaces): Поверхность, поглощающая большую часть падающей на нее звуковой энергии.

Примечание - Примерами типичных поглощающих поверхностей являются слой гравия, песок, некоторые виды пористых дорожных покрытий и земля, покрытая травой, плющом или другой низкой растительностью.

3.9.2 звукопоглощающая поверхность акустических экранов (absorptive surface for noise barriers): Виды поверхностей, которыми оборудуют некоторые акустические экраны со стороны источника шума, предназначенные для уменьшения отражений звука.

4 Метод измерений

При статистическом методе одновременно измеряют скорости транспортных средств и максимальные уровни звука статистически значимого числа отдельно проходящих транспортных средств на определенной стороне дороги. Каждое наблюдаемое транспортное средство классифицируют по одной из трех категорий: категория 1, категория 2а и категория 2b. Другие категории транспортных средств не рассматривают, так как они не дают дополнительной информации для оценки влияния дорожного покрытия на транспортный шум при использовании данного метода.

Для каждого диапазона скоростей по 3.3 и указанных категорий транспортных средств назначают опорную скорость. У каждого отдельного проходящего транспортного средства регистрируют значение уровня звука и скорость. Для каждой категории транспортных средств строят линию регрессионной зависимости максимальных уровней звука от логарифма скорости транспортного средства. По этой линии определяют среднее значение максимального уровня звука при опорной скорости. Этот уровень называют уровнем звука транспортного средства Lveh.

С целью установления акустической характеристики дорожного покрытия в виде обобщенного показателя уровни звука транспортного средства для категории 1, категорий 2а и 2b суммируют по энергии пропорционально числу автомобилей данных категорий в транспортном потоке. Этот показатель называется статистическим показателем (см. 3.6) и может быть использован для сравнения дорожных покрытий по шуму транспортного потока. Он не пригоден для определения уровня транспортного шума.

Некоторые условия применимости статистического метода приведены в приложении В.

5 Средства измерений

5.1 Акустические средства измерений

Шумомер (или эквивалентная измерительная система) должен(на) соответствовать требованиям к шумомерам 1-го класса по ГОСТ 17187.

Следует применять рекомендованный производителем ветрозащитный экран для выбранного типа микрофона. Производитель должен гарантировать отсутствие существенного влияния ветрозащитного экрана на характеристики шумомера при измерениях на местности.

5.2 Средства частотного анализа

Рекомендуется использовать третьоктавный анализ в полосах со среднегеометрическими частотами от 50 до 10000 Гц. Третьоктавные фильтры должны соответствовать ГОСТ 17168.

5.3 Калибровка

Перед началом измерений аппаратуру прогревают в течение рекомендуемого производителем времени, затем проверяют общую чувствительность шумомера или эквивалентной измерительной системы (включая микрофон). При необходимости ее регулируют в соответствии с инструкциями производителя. Для этого может потребоваться применение акустического калибратора по [2]. Проверки следует выполнять также по окончании измерений и регистрировать полученные результаты. Любые отклонения от нормы указывают в протоколе измерений. Если в серии измерений результаты калибровки отличаются более чем на 0,5 дБ, то измерения считают недействительными. Такую же подготовку аппаратуры следует выполнять при использовании частотного анализатора.

Допустимая погрешность калибратора - не более ± 0,3 дБ.

5.4 Средства измерения скорости транспортного средства

Мгновенную скорость транспортного средства во время его прохождения мимо микрофона следует измерять со стандартной неопределенностью менее ± 3 %. Не следует использовать средства измерений, размещаемые на поверхности дороги и приводимые в действие шинами транспортного средства.

5.5 Средства измерения температуры

Допустимая погрешность средств измерения температуры - 1 °С. Не допускается применять измерители температуры воздуха на основе инфракрасных приборов.

6 Испытательные участки

6.1 Выбор места измерения

При выборе места измерения следует соблюдать следующие требования:

а) испытуемый участок дороги должен иметь протяженность 30 м в обе стороны от места расположения микрофона. Для автомагистралей это расстояние - 50 м;

b) дорога должна быть строго горизонтальной и прямой. Допускаются дороги с плавными поворотами или с уклоном менее 1 %;

c) число транспортных средств, движущихся с постоянной скоростью, должно быть достаточным для проведения измерений;

d) следует соблюдать требования по фоновому шуму согласно разделу 12. Отбор транспортных средств - по 7.2;

e) дорожное покрытие должно быть в хорошем состоянии (если не поставлена задача выявить влияние плохого состояния дорожного покрытия) и должно быть однородным на протяжении всего испытуемого участка. Дорожные покрытия, имеющие, например, чрезмерно большие шероховатости, поверхностные трещины, битумные потеки, обширные выбоины и протяженные стыки, не пригодны для классификации покрытий;

f) в транспортном потоке на испытуемом участке дороги должно быть достаточное число транспортных средств каждой категории, необходимое для проведения полного анализа.

Примечание - Некоторые типы дорожного покрытия довольно быстро меняют свои акустические характеристики после начала эксплуатации, поэтому измерения на необкатанных дорогах имеют ограниченную достоверность.

6.2 Измерения на одном или двух испытуемых участках

Измерения следует выполнять в общем случае на одном дорожном покрытии и затем сравнивать с аналогичными измерениями, выполненными для других покрытий, где движение может отличаться. Однако в некоторых случаях акустические характеристики покрытий сравнивают на двух и более смежных участках дороги (парные измерения), проводя измерения по мере прохождения по ним одних и тех же транспортных средств.

Использование данного приема повышает точность метода за счет устранения различий в составе транспортного потока и климатических условий.

Из 6.1 следует, что точки измерений располагают на расстоянии, по меньшей мере, 60 м (100 м для автомагистралей).

Транспортные средства, исключенные на одном из парных участков по 7.2, должны быть также исключены на другом участке.

6.3 Отклонения от звукового поля свободного пространства

Для классификации дорожных покрытий измерения проводят в звуковом поле свободного пространства. На практике это означает, что акустические отражения от поверхностей, таких как фасады зданий, акустические экраны, склоны выемок и насыпей, должны быть, по крайней мере, на 10 дБ менее измеренного прямого звука. Чтобы обеспечить это, микрофон устанавливают на расстоянии не менее 25 м от звукоотражающих поверхностей.

6.4 Барьеры и другие препятствия, способные отражать или экранировать звук

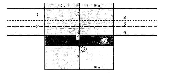
Не должно быть больших отражающих поверхностей, таких как жесткие барьеры безопасности или насыпи ближе 10 м от перпендикуляра, проведенного из точки измерения к оси дороги [см. прямоугольник на рисунке 1а)]. Если барьеры безопасности установлены в этой зоне, то их до начала измерений следует покрывать звукопоглощающим материалом. Наличие таких поверхностей и тип покрытия указывают в протоколе испытаний.

При необходимости временно удаляют короткие участки барьеров безопасности или дорожных ограждений, расположенные перед микрофоном. Не должно быть барьеров безопасности или дорожных ограждений, способных экранировать звук, внутри прямоугольной области [см. элемент 7 на рисунке 1а)], которая заключена между дорогой и линией, параллельной дороге т проходящей через точку расположения микрофона.

При выборе испытуемого участка и позиции микрофона не учитывают наличие защитных сеток, поскольку они не влияют на результаты измерений. Противошумовая обработка некоторых акустических экранов не обеспечивает необходимого звукопоглощения для размещения экранов внутри указанной выше прямоугольной области.

Примечания

1 Жесткие барьеры безопасности - это бетонные стеновые ограждения для предотвращения съезда с дороги транспортных средств или пересечения ими осевой разделительной линии.

2 Дорожное ограждение - это конструкция, состоящая из металлической профильной балки или пластины, прикрепленной к жестким стойкам, для предотвращения съезда с дороги транспортных средств или пересечения ими осевой разделительной линии. Существует также разновидность дорожного ограждения, выполненная в виде натянутого (в несколько рядов) стального троса, закрепленного на жестких опорах.

3 Защитные сетки - это конструкции, изготовленные из проволоки или троса (обычно соединенные в ячейки), закрепленные на столбах и предназначенные для предотвращения выхода на дорогу животных или людей.

а) Зона, свободная от отражающих или экранирующих барьеров безопасности или дорожных ограждений

b) Минимальная зона покрытия с заданными акустическими характеристиками между испытуемой полосой дороги и микрофоном

1 - встречная полоса движения; 2 - испытуемое дорожное покрытие; 3 - положение микрофона; 4 - осевая линия дороги; 5 - осевая линия испытуемой полосы движения; 6 - правая граница испытуемой дороги; 7 - обочина или придорожная полоса; 8 - участок с произвольным покрытием (трава или низкий кустарник, выемки закрыты); 9 - зона без ограничений на свойства поверхности; 10 - минимальная область со звукопоглощением, аналогичным дорожному покрытию

Примечание - В прямоугольной области, условно показанной на рисунке 1а) светло-серым цветом, не допускается нахождение жестких звукоотражающих объектов и защитных ограждений, не покрытых звукопоглощающими материалами. В зоне между микрофоном и испытуемой дорогой [темно-серый прямоугольник на рисунке 1а)] не допускается нахождение никаких экранирующих барьеров безопасности или ограждений.

Рисунок 1 - Испытуемый участок дороги

6.5 Поверхность между испытуемой дорогой и микрофоном

Рекомендуется использовать испытательные участки дороги, на которых поверхность между микрофоном и испытуемой полосой покрыта тем же материалом, что и испытуемая трасса. Если это требование невыполнимо, то при испытаниях в целях классификации дорожного покрытия необходимо убедиться, что, по крайней мере, половина площади между серединой испытуемой дороги и микрофоном находится на одном уровне с ним и имеет акустические характеристики, аналогичные испытуемому дорожному покрытию. Это достигают нанесением нужного покрытия на не соответствующий требованиям участок поверхности, соблюдая необходимые углы и размеры [см. рисунок 1b)]. Выбор материала покрытия проводит ответственный за измерения. Выполнение указанных требований следует указывать в протоколе испытаний.

Ближайшая к микрофону поверхность шириной 3,75 м может быть покрыта травой или иметь другое покрытие с соответствующим звукопоглощением. Любая растительность на этой площади должна быть как можно ниже.

Любая придорожная траншея (кювет) или другое аналогичное понижение уровня должно располагаться, по меньшей мере, на расстоянии 5 м от центра испытуемой дороги.

Если эти условия не могут быть выполнены, то участок является непригодным для классификационных испытаний. Допускается устанавливать микрофон с другой стороны дороги, если трудно соответствовать указанным требованиям (см. 8.1 и рисунок 3).

6.6 Особые условия на испытуемом участке

При исследовании влияния на шум реконструкции или другого изменения дорожного покрытия рекомендуется провести измерения шума до и после реконструкции. Если установлено, что условия излучения, распространения и отражения звука до изменения покрытия и после этого не отличаются, то необязательно выполнять все требования к испытуемому участку во время этих измерений. Следует также принимать во внимание, что на акустические условия на испытуемом участке могут оказывать влияние значительные сезонные изменения растительности.

Результаты измерений и любые отклонения условий на испытуемом участке от требований 6.1-6.5 следует указывать в протоколе испытаний.

7 Условия дорожного движения

7.1 Классификация транспортных средств

В испытаниях должны участвовать только транспортные средства указанных в 3.4 категорий. Если имеются сомнения в классификации транспортного средства, то оно должно быть исключено из числа участвующих в испытаниях.

При необходимости может быть применена более детальная классификация транспортных средств, указанная в приложении А.

7.2 Отбор транспортных средств

Испытания следует проводить только с теми транспортными средствами, которые безошибочно акустически различимы в транспортном потоке. Для этого соблюдают следующие условия:

а) измеряемый до и после прохождения транспортного средства уровень звука должен быть, по меньшей мере, на 6 дБА ниже максимального уровня звука, измеренного в момент прохождения данного транспортного средства (см. рисунок 2);

Примечание - Это гарантирует, что в момент излучения испытуемым транспортным средством максимального уровня звукового давления суммарный шум от остальных участвующих в испытаниях транспортных средств, по меньшей мере, на 10 дБ ниже зарегистрированного максимального уровня и этот суммарный шум незначительно влияет на измеренный уровень.

1 - уровень шума испытуемого транспортного средства, 2 - транспортные средства, проходящие до и после испытуемого и создающие фоновый (маскирующий) шум

Рисунок 2 - Зависимость от времени общего уровня шума в точке измерения

b) другие транспортные средства, обгоняющие испытуемое средство, или двигающиеся по другой полосе движения, не влияют на результаты измерений. Возможно, что максимальный уровень испытуемого транспортного средства и других средств достигаются одновременно, поэтому регистрируемые максимумы неразличимы. Такие измерения исключают из дальнейшего анализа;

c) транспортные средства, излучающие необычный или нетипичный шум (при неисправной выхлопной системе, сильно стучащем кузове) или подающие звуковые сигналы, исключают из числа участвующих в испытании;

d) следует измерять уровни звука только двигающихся с постоянной скоростью транспортных средств. Транспортные средства, значительно отклоняющиеся от осевой линии дороги, исключают из дальнейшего анализа.

Следует также проверить соответствие требованиям к фоновому шуму (см. раздел 12).

7.3 Минимальное число транспортных средств

Для уверенности в том, что случайные ошибки не приведут к большой неопределенности измерений, минимальное число участвующих в испытании транспортных средств каждой категории должно быть:

100 - категория 1 (легковые автомобили);

30 - категория 2а (двухосные тяжелые транспортные средства);

30 - категория 2b (многоосные тяжелые транспортные средства);

80 - категория 2а и 2b вместе (тяжелые транспортные средства).

Примечание - Последнее означает что если, например, имеется тридцать транспортных средств категории 2а, то требуется пятьдесят транспортных средств категории 2b, так чтобы общее число транспортных средств обеих категорий было восемьдесят. Минимальное число обусловлено требованиями точности при минимизации времени измерения в реальном транспортном потоке.

Оценка неопределенности измерений приведена в 9.6.

7.4 Категории дорог

Различают три категории дорог по скорости движения (см. 3.3). Для каждой из категорий установлена определенная (опорная) скорость, используемая при определении уровней звука по 9.2.

Акустические характеристики дорожного покрытия могут быть различными для этих категорий дорог.

Уровень звука Lveh и вычисленный статистический показатель в соответствии с 9.5 должны быть зафиксированы в протоколе испытаний, по крайней мере, для одной категории дороги.

8 Проведение измерений

8.1 Положение микрофона

Горизонтальное расстояние от микрофона до середины испытуемой полосы должно быть (7,5 ± 0,1) м. Положение микрофона приведено на рисунке 3 (позиция 1).

Если дорога имеет по одной полосе для каждого направления движения и правая обочина настолько узка, что не отвечает акустическим требованиям 6.5, то как исключение может быть использовано другое положение микрофона, обозначенное на рисунке 3 (позиция 2). Расстояние от микрофона при этом также равно 7,5 м.

Если дорога с узкой правой обочиной, не отвечающей требованиям 6.5, имеет по две полосы для движения в каждом направлении [см. рисунок 3а)], то следует организовать движение только по внутренней (левой) полосе. Если это невозможно или небезопасно, то для микрофона применяют позицию 2 [см. рисунок 3а)].

Микрофон располагают на высоте (1,2 ± 0,1) м над поверхностью полосы движения и направляют по горизонтали перпендикулярно к направлению движения транспортных средств, если иного не указано производителем шумомера.

8.2 Измерение уровня звука

Во время прохождения каждого транспортного средства измеряют максимальное значение уровня звука с использованием временной характеристики F (быстро).

8.3 Измерения в полосах частот

Рекомендуется выполнять измерения в третьоктавных полосах частот на временной характеристике F (быстро). Показания шумомера считывают в момент времени, когда уровень звукового давления проходящего транспортного средства максимальный.

8.4 Измерение скорости

Скорость транспортного средства измеряют в момент его прохождения мимо микрофона. Парные измерения в соответствии с 6.2 выполняют для каждой позиции микрофона.

Если измерения выполняют с помощью радара, направленного на транспортное средство сбоку от дороги, то измеренная скорость будет меньше действительной из-за угловой ошибки. Необходимо скорректировать ошибку, обусловленную этим эффектом. Если средство измерения не обеспечивает такой коррекции, то показания должны быть скорректированы вручную.

Измерение скорости движения на низкоскоростной дороге - в соответствии с 9.6.

Размеры в метрах

а) Дорога с двумя полосами движения в обоих направлениях

b) Дорога или улица с одной полосой движения в каждом направлении

1 - придорожная зона (трава или гравий); 2 - замощенная обочина; 3 - правая полоса для встречного движения; 4 - левая полоса для встречного движения; 5 - разделительная полоса; 6 - испытуемое дорожное покрытие; 7 - позиция 1-го микрофона; 8 - позиция 2-го микрофона; 9 - полоса для встречного движения.

Рисунок 3 - Расположение полос движения на дороге и мест расположения микрофона

8.5 Измерение температуры

8.5.1 Общие положения

Измерение температуры воздуха является обязательным, измерение температуры дорожного покрытия - рекомендуемым.

Продолжительность измерений должна быть не менее пятнадцати секунд при соблюдении инструкции производителя термометра. Результат измерения округляют до целого числа градусов Цельсия.

Если невозможно непрерывное наблюдение, то температуру следует измерять с интервалом пятнадцать минут.

8.5.2 Температура воздуха

Датчик температуры следует размещать в доступном месте вблизи от середины испытуемого дорожного покрытия, насколько это практически возможно и безопасно, таким образом, чтобы он воспринимал воздействие потоков воздуха и был защищен от прямого солнечного излучения затеняющим экраном. Датчик размещают на высоте от 1,0 до 1,5 м над дорожным покрытием, чтобы минимизировать влияние теплового излучения дорожного покрытия.

8.5.3 Температура дорожного покрытия

Датчик температуры дорожного покрытия должен располагаться в месте, где он не мешает акустическим измерениям и его показания соответствуют температуре колесной колеи.

Если датчик температуры размещен на шероховатом дорожном покрытии, то следует применять теплопроводящую пасту между поверхностью покрытия и датчиком для обеспечения соответствующего теплового контакта.

9 Нормализация данных

9.1 Регрессионный анализ

Проводят линейный регрессионный анализ на основе пар данных, образованных максимальными значениями уровней звука и десятичными логарифмами скорости транспортного средства. Для каждой категории транспортных средств с помощью метода наименьших квадратов строят линию регрессии.

Примечание - Поскольку шум транспортного средства определяется не только значением его скорости, то зависимость между уровнем звука и скоростью иногда может быть слабой, особенно для тяжелых транспортных средств и малых скоростей. Это не препятствует использованию построенной регрессии для максимальной компенсации влияния скорости, например, на неопределенность измерений (см. 9.6).

9.2 Определение уровня звука транспортного средства на опорных скоростях

Значения опорной скорости транспортных средств на дорогах различных категорий приведены в таблице 1. Опорные скорости для двух групп категорий 2а и 2b тяжелых транспортных средств одинаковы.

Ординату точки на линии регрессии каждой категории транспортных средств, соответствующую опорной скорости, принимают за уровень звука транспортного средства Lveh. Таким образом, для определенного участка дороги получают величины Lveh для легковых автомобилей, двухосных и многоосных тяжелых транспортных средств.

Уровни звука следует вычислять до двух десятичных знаков и округлять до одного десятичного знака.

Таблица 1 - Опорные скорости и весовые коэффициенты (Wx) для различных категорий дорог (см. 9.5)

Категория транспортного средства

Категория дороги

Низкоскоростная

Среднескоростная

Автомагистраль

Опорная скорость, км/час

Весовой коэффициент, Wx

Опорная скорость, км/час

Весовой коэффициент, Wx

Опорная скорость, км/час

Весовой коэффициент, Wx

1 (легковые автомобили)

50

0,900

80

0,800

110

0,700

2а (двухосные тяжелые транспортные средства)

50

0,075

70

0,100

85

0,075

2b (многоосные тяжелые транспортные средства)

50

0,025

70

0,100

85

0,225

9.3 Диапазон скоростей для построения линии регрессии

Из прошедшего мимо микрофона транспортного потока для дальнейшего вычисления регрессии и нормализации по опорной скорости отбирают транспортные средства с такой скоростью движения, при которой опорная скорость находится в пределах интервала, равного средней скорости движения плюс-минус стандартное отклонение для тяжелых транспортных средств и плюс-минус полтора стандартных отклонения для легковых автомобилей.

9.4 Коррекция уровней звука по температуре

Уровень звука транспортного средства должен быть скорректирован по отношению к температуре 20 °С. Некоррелированный и корректированный уровни должны быть указаны в протоколе испытаний. В настоящее время стандартного метода коррекции уровня звука по температуре не существует. До тех пор, пока метод коррекции по температуре не введен, в протоколе указывают некорректированные уровни звука Lveh.

Если измерения температуры выполняют одновременно с измерениями звука при проходе каждого отдельного транспортного средства, то предпочтительно корректировать каждый измеренный уровень звука, а не уровень звука транспортного средства Lveh.

9.5 Определение статистического показателя

Для того, чтобы определить обобщенный (суммарный) уровень влияния дорожного покрытия на шум смешанного потока транспортных средств, рассчитывают статистический показатель для стандартного соотношения количества легких и тяжелых транспортных средств SPBI, дБА, по формуле

где L1 L2a и L2b - уровни звука транспортного средства категорий 1, 2а и 2b, соответственно (см. 9.2);

W1 W2a и W2b - весовые коэффициенты, соответствующие предполагаемой доле транспортных средств каждой категории в транспортном потоке (см. таблицу 1);

v1 v2a и v2b - опорные скорости категории транспортных средств (см. таблицу 1).

Типичные значения весовых коэффициентов Wx (W1 W2a и W2b) могут значительно изменяться в зависимости от страны и времени суток проведения испытаний. Значения, приведенные в таблице 1, наиболее типичны, что позволяет упрощенно проводить сравнение дорожных покрытий по шуму. Для учета национальных условий допускается использовать другие нестандартные значения весовых коэффициентов.

Во многих случаях статистический показатель используют для сравнения испытуемого дорожного покрытия с образцовым дорожным покрытием согласно 10.2, представляя результат в виде разности статистических показателей сравниваемых покрытий. Эта разность равна разности эквивалентных уровней шума для сравниваемых дорожных покрытий, полученных при измерении шума транспортных потоков, характеризующихся одинаковыми опорными скоростями и пропорцией тяжелых транспортных средств в соответствии с таблицей 1.

Примечания

1 Статистический показатель по определению не является эквивалентным уровнем шума (Leq), но может быть использован для описания относительного влияния дорожного покрытия на эквивалентные уровни. Статистический показатель - индекс, определенный путем взвешенного суммирования по энергии значений Lveh, где каждое слагаемое пропорционально ожидаемой доле соответствующей категории транспортных средств в типичном транспортном потоке. Числовое значение статистического показателя близко к среднему уровню Lveh. Оно адекватно характеризует транспортный поток для случаев, когда скорости транспортных средств соответствуют значениям, приведенным в таблице 1. Статистический показатель не может быть использован для оценки зависимости уровня шума от скорости.

2 Образцовое дорожное покрытие может применяться для проверки стабильности уровня шума транспортного средства методом, приведенным в приложении С.

9.6 Неопределенность измерений

Неопределенность измерений на одиночном участке (см. 6.2) выражают через стандартное отклонение и доверительные интервалы, указанные в таблице 2. Они обусловлены изменениями уровня звука транспортных средств в пределах одной категории. Вычисление стандартного отклонения основано на подсчете остатков регрессионной зависимости уровней звука от логарифма скорости, исключающем при этом зависимость от скорости.

Если испытания проводят на смежных (парных) участках дороги (см. 6.2), то по сравнению с испытаниями на одиночном участке погрешности измерений значительно уменьшатся в силу идентичности состава транспортного потока на парных участках.

Систематические погрешности обусловлены инструментальными и калибровочными погрешностями, а также отклонением условий распространения звука от идеальных. Для установленных стандартом средств измерений систематические ошибки равны ± 1 дБ. Погрешности, связанные с изменением состава транспортного потока в зависимости от места и времени проведения испытаний, могут иметь значения от 0,3 до 0,8 дБ.

Воспроизводимость, определяемая по ГОСТ ИСО 5725-1, лучше, чем 1,0 дБ.

Таблица 2 - Неопределенность измерения уровня звука

Категория транспортного средства

Стандартное отклонение для Lveh, дБА

95%-ный доверительный интервал для Lveh, дБA

1 (легковые автомобили)

1,5

0,3

2а (двухосные тяжелые транспортные средства)

2,0

0,7

2b (многоосные тяжелые транспортные средства)

2,0

0,7

Примечание - Доверительные интервалы для уровней звука транспортного средства получены исходя из предположения, что регистрируется прохождение ста легковых автомобилей и по сорок тяжелых транспортных средств каждого вида. Соответствующее стандартное отклонение для SPBI будет комбинацией данных стандартных отклонений с соответствующими весовыми коэффициентами.

Указанные в таблице 2 значения относятся к среднескоростным дорогам и автомагистралям. Результаты измерений, проведенных на низкоскоростной дороге, могут в большей степени зависеть от скоростного режима движения транспортных средств. Для того, чтобы убедиться в постоянстве скорости при испытаниях, необходимо измерять скорость транспортного средства перед прохождением вблизи микрофона и после.

10 Образцовое дорожное покрытие

Могут быть использованы следующие варианты образцового дорожного покрытия.

10.1 Общий случай

Образцовое дорожное покрытие представляет собой гладкую поверхность из плотного асфальтобетона с максимальным размером зерен щебня от 11 до 16 мм. С акустической точки зрения такое покрытие эквивалентно асфальтированному гравийно-щебеночному покрытию с таким же размером щебня. Перед использованием в качестве образцового участка дорожное покрытие должно быть обкатано в течение года. Глубина текстуры, измеренная в соответствии с [3] или [4], должна быть в пределах от 0,50 до 1,00 мм. Поверхность считают акустически непоглощающей, если остаточная пористость или коэффициент звукопоглощения удовлетворяют требованиям [3].

При контроле покрытия учитывают не только методику измерений, но и место отбора образцов по [3].

Примечание - На коэффициент звукопоглощения непосредственно влияют небольшие открытые воздушные полости (поры) верхнего слоя дорожного покрытия. Концентрация открытых пор пропорциональна значению остаточной пористости покрытия, применяемой в дорожном строительстве в качестве характеристики дорожного покрытия (см. [3]).

10.2 Нормализованное образцовое дорожное покрытие

Нормализованное образцовое дорожное покрытие-это гипотетическое покрытие, на котором уровни Lveh для каждой категории транспортных средств определяют по соглашению заинтересованных сторон. Соглашение может базироваться, например, на усредненных результатах большого числа испытаний, выполненных статистическим методом для асфальтобетонных покрытий с параметрами, указанными в 10.1. Пример нормализованного покрытия приведен в приложении D.

Вариант нормализованного образцового покрытия следует применять прежде всего для покрытий с потенциально низким шумом.

10.3 Образцовое дорожное покрытие эквивалентного срока эксплуатации

Свойства этого типа образцового дорожного покрытия такие же, как в общем случае, но срок его эксплуатации равен сроку эксплуатации испытуемого покрытия. При испытании нового дорожного покрытия образцовое покрытие также должно быть новым. Данный вариант может быть применен с целью сравнения двух и более дорожных покрытий в зависимости от срока их эксплуатации.

10.4 Произвольное образцовое дорожное покрытие

Образцовым дорожным покрытием считают произвольное покрытие, отличное от указанных выше видов, выбранное организацией, проводящей испытания. В данном случае измерения полезны лишь с точки зрения сравнения выбранных конкретных дорожных покрытий между собой.

11 Метеорологические условия

11.1 Ветер

Во время измерений скорость ветра вблизи микрофона не должна превышать 5 м/с.

11.2 Температура

Во время испытаний температура воздуха должна быть в пределах от 5 °С до 30 °С, за исключением специальных измерений с целью выявления влияния температуры окружающей среды на транспортный шум. Температура дорожного покрытия должна быть от 5 °С до 50 °С.

Примечание - Рекомендуется проводить измерения при нормальной температуре (20 °С) окружающей среды.

11.3 Состояние дорожного покрытия

Измерения следует проводить только при сухом дорожном покрытии, за исключением специальных измерений с целью выявления влияния осадков на транспортный шум. Если пористость покрытия превышает 8 %, то измерения проводят только убедившись, что поры являются сухими. Выбор испытуемого участка - по 6.1.

11.4 Проверка влажности пористых дорожных покрытий

Если значительная часть пор еще содержит остаточную влажность, и с момента последнего выпадения осадков прошло не более четырех дней, то для проверки влажности дорожного покрытия применяют следующий метод.

Дорожное покрытие осушают, обдувая сжатым воздухом (например с помощью струи из стандартного сопла пистолетного типа, направленного вертикально к поверхности). Остаточную влажность обнаруживают по явно видимому аэрозольному облаку. Поверхность считают сухой, если при пяти обдувах в различных точках дорожного покрытия не возникает аэрозольного облака (для обнаружения наличия влаги можно также применять промокательную бумагу).

Примечания

1 Исследования шума показали, что уровни звука могут изменяться до 2 дБА из-за влияния остаточной влажности визуально сухого дорожного покрытия.

2 Обдув может быть выполнен с применением портативного компрессора. Для обдува достаточно коротких импульсов сжатого воздуха давлением от 0,5 до 0,8 кПа.

12 Фоновый шум

Уровни звука других источников (не транспортного потока), должны быть, как минимум, на 10 дБ ниже максимального уровня при прохождении транспортных средств, включенных в базу данных для дальнейших вычислений. Требования к уровням звука от других транспортных средств - в соответствии с перечислением а) 7.2.

Следует исключать результаты измерений, которые заведомо искажены порывами ветра, фоновым шумом или другими источниками шума.

Если измерения выполняют в третьоктавных полосах, то указанные условия должны быть соблюдены для каждой полосы частот.

13 Протокол испытаний

Протокол испытаний должен включать в себя следующие данные (если они не являются дополнительными):

a) общая информация:

- дата и время испытаний,

- наименование организации и фамилии операторов, ответственных за проведение испытаний,

- цель испытаний,

- тип средств измерений (включая калибратор звука, шумомер или эквивалентную систему, средства измерения скорости и метеорологических величин и, если используются, средства измерения текстуры дорожного покрытия);

b) расположение и внешний вид испытуемого участка:

- расположение испытуемого участка,

- план участка, включая положение микрофона (см. позицию 1 или 2 на рисунке 3) и обозначенную полосу испытуемой дороги, тип покрытия между испытуемой полосой движения и микрофоном, а также акустически отражающие объекты на расстоянии 25 м от микрофона,

- вид сбоку на участок (вертикальная проекция) с противоположной от микрофона стороны дороги (дополнительно могут быть использованы фотографии);

c) тип и конструкция испытуемого дорожного покрытия:

- тип дорожного покрытия (асфальтобетонное, асфальто-гравийное и т.д.), включая стандартизованное или другое обычно используемое обозначение покрытия,

- максимальный размер частиц,

- толщина поверхностного слоя (дополнительно для непористых поверхностей). Если толщину не измеряют непосредственно, то ее оценивают по массе, плотности и площади,

- остаточная пористость поверхностного слоя в соответствии с [3] для пористых поверхностей (дополнительно),

коэффициент поглощения звука в соответствии с [3] для пористых поверхностей (дополнительно),

- глубина текстуры в соответствии с [3] или [4] (дополнительно),

- фотография поверхности размерами 100×150 мм с указанием масштаба (дополнительно),

- требования к дорожному покрытию, указанные в перечислениях 1) - 6) (или план проведения испытаний), предоставляемые подрядчику, который производил дорожное покрытие (дополнительно);

d) состояние испытуемого дорожного покрытия и факторов окружающей среды:

- срок эксплуатации покрытия и проведенное техническое обслуживание,

- примененная специальная пропитка поверхности,

- информация об однородности поверхности,

- дата выпадения последних осадков в случае пористых поверхностей,

- средняя, максимальная и минимальная температура окружающей среды во время испытаний,

- средняя, максимальная и минимальная температура покрытия во время испытаний (дополнительно);

e) категория дороги и информация о транспорте:

- категория дороги,

- число транспортных средств каждой категории, участвующих в испытаниях,

- весовые коэффициенты категорий транспортных средств, если они не соответствуют настоящему стандарту;

f) измеренные и вычисленные значения уровней звука и скорости:

- Lveh - для категорий транспортных средств 1, 2а и 2b, некорректированные по температуре,

- Lveh - для категорий транспортных средств 1, 2а и 2b, корректированные по температуре согласно 9.4 (дополнительно),

- статистический показатель, не корректированный по температуре,

- статистический показатель, корректированный по температуре согласно 9.4 (дополнительно),

- наклон (угловой коэффициент) и свободный член уравнения линии регрессии зависимости уровня звукового давления от логарифма скорости, среднее и стандартное отклонение скорости и стандартное отклонение остатков регрессии (стандартное отклонение от линии регрессии) - согласно 9.1;

q) прочее:

- примененное образцовое дорожное покрытие - согласно разделу 10,

- подробное описание специальных мер, предпринятых для обеспечения соответствия настоящему стандарту.

Пример формы протокола испытаний приведен в приложении Е.

Приложение А
(справочное)

Категории транспортных средств

Применяют следующие категории транспортных средств с подкатегориями:

категория 1 (легковые автомобили):

- пассажирские легковые автомобили;

категория 1b (другие легкие транспортные средства):

- легковые автомобили с прицепами,

- легковые автомобили с жилыми фургонами,

- легкие вспомогательные транспортные средства, предназначенные для перевозки небольших грузов, имеющие не более четырех колес,

- микроавтобусы или малые фургоны (не более четырех колес),

- жилые автофургоны,

- развлекательные и сервисные транспортные средства (не более четырех колес, исключая мотоциклы);

категория 2 (тяжелые транспортные средства):

- категория 2а (двухосные тяжелые транспортные средства):

коммерческие грузовики с двумя осями и более чем четырьмя колесами, автобусы и междугородние автобусы с двумя осями и более чем четырьмя колесами;

- категория 2b (многоосные тяжелые транспортные средства):

грузовики, автобусы и междугородние автобусы, имеющие более двух осей.

Основными являются категории 1 + 1b (легкие транспортные средства) и категория 2 (тяжелые транспортные средства). Приведенная классификация не препятствует введению для специальных целей дополнительных категорий внутри указанных, однако для упрощенного сравнения следует использовать приведенные выше категории.

Мотоциклы считают самостоятельной категорией.

Если испытатель не может уверенно классифицировать транспортное средство, то его следует исключить из рассмотрения или выделить в специальную категорию.

Приложение В
(справочное)

Применимость и устойчивость статистического метода

Обоснованность применения статистического метода зависит от стационарности во времени и пространстве шумовых характеристик совокупности транспортных средств, участвующих в испытаниях. Небольшое различие в манере вождения может повлиять на результаты измерений при низких скоростях. Транспортный шум считают примерно одинаковым по меньшей мере в европейских странах (за исключением некоторых стран восточной Европы), странах Северной Америки, Австралии, Новой Зеландии и промышленных странах Азии. Не принимаемые в расчет отличия могут, тем не менее, иметь место между некоторыми из этих стран из-за различий в климате, практике использования транспортных средств и законодательной базе.

Для средних и высоких скоростей транспортный шум считают стационарным во времени. Исключения составляют некоторые страны восточной Европы, где парк устаревших транспортных средств быстро обновляется. Введение норм на шум автомобильных шин может повысить его стационарность.

Рассматриваемый метод пригоден, если транспортные средства двигаются с постоянной средней скоростью 45 км/час и более. При этом шум от дорожного покрытия или шин считают преобладающим в транспортном шуме, а режим движения не учитывают.

Приложение С
(справочное)

Метод контроля стабильности шума транспортного средства

В настоящем приложении рассматривается метод контроля стабильности параметров шума транспортных средств независимо от страны или климатического региона и времени года. Контролируя данным методом постоянство транспортного шума во времени и по месту, можно принять меры, повышающие стабильность шума, если она окажется недостаточной (принимая во внимание ограниченную точность предлагаемого метода).

Организациям, ответственным за транспортный шум в каждой стране, рекомендуется проводить такие проверки или инициировать их не реже одного раза в три года. Располагая результатами проверки, можно сравнивать изменения и/или отличия шума транспортных средств как во времени, так и по месту от страны к стране (возможно между регионами, сильно отличающимися по климату).

Метод заключается в выполнении следующих действий:

a) используют образцовое дорожное покрытие по 10.1. Максимальный размер зерен щебня должен быть от 11 до 14 мм. Покрытие должно эксплуатироваться минимально два года и максимально восемь лет;

b) глубину текстуры измеряют в соответствии с [3] или [4]. Глубина текстуры должна находиться в пределах от 0,60 до 1,00 мм;

c) проводят испытания в соответствии с разделами 5-12, но используя, по крайней мере, удвоенное по сравнению с 7.3 число транспортных средств каждой категории;

d) температура окружающей среды должна быть в пределах от 10 °С до 30 °С и температура покрытия в пределах 10 °С до 40 °С;

e) отличия результатов калибровки (до и/или после измерений) в соответствии с 5.3 не должны превышать 0,3 дБ;

f) оформление протокола испытаний проводят в соответствии с разделом 13. Дополнительно приводят классификационную кривую поверхности дорожного покрытия [предпочтительно в соответствии с примером, приведенным в [3] (приложение В)].

Примечания

1 Изменение уровня шума в зависимости от времени или места проведения испытаний в пределах от 1,0 до 1,5 дБ являются обычными и не означают изменения параметров шума транспортного средства.

2 Результаты испытаний, полученные в соответствии с настоящим стандартом, действительны в течение не более пяти лет из-за изменений технических характеристик транспортных средств и шин.

Приложение D
(справочное)

Пример нормализованного образцового дорожного покрытия

В настоящем приложении приведен пример создания и пополнения базы данных по шуму для твердого битумного покрытия, которое может служить нормализованным образцовым покрытием в соответствии с 10.2.

Таблица D.1 - Примеры дорожных покрытий и обусловливаемых ими уровней звука транспортного средства Lveh, дБА, используемых для установления нормализованного образцового дорожного покрытия для среднескоростной дороги

Обозначение и характеристика дорожного покрытия

Значение уровня звука для категории транспортного средства, дБА

1

2b

А1. Асфальтобетон, срок эксплуатации 2 года, размер зерен щебня не более 12 мм

76,6

81,1

84,1

А2. Асфальтобетон, срок эксплуатации 4 года, размер зерен щебня не более 14 мм

75,9

80,0

83,0

A3. Асфальтобетон, срок эксплуатации 10 лет, размер зерен щебня не более 11 мм

76,4

81,8

84,0

А4. Асфальтобетон, срок эксплуатации 5 лет, размер зерен щебня не более 16 мм

77,2

81,5

84,9

В1. Асфальтированный промастиченный щебень, срок эксплуатации 4 года, размер зерен щебня не более 12 мм

76,1

81,0

84,4

В2. Асфальтированный промастиченный щебень, срок эксплуатации 3 года, размер зерен щебня не более 14 мм

76,4

80,4

83,3

В3. Асфальтированный промастиченный щебень, срок эксплуатации 7 лет, размер зерен щебня не более 16 мм

76,4

81,0

84,1

Нормализованное образцовое дорожное покрытие

76,4

81,0

84,0

Примечание - Иногда включенные в таблицу дорожные покрытия и результаты измерений необходимо описывать более детально (см. раздел 13).

Следует обновлять базу данных по мере накопления новых данных. Чтобы отследить все возможные сравнения результатов на основе данного образцового дорожного покрытия, необходимо в течение длительного времени сохранять все идентифицируемые записи для поверхностей, включенных в каждую версию образцового дорожного покрытия.

Приложение Е
(справочное)

Пример формы протокола испытаний

В приложении приведен пример формы протокола испытаний. Допускается внесение в протокол большего числа пунктов. В определенных случаях можно исключать из протокола отдельные пункты, не являющиеся обязательными и не применимыми к конкретному случаю испытаний.

Общая информация

Испытания выполнены: Шведским НИИ дорог и транспорта (U. Sandberg, M. Dong)

Дата и время испытаний: 18 ноября 1994, начало 09.00, окончание 11.25. Цель испытаний: общие исследования

Специальные условия

Специальные условия устанавливают в соответствии с настоящим стандартом: вблизи микрофона удалено дорожное ограждение и вырезан кустарник.

Образцовое дорожное покрытие (дополнительно): нормализованное образцовое дорожное покрытие на основе усредненных данных по шуму семи типов покрытий, Внутренний учетный номер VTIX35/940705 (далее учетный №)

Типы покрытия: три дорожных покрытия из асфальтированного щебня и четыре асфальтобетонных покрытия; более детально см. документ с учетным №.

Толщина слоя покрытия: более детально см. документ с учетным №.

Максимальный размер зерен щебня: от 12 до 16 мм; более детально см. документ с учетным №.

Расположение испытуемого участка: участок расположен на юге Швеции; более детально см. документ с учетным №.

План участка: более детально см. документ с учетным №.

Поперечный профиль участка: более детально см. документ с учетным №.

Срок эксплуатации участка и состояние технического обслуживания: более детально см. документ с учетным №.

Глубина текстуры в соответствии с [4] (дополнительно): более детально см. документ с учетным №.

Величина остаточной пористости согласно [3] (дополнительно): более детально см. документ с учетным №.

Коэффициент поглощения звука согласно [3] (дополнительно): более детально см. документ с учетным №.

Однородность поверхности: без замечаний.

Специальная пропитка поверхности: отсутствует.

Дата выпадения последних осадков: более двух дней до начала испытаний.

Рекомендуемый эксплуатационный режим: отсутствует.

Фотография покрытия: отсутствует.

Другая информация: отсутствует.

Конструкция и характеристики дорожного покрытия (за исключением уровней звука)

Тип поверхности: однократно шлифованная поверхность, национальное шведское обозначение Y1 (12-16).

Параметры конструкции

Толщина слоя покрытия: данные отсутствуют (толщина одного слоя щебня приблизительно равна 16 мм).

Максимальный размер зерен щебеня: 16 мм.

Рекомендуемый эксплуатационный режим: отсутствует.

Характеристики

Глубина текстуры (ГТ) в соответствии с [3] (дополнительно): 1,52 мм.

Величина остаточной пористости согласно [3] (дополнительно): не измерялась.

Коэффициент поглощения звука согласно [3] (дополнительно): не измерялся.

Фотография покрытия: отсутствует.

Данные о состоянии покрытия

Срок эксплуатации участка и проведенное техническое обслуживание: четыре года, имеются явные колеи от колес.

Дата выпадения последних осадков: два дня перед началом измерений (не пористая поверхность).

Специальная пропитка покрытия: отсутствует.

Однородность дорожного покрытия: без замечаний.

Некоторые подробные данные испытуемого участка

Расположение испытуемого участка: 27,5 км от круговой транспортной развязки Карагр на трассе RV34, проходящей южнее Linkoping, Швеция.

Установленное ограничение скорости: 90 км/час.

План испытуемого участка: см. прилагаемый рисунок 1 (не включен в настоящий пример, см. рисунок 1b).

Вид сбоку: см. прилагаемый рисунок 2 и фото 1 (не включены в настоящий пример).

Средства измерений

Акустические измерения и анализ: шумомер (марка, заводской №, дата поверки).

Калибровка: калибратор (марка, заводской №, дата поверки).

Скорость: измеритель скорости (марка, заводской №, дата поверки).

Метеорологические приборы: термометр (марка, заводской №, дата поверки), датчик температуры поверхности дорожного покрытия (марка, заводской №, дата поверки).

Другое:

Таблица Е.1 - Калибровка шумомера (или анализатора)

Время калибровки

Значение калибровки, дБ

Примечание

Перед началом измерений

124,0

Шумомер калиброван по данному значению

Во время измерений (дополнительно)

123,8

Выполнено

По окончании измерений

123,7

Выполнено

Решения или предпринятые действия

Не принимались

Без коррекции

Таблица Е.2 - Температура

Наименование показателя

Значение

среднее

минимальное

максимальное

Температура окружающей среды, °С

23

18

27

Температура дорожного покрытия, °С (дополнительно)

30

28

32

Категория дороги: среднескоростная.

Таблица Е.3 - Данные регрессии (без температурной коррекции)

Наименование регрессионного параметра

Категория транспортных средств

Общее значение для тяжелых транспортных средств

1

2b

Число транспортных средств

107

34

53

87

Свободный член уравнения регрессии

16,6

46,5

34,5

Не рассчитывался

Угловой коэффициент линии регрессии

32,55

18,76

26,74

Не рассчитывался

Коэффициент корреляции

0,79

0,51

0,49

Не рассчитывался

Средний уровень звука, дБA

80,0

81,8

84,4

Не рассчитывался

Стандартное отклонение уровня звука, дБА

2,2

2,5

2,3

Не рассчитывалось

Остаточное стандартное отклонение уровней звука, дБА

1,3

2,1

2,0

Не рассчитывалось

Средняя скорость, км/час*

88,5

75,8

73,7

Не рассчитывалась

Стандартное отклонение скорости, км/час*

13,3

7,5

6,4

Не рассчитывалось

Lveh (на опорной скорости), дБA

78,5

81,1

83,8

Не рассчитывался

* Значение вычислено по логарифму скорости

Опорная скорость для легковых автомобилей - 80 км/час.

Опорная скорость для тяжелых транспортных средств - 70 км/час.

Опорная температура окружающей среды - 20 °С.

Таблица Е.4 - Уровни звука транспортного средства Lveh, дБА, корректированные и не корректированные по температуре

Наименование показателя

Значение для категории транспортного средства

1

2b

Некоррелированный уровень (по данным таблицы Е.3)

78,5

81,1

83,8

Корректированный уровень

78,8

81,1

83,8

Результат расчета статистического показателя SPBI

Весовые коэффициенты Wx - стандартные.

Статистический показатель SPBI испытанного дорожного покрытия без температурной коррекции - 79,3 дБА.

Статистический показатель SPBI испытанного дорожного покрытия скорректированный по температуре - 80,1 дБА.

Статистический показатель SPBI испытанного образцового дорожного покрытия - 77,3 дБА (более подробно см. Внутренний учетный № VTIX35/940705).

Итоговая разность между статистических показателей SPBI испытанного и образцового дорожных покрытий (скорректированная по температуре) - 2,8 дБА.

Библиография

[1]

СНиП 2.05.02-85

Автомобильные дороги

[2]

МЭК 60942:2003

Электроакустика - Калибраторы звука

 

(ЕС 60942:2003)

(Electroacoustics - Sound calibrators)

[3]

ИСО 10844:1994

Акустика. Испытательная поверхность для измерения шума транспортных средств

 

(ISO 10844:1994)

(Acoustics - Test surface for road vehicle noise measurement)

[4]

ИСО 13473-1:1997

(ISO 13473-1:1997)

Определение характеристик структуры дорожного покрытия с применением профилей поверхности. Часть 1. Определение средней глубины профиля

(Characterization of pavement texture using surface profiles - Part 1: Determination of mean profile depth)

Ключевые слова: транспортный шум, фоновый шум, шум силовой установки, шум шин, испытуемая полоса, уровень звука, категория дороги, категория транспортного средства, дорожное покрытие, статистический показатель, линия регрессии, метод наименьших квадратов, неопределенность измерений



уроки по алготрейдингу на Python с нуля



Яндекс цитирования

   Copyright © 2008-2026 ,  www.infosait.ru

backtrader - уроки алготрейдинга на python